Министерство Образования Российской Федерации
Балтийский Государственный Технический Университет
им. Д. Ф. Устинова «ВОЕНМЕХ»
учебная дисциплина:
ФИЗИКА
ЭЛЕКТРОМАГНЕТИЗМ
Лабораторная работа №4
«Определение диэлектрических проницаемостей жидкостей и поляризуемости неполярных молекул резонансным методом»
Выполнил:
Студентка группы
Проверил:
Санкт-Петербург
2009г.
Цель задания 1: Определение диэлектрических проницаемостей жидкостей и поляризуемости неполярной молекулы резонансным методом.
Цель задания 2: Расчет резонансных кривых для силы тока в колебательном контуре с использованием ЭВМ и исследования зависимости остроты резонансных кривых от добротности контура.
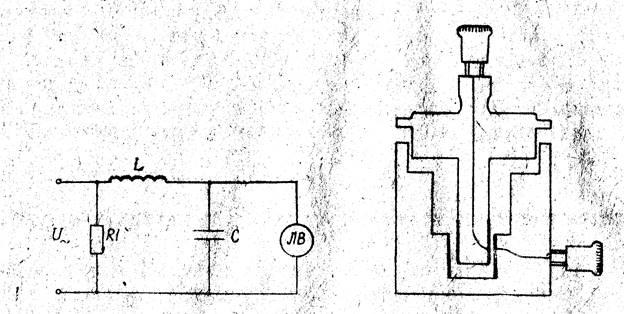
Описание установки

Основной блок – колебательный контур, содержащий катушку индуктивности L, закрепленную в корпусе из оргстекла И один из измерительных конденсаторов C. Резистор R1 имеет вспомогательное значение и обеспечивает нужный режим работы генератора. Измерительные конденсаторы смонтированы на общей подели и представляют собой коаксиальные цилиндры. Пространство между обкладками цилиндрических конденсаторов заполняется исследуемым диэлектриком. В конденсаторе 1 диэлектриком является воздух, в конденсаторе 2 – керосин, в конденсаторе 3 – масло.
Катушка индуктивности при помощи лапок крепится к клеммам измерительного конденсатора. В цепь колебательного контура подключается высокочастотный конденсатор Г синусоидального напряжения и ламповый вольтметр ЛВ, который служит для измерения напряжения на конденсаторе.
Расчетные формулы
1.Поляризуемость молекулы , где - плотность диэлектрика, - молярная масса диэлектрика, - число Авогадро.
2. Электроемкость колебательного контура , где L – индуктивность контура, - резонансная частота. 
3. Электроемкость цилиндрического конденсатора , где h – высота конденсатора, r2
и r1
внешний и внутренний радиусы обкладок конденсатора.
4. Резонансная частота , L – индуктивность катушки, С – емкость конденсатора.
5. Волновое сопротивление 
6. Добротность контура , где R – сопротивление резистора.
7.Амплитудное значение силы тока , где амплитудное значение входного напряжения.
Таблица необходимых измерений
| Конденсатор 1 |
Конденсатор 2 |
Конденсатор 3 |
| v, МГц |
U ,B |
v, МГц |
U ,B |
v, МГц |
U ,B |
Обработка результатов
Контрольные вопросы
1. Перечислить типы поляризации диэлектриков. В чем состоит различие в поляризации диэлектриков с полярными и неполярными молекулами?
2. Дать определение поляризованности, и объяснить ее физический смысл. Указать связь между векторами .
3. Что называется электроемкостью конденсатора, и от чего она зависит? Рассказать об электроемкости цилиндрического конденсатора. В каком случае для вычисления электроемкости цилиндрического конденсатора можно пользоваться формулой для плоского конденсатора?
4. В чем состоит явление резонанса? При каком условии наступает резонанс в цепи, состоящий из последовательно соединенных катушки индуктивности, конденсатора и сопротивления? Как зависит от параметров колебательного контура резонансная частота?
Контрольные ответы
1
. Три типа поляризации: Ориентационная
– В итоге совместного действия поля и теплового движения возникает преимущественная ориентация дипольных электрических моментов вдоль поля, возрастающая с увеличением напряженности электрического поля и с уменьшением температуры. Электронная
– под действием внешнего электрического поля у молекул диэлектриков этого типа возникают индуцированные дипольные моменты, направленные вдоль поля, т. е. по направлению вектора Е. Ионная –
происходит в твердых диэлектриках, имеющих ионную кристаллическую решетку. Внешнее электрическое поле вызывает в таких диэлектриках смещение всех + ионов в направлении напряженности поля, а всех - ионов в противоположную сторону.
Неполярный диэлектрик
(с неполярными молекулами) – в отсутствии внешнего электрического поля «центры тяжести в молекулах этого диэлектрика совпадают(l=0) и дипольные моменты молекул равны 0. Полярный
диэлектрик (с полярными молекулами) – диэлектрик, молекулы которого имеют электроны, расположенные не симметрично относительно атомных ядер (Н2О, спирты).
2
. Количественной мерой поляризации диэлектрика служит вектор Р, называемый паляризованностью (вектором поляризации) и равный отношению электрического дипольного момента малого объема диэлектрика к этому объему   , где р – электрический дипольный момент , n – общее число молекул.

D –вектор, электрическое смещение
P – вектор, поляризованность
E – вектор, напряженность
3
. Электроемкость
– скалярная величина С, равная абсолютному значению отношения электрического заряда одного проводника к разности электрических потенциалов двух проводников(проводники имеют одинаковые по модулю, но разные по знаку заряды).
Электроемкость двух проводников зависит от их формы, размеров, взаимного расположения, а так же от диэлектрических свойств окружающей среды.
Цилиндрический конденсатор
– состоит из двух соосных тонкостенных металлических цилиндров высотой h, и радиусов и , вставленных друг в друга. если зазор между обкладками конденсатора

4. Резонанс
– явление резкого возрастания амплитуды силы тока в колебательном контуре.
Амплитуда силы тока в контуре зависит от амплитуды входного напряжения, параметров контура L, C, R и циклической частоты . Резонансная частота для силы тока совпадает с собственной частотой колебаний в контуре.
|