Тема: Процессы первичной переработки нефти
1. Назначение и характеристика процесса ______________________ 2
2. Состав и характеристика сырья и продукция __________________ 5
3. Технологическая схема ____________________________________ 7
4.Технологический режим ___________________________________ 12
5.Мощность и материальный баланс __________________________ 16
6. Технико-экономические показатели _________________________ 18
1. Назначение и характеристика процесса
В настоящее время вопрос о целесообразном использовании нефти стоит особенно остро. Увеличение выходов ценных товарных нефтепродуктов и продуктов нефтехимии стало одним из актуальных направлений совершенствования современной технологии переработки нефти.
Потребность промышленности, транспорта и сельского хозяйства в различных нефтепродуктах непрерывно растёт. Для удовлетворения растущей потребности в нефтепродуктах требуется сооружение - более мощных установок с улучшенными технико-экономическими показателями.
Головным процессом на каждом нефтеперерабатывающем заводе является первичная перегонка нефти.
Простейшей схемой первичной перегонки нефти является атмосферная трубчатая установка (AT). Из сырых нестабильных нефтей извлекают компоненты светлых нефтепродуктов — бензина, керосина, дизельных топлив. Остатком атмосферной перегонки является мазут. Он подвергается вакуумной перегонке. При этом получают вакуумные газойле или масляные фракции и тяжелый остаток — гудрон. Для получения из мазута вакуумных газойлей или масляных фракций сооружают атмосферно-вакуумные установки (АВТ). Получаемые на них газойлевые, масляные фракции и гудрон используют в качестве сырья процессов последующей (вторичной) переработки их с получением топлив, смазочных масел, кокса, битумов и других нефтепродуктов.
Процессы первичной обработки нефти включает в себя удаление воды и солей из нефти, разделение нефти на фракции для последующей переработки или использования в виде товарной продукции.
На современных нефтеперерабатывающих заводах основным первичным процессом является перегонка
. Перегонка (дистилляция) - это процесс физического разделения нефти и газов на фракции, отличающиеся друг от друга и от исходной смеси по температурным пределам (или температуре) кипения. По способу проведения процесса различают простую и сложную перегонку.
Простая перегонка осуществляется постепенным, однократным или многократным испарением.
Перегонка с постепенным испарением состоит в постепенном нагревании нефти от начальной до конечной температуры с непрерывным отводом и конденсацией образующихся паров. Этот способ перегонки нефти и нефтепродуктов в основном применяют в лабораторной практике при определении их фракционного состава.
При однократной перегонке нефть нагревается до заданной температуры, образовавшиеся и достигшие равновесия пары однократно отделяются от жидкой фазы-остатка. Этот способ, по сравнению с перегонкой с постепенным испарением, обеспечивает при одинаковой температуре и давлении большую долю отгона. Это важное достоинство используют в практике перегонки нефти для достижения максимального отбора паров, при достижении максимального отбора паров при ограниченной температуре нагрева во избежание крекинга нефти.
Перегонка с многократным испарением заключается в последовательном повторении процесса однократной перегонки при более высоких температурах или низких давлениях по отношению к остатку предыдущего процесса.
Из процессов сложной перегонки различают перегонку с дефлегмацией и перегонку с ректификацией.
При перегонке с дефлегмацией
образующиеся пары конденсируют, и часть конденсата в виде флегмы подают навстречу потоку пара. В результате однократного контактирования парового и жидкого потоков уходящие из системы пары дополнительно обогащаются низкокипящими компонентами, тем самым несколько повышается чёткость разделения смесей.
Процесс ректификации
предназначен для разделения жидких неоднородных смесей на практически чистые компоненты или фракции, которые различаются по температуре кипения. Физическая сущность ректификации, протекающей в процессе перегонки нефти, заключается в двухстороннем массо - и теплообмене между потоками пара и жидкости при высокой турбулизации контактирующих фаз. В результате массообмена отделяющиеся от горячей жидкости пары обогащаются низкокипящими, а жидкость высококипящими компонентами.
При определенном числе контактов между парами и жидкостью можно получить пары, состоящие в основном из низкокилящих, и жидкость из высекокипящих. компонентов. Ректификация, как и всякий диффузионный процесс, осуществляется в противотоке пара и жидкости. При ректификации паров жидкое орошение создается путем конденсации части парового потока вверху колонны, а паровое орошение при ректификации жидкости - путем испарения части ее внизу колонны.
Контактирование потоков пара и жидкости может производиться непрерывно (в насадочных колоннах
) или ступенчато (в тарельчатых ректификационных колоннах
).
Конструкция, аппаратов, предназначенных для ректификации, зависит от способа организации процесса в целом и способа контакта фаз. Наиболее простая конструкция ректификационных аппаратов при движении жидкости от одной ступени контакта к другой под действием силы тяжести, на установках первичной перегонки нефти основным аппаратом процесса ректификации является ректификационная колонна
— вертикальный аппарат цилиндрической формы. Внутри колонны расположены тарелки - одна над другой. На тарелке происходит контакт жидкой и паровой фаз. При этом наиболее легкие компоненты жидкого орошения испаряются и вместе с парами устремляются вверх, а наиболее тяжелые компоненты паровой фазы, конденсируясь, остаются в жидкости. В результате в ректификационной колонне непрерывно идут процессы конденсации и испарения.
Подбирая число контактных ступеней и параметры процесса (температурный режим, давление, соотношение потоков, флегмовое число и др.), можно обеспечить любую практически требуемую четкость фракционирования нефтяных смесей.
При проектировании атмосферно-вакуумных установок качество нефти является важнейшей характеристикой, поскольку именно оно определяет ассортимент продуктов и технологическую схему процесса, режим работы аппаратов и выбор конструкционных материалов, а также расход реагентов. Согласно технологической классификации нефтей класс нефти характеризует содержание серы, тип — выход моторных топлив, группа и подгруппа - выход и качество масел, вид - содержание парафина в нефти.
В нефтях присутствуют растворенные газы, вода и соли. Содержание газов колеблется от 1-2 до 4 % (мас). Эти колебания зависят в основном от типа нефти, условий ее стабилизации на промысле, вида транспортирования, типа емкостей хранения на заводе, атмосферных условий и ряда других факторов. Удаляют газы обычно при стабилизации нефти на промыслах. Перед поступлением на установки первичной перегонки нефть следует тщательно обезвоживать и обессоливать.
2. Состав и характеристика сырья и продукция
Сырьё процесса - нефть, содержащая соли (до 900 мг/л) и воду (до 1,0%).
Продукция
:
углеводородный газ - выводится в виде газа и головки стабилизации, используется как бытовое топливо и сырьё для газофракционирования;
бензиновая фракция - выкипает в пределах 30-180°С, используется как компонент товарного автобензина, как сырьё установок каталитического риформинга, вторичной перегонки, пиролизных установок;
керосиновая фракция - выкипает в пределах 120-315°С, используется как топливо для реактивных и тракторных двигателей, для освещения, как сырьё установок гидроочистки;
дизельная фракция (атмосферный газойль) - выкипает в пределах 180 -350 С, используется как топливо для дизельных двигателей и сырьё установок гидроочистки;
мазут (остаток атмосферной перегонки) выкипает выше 350°С, используется как котельное топливо или сырьё термического крекинга;
вакуумный дистиллят (вакуумный газойль) - выкипает в пределах выше 350-500 С, используется как сырьё каталитического крекинга и гидрокрекинга; на НПЗ с масляной схемой переработки получают несколько (2-3) вакуумных дистиллятов;
гудрон (остаток атмосферно- вакуумной перегонки) - выкипает при температуре выше 500°С, используется как сырье установок термического крекинга, коксования, производства битума и масел.
При выборе ассортимента вырабатываемой продукции необходимо учитывать качество нефти и требования, предъявляемые к качеству нефтепродуктов, например, выработку узких бензиновых фракций головной (н.к.-62 °С), бензольной (62-85 °С), толуольной (85-120 °С) и ксилольной (120-140 °С) можно принимать только при высоком содержании в них нафтеновых углеводородов. При низком и среднем содержании нафтеновых углеводородов предпочтительнее принимать схему выработки головной (н.к.-85 °С) и широкой (85-180 °С) бензиновых фракций с дальнейшим направлением последней на установки каталитического риформинга для получения высокооктановых компонентов бензинов.
Поскольку к нефтяным фракциям, полученным на установках первичной переработки нефти, нельзя предъявлять требования ГОСТ на товарные продукты, то выбранные фракции керосина и дизельного топлива после процесса гидроочистки должны соответствовать стандарту, а выход их при этом должен быть по возможности максимальным. Так, при гидроочистке дизельной фракции температуры выкипания 50 и 90 % снижаются на 5-15 градусов. Это необходимо учитывать при определении пределов выкипания указанных фракций. Если это условие не может быть соблюдено, то полученные фракции после вторичных процессов будут компонентами товарных топлив.
При определении качества керосина и дизельной фракции нужно иметь в виду также их температуру застывания и вспышки, плотность, вязкость.
При получении масляных фракций в вакуумной части установки основными показателями, определяющими отбор их по кривой ИТК, являются высокое потенциальное их содержание, большой индекс вязкости, вязкость, температура застывания, содержание нафтеновых углеводородов, серы.
Основные физико-химические и эксплуатационные свойства выбранных фракций сравниваются с показателями качества по ГОСТ на товарный вид продукции.
3. Технологическая схема
Описание работы ЭЛОУ
(рисунок 1) [1]
Сырая нефть, смешиваясь с деэмульгатором и раствором щелочи, поступает в теплообменный блок, где нагревается до оптимальной температуры. Затем нагретая нефть смешивается в эжекционных смесителях с промывной водой, поступающей из электродегидраторов второй ступени (Э-1/2 и Э-2/2), и подается в параллельно работающие электродегадраторы первой ступени (Э-1/1 и Э-2/1), сверху которых выводится частично обессоленная нефть, а снизу соленая вода на очистные сооружения. Частично обессоленная' нефть из Э-1/1 и Э-2/1 поступает в.эжекционные смесители, где смешивается со свежей промывной водой, поступающей из емкости (Е), затем в электродегадраторы второй ступени, сверху которых выводится обессоленная и обезвоженная нефть на установку АВТ.
Напряжение между электродами поддерживается 32-33 кВ. Ввод сырья в электродегидратор и вывод из него осуществляется через расположенные в нижней и верхней части аппарата трубчатые перфорированные распределители (маточники). Маточники обеспечивают равномерное распределение восходящего потока нефти. В нижней части электродегидратора между маточником и электродами поддерживается определенный уровень воды, содержащий деэмульгатор, где происходит термохимическая обработка эмульсии и отделение- наиболее, крупных капель воды. В зоне между зеркалом воды и плоскостью нижнего электрода нефтяная эмульсия подвергается воздействию слабого электрического поля, а в зоне между электродами - воздействию электрического поля высокого напряжения.

С - смеситель; ТОБ - теплообменный блок; Е - емкость; Н-1, Н-2 - насосы; Э - электродегидраторы
Рисунок 1 - Принципиальная схема ЭЛОУ
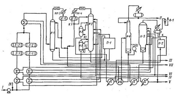
Технологическая схема установки АВТ
– рисунок 2 [1] (атмосферно-вакуумная установка) должна обеспечивать получение выбранного ассортимента продуктов из заданного сырья наиболее экономичным способом. Выбранная схема должна обеспечивать большую глубину отбора, четкость фракционирования, гибкость процесса, большой межремонтный пробег и высокие технологические показатели.
В зависимости от мощности установки по сырью и свойств перерабатываемой нефти выбирают один из вариантов схем перегонки: однократного испарения с ректификацией в одной колонне (вариант 1), двукратного испарения в двух колоннах (вариант 2). Вариант 1 применяют для стабилизированных нефтей, в которых содержание бензиновых фракций не превышает 2-10 % мае. Схема по варианту 2 самая распространенная в отечественной практике, она наиболее гибка и работоспособна при значительном изменении содержания бензиновых фракций и растворенных газов, а также для сернистых и высокосернистых нефтей.
К атмосферному блоку перегонки нефти добавляется блок вакуумной перегонки мазута также по различным схемам: однократного испарения в одной ректификационной колонне, двукратного испарения с ректификацией в двух колоннах. Вакуумный газойль или масляные дистилляты можно выводить в виде паров, жидких дистиллятов через отпарные колонны, промежуточные емкости и т.п.
В случае выработки на установке узких бензиновых фракций делается выбор схемы блока вторичной разгонки бензиновой фракции.
Независимо от выбора блока вторичной разгонки в схеме установки должен быть предусмотрен блок стабилизации бензиновой фракции. Привыборе схемы-установки следует ознакомиться с типовыми схемами установок первичной перегонки нефти и мазута.

Рисунок 2 - Схема установки первичной переработки нефти (ЭЛОУ-АВТ).
К-1 - отбензинивающая колонна; К-2 - атмосферная колонна; К-3 -отпарная колонна; К-4 - стабилизатор; К-5 - вакуумная колонна; Э-1 - Э-4 - электродегидраторы; П-1, П-2 - печи; КХ-1 - КХ-4 - конденсаторы-холодильники; Е-1, Е-2 - рефлюксные емкости; А-1 - пароэжекторный вакуум-насос;
I - нефти; II - головка стабилизации; III - стабильный бензин; IV -керосин; V - дизельная фракция; VI - вакуумный дистиллят; VII - гудрон; VIII - выхлопные газы эжектора; IX - деэмульгатор; X - вода в канализацию; XI - водяной пар.
Установка состоит из 2-3 блоков: 1) обессоливания; 2) атмосферной перегонки; 3) вакуумной перегонки мазута. Установка, состоящая только из первых двух блоков носит название атмосферной трубчатки (AT), из всех трёх блоков - атмосферно-вакуумной трубчатки. Иногда первый и третий выделяются в самостоятельные установки. Нефть насосом забирается из сырьевого резервуара и проходит теплообменники, где подогревается за счет теплоты отходящих продуктов, после чего поступает в электродегидраторы. В электродегидраторах под действием электрического поля, повышенной температуры, деэмульгаторов происходит разрушение водонефтяной эмульсии и отделение воды от нефти.
Вода сбрасывается в канализацию (или подаётся на упарку с выделением солей), а нефть проходит вторую группу теплообменников и поступает в отбензинивающую колонну К-1.
В колонне К-1 из нефти выделяется легкая бензиновая фракция, которая конденсируется в холодильнике-конденсаторе ХК-1 и поступает в рефлюксную ёмкость Е-1. Полуотбензиненная нефть с низа колонны К-1 подаётся через трубчатую печь П-1 в атмосферную колонну К-2. Часть потока полуотбензиненной нефти возвращается в К-1, сообщая дополнительное количество теплоты, необходимое для ректификации.
В колонне К-2 нефть разделяется на несколько фракций. Верхний продукт колонны К-2 -тяжелый бензин - конденсируется в холодильнике-конденсаторе ХК-2 и поступает в рефлюксную ёмкость Е-2. Керосиновая и дизельные фракции выводятся из колонны К-2 боковыми погонами и поступают в отпарные колонны К-3.
В К-3 из боковых погонов удаляются (отпариваются) легкие фракции. Затем керосиновая и дизельные фракции через теплообменники подогрева нефти и концевые холодильники выводятся с установки. С низа К-2 выходит мазут, который через печь П-2 подаётся в колонну вакуумной перегонки К-5.
В вакуумной колонне К-5 мазут разделяется на вакуумный дистиллят, который отбирается в виде бокового погона, и на гудрон. С верха К-5 с помощью пароэжекторного насоса А-1 отсасываются водяные пары, газы разложения, воздух и некоторое количество легких нефтепродуктов (дизельная фракция). Вакуумный дистиллят и гудрон через теплообменники подогрева нефти и концевые холодильники уходят с установки.
Для снижения температуры низа колонн К-2 и К-5 и более полного извлечения дистиллятных фракций в них полется водяной пар. Избыточная теплота в К-2 и К-5 снимается с помощью циркулирующих орошений.
Бензин из рефлюксных емкостей Е-1 и Е-2 после подогрева подается в стабилизационную колонну К-4. С верха К-4 уходит головка стабилизации -сжиженный газ, а с низа - стабильный бензин. Необходимая для ректификации теплота подводится в К-4 циркуляцией части стабильного бензина через печь.
После выбора схемы установки необходимо сделать выбор:
- конструкции тарелок;
- способов орошения колонн;
- способов подвода тепла в низ колонн;
- способов вывода продуктов из колонн;
- типов нагревательных печей, теплообменников, конденсаторов-холодильников;
- способов создания вакуума в колоннах.
Исходя из практических данных, необходимо установить общее число тарелок в колоннах, а также число тарелок, приходящихся на каждый отбираемый продукт.
4.Технологический режим
Показатели технологического режима установок первичной переработки приводятся в таблице 1:
Таблица 1 – Показатели технологического режима установок первичной переработки
| Участок схемы, сырьё
|
Показатели процесса
|
| Температура, ° С
|
| Нефти, поступающей на обессоливание |
120-140 |
| Подогрева нефти в сырьевых теплообменниках |
210-230 |
| Продолжение таблицы 1 |
| Нагрева нефти в атмосферной печи П-1 |
320-360 |
| Нагрева мазута в вакуумной печи П-2 |
400-420 |
| Верх К-1 |
120-140 |
| НизК-1 |
240-260 |
| Верх К-2 |
120-130 |
| Низ К-2 |
340-355 |
| Верх К-4 |
80-110 |
| Низ К-4 |
160-220 |
| Верх К-5 |
100-110 |
| Низ К-5 |
360-380 |
| Избыточное давление, МПа |
| Верх К-1 |
0,4-0,5 |
| Верх К-2 |
0,06-0,1 |
| Верх К-4 |
0,7-1,2 |
| Остаточное давление в К-5, Па |
5000-8000 |
| Массовая доля воды в нефти, в %
|
| До обессоливания |
До 1,0 |
| После обессоливания |
0,1-0,15 |
| Содержание солей в нефти, мг/л
|
| До обессоливания |
До 900 |
| После обессоливания |
3-15 |
При выборе технологической схемы и режима атмосферной перегонки нефти руководствуются главным образом ее фракционным составом и, прежде всего, содержанием в ней газов и бензиновых фракций.
Перегонку стабилизированных нефтей постоянного состава с небольшим количество растворенных газов (до 1,2 % масс.), относительно невысоким содержанием бензина (12-15 % мас.) и выходом фракций до 350 °С не более 45 % мас. энергетически наиболее выгодно осуществлять на установках AT по схеме с однократным испарением, то есть с одной сложной ректификационной колонной с боковыми отпарными секциями. Установки такого типа широко применяются на зарубежных НПЗ. Они просты и компактны, благодаря осуществлению совместного испарения легких и тяжелых фракций, требуют минимальной температуры нагрева нефти для обеспечения заданной доли отгона, характеризуются низкими энергетическими затратами и металлоемкостью. Основной их недостаток — меньшая технологическая гибкость и пониженный (на 2,5-3,0 % мае.) отбор светлых фракций, по сравнению с двухколонной схемой, необходимость более качественной подготовки нефти.
Для перегонки легких нефтей с высоким содержанием растворимых газов (1,5-2,2 % мае), бензиновых фракций (до 20-30 % мае.) и фракций до 350 °С (50-60 % мае.) целесообразно применять атмосферную перегонку двукратного испарения, то есть установки с предварительной отбензинивающей колонной и сложной ректификационной колонной с боковыми отпарными секциями для разделения частично отбензиненной нефти на топливные фракции и мазут. Двухколонные установки атмосферной перегонки нефти получили в отечественной нефтепереработке наибольшее распространение. Они обладают достаточной технологической гибкостью, универсальностью и способностью перерабатывать нефти различного фракционного состава, так как первая колонна, в которой отбирается 50-60% мае бензина от потенциала, выполняет функции стабилизатора, сглаживает колебания во фракционном составе нефти и обеспечивает стабильную работу основной ректификационной колонны.
Применение отбензинивающей колонны позволяет также, снизить давление на сырьевом насосе, предохранить частично сложную колонну от коррозии, разгрузить, печь от легких фракции, тем самым несколько уменьшить ее требуемую тепловую мощность.
Недостатками двухколонной AT более высокая температура нагрева отбензиненной нефти, необходимость поддержания температуры низа первой колонны горячей струей, на что требуются затраты дополнительной энергии. Кроме того, установка оборудована дополнительной аппаратурой: колонной, насосами, конденсаторами-холодильниками и т.д.
При выборе ассортимента вырабатываемой продукции необходимо учитывать качество нефти и требования, предъявляемые к качеству нефтепродуктов, например, выработку узких бензиновых фракций (головной (н.к.-62 °С), бензольной (62-85 °С), толуольной (85-120 °С) и ксилольной (120-140 °С)) можно принимать только при высоком содержании нафтеновых углеводородов. При низком и среднем содержании нафтеновых углеводородов предпочтительнее принимать схему выработки головной (н.к. 85 °С) и широкой (85-180 °С) бензиновых фракций с дальнейшим направлением последней на установки каталитического риформинга для получения высокооктановых компонентов бензинов.
Нефть и особенно ее высококипящие фракции, и остатки характеризуются невысокой термической стабильностью. Для большинства нефтей температура термической стабильности соответствует температурной границе деления примерно между дизельным топливом и мазутом по кривой ИТК, то есть приблизительно 350-360 °С. Нагрев нефти до более высоких температур будет сопровождаться ее деструкцией и, следовательно, ухудшением качества отбираемых продуктов перегонки. ~В этой связи перегонку нефти и ее тяжелых фракций проводят с ограничением по температуре нагрева.
В условиях такого ограничения для выделения дополнительных фракций нефти, выкипающих выше предельно допустимой, температуры нагрева сырья, возможно, использовать практически единственный способ повышения относительной летучести компонентов - перегонку под вакуумом
. Например, перегонка мазута при остаточных давлениях в зоне питания вакуумной колонны 100 и 20 мм рт. ст. (133 и 30 кПа) позволяет отобрать газойлевые (масляные) фракции с температурой конца кипения соответственно до 500 и 600 °С. Обычно для повышения четкости разделения при вакуумной, а также и атмосферной перегонки применяют подачу водяного пара для отпаривания более легких фракций. Следовательно, с позиций термической нестабильности нефти технология ее глубокой перегонки, то есть с отбором фракций до гудрона, должна включать как минимум две стадии: атмосферную перегонку до мазута с отбором топливных фракций и перегонку под вакуумом мазута с отбором газойлевых (масляных) фракций я в остатке гудрона.
При переработке нефтей, содержащих серу, требуются дополнительные процессы гидроочистки для обессеривания нефтепродуктов, а для парафинистых нефтей - установки по депарафинизации фракций, особенно керосино-газойлевых.
5.Мощность и материальный баланс
Пользуясь, кривой истинных температур кипения (ИТК) сырья, устанавливают выходы продуктов перегонки в процентах на сырье исходя из выбранных пределов выкипания фракций. На рисунке 3 представлен пример установления выходов фракций и их показатели качества. После этого составляется материальный баланс установки в виде таблицы 2 [1].

М - молекулярная масса; t - температура кипения (индексы нк -
начало кипения, кк
- конец кипения);  -
плотность; X
j
~ массовая доля i -го компонента
Рисунок 3 — Кривые разгонки нефти
В показатели выхода, определенные по ИТК, вносится поправка на реальный отбор от потенциала. Для газов C1
- С4
он составляет 0,98; фракции н.к. -62 °С — 1,05; фракции 62-180 °С — 0,98-0,99; керосиновой фракции — 0,97; дизельной фракции — 0,95; вакуумных дистиллятов — 0,8. Величины, выраженные в т/год, т/сут, кг/ч, подсчитываются из заданной годовой мощности установки, исходя из числа рабочих суток в году. Время, отводимое на ремонт оборудования, можно принимать в пределах 20-25 суток в год, тогда число рабочих дней в году составит 340-345.
Мощность установок ATи АВТ может составлять от 2 до 12 млн.т./год. Выход продукции на установках первичной переработки зависит от свойств исходной нефти, достигнутого отбора от потенциала светлых нефтепродуктов, вакуумного дистиллята и т.д. Материальный баланс первичной переработки типа ромашкинской (I) и самотлорской (II) приводится ниже.
Таблица 2 - Материальный баланс первичной переработки типа ромашкинской (I) и самотлорской (II) нефтей.
| Сырьё, продукты
|
I
|
II
|
| Поступило, % |
| Нефть |
100,1 |
100,1 |
| В том числе вода и соли |
0,1 |
0,1 |
| Получено |
| Сжиженный углеводородный газ |
1,0 |
1.1 |
| Бензиновая фракция (н.к.-140°С) |
12,2 |
18,5 |
| Керосиновая фракция(140-240°С) |
16,3 |
18,9 |
| Дизельная фракция (240-3 5 0°С) |
17,0 |
20,3 |
| Вакуумный дистиллят(350-500°С) |
23,4 |
23,1 |
| Гудрон (выше 500°С) |
29,2 |
18,2 |
| Отходы и потери |
1,0 |
1,0 |
6. Технико-экономические показатели
Приводятся показатели из расчета на 1 тонну ромашкинской нефти.
Таблица 3 - Технико-экономические показатели ромашкинской нефти
| Показатели
|
Установка
AT
|
Установка АВТ
|
| Пар водяной, ГДж (Гкал) |
0,08(0,019) |
0,143(0,034) |
| Вода оборотная, мЗ
|
1,8 |
3,3 |
| Электроэнергия, кВт-ч |
5,3 |
6,5 |
| Топливо, кг. |
20,0 |
26,7 |
| Деэмульгатор неионогенный, кг. |
0,03 |
0,03 |
| Ингибитор коррозии, кг. |
0,001 |
0,001 |
Большие экономические преимущества достигаются при строительстве комбинированных установок первичной перегонки нефти, включающей ряд технологически и энергетически связанных процессов её подготовки и переработки. Такими процессами - являются электрообезвоживание, электрообессоливание, атмосферная перегонка нефти, вакуумная перегонка мазута, стабилизация легких бензинов, абсорбция газов, выщелачивание компонентов светлых продуктов, вторичная перегонка бензиновых фракций и др. Иногда процессы первичной перегонки комбинируют с вторичными процессами - каталитического крекинга, коксования и др. При комбинировании процессов на нефтеперерабатывающих заводах достигается компактное размещение объектов основного производства, уменьшается количество технологических и энергетических коммуникаций, сокращается объём энергетического, общезаводского хозяйства, уменьшается число обслуживающего персонала. На комбинированных установках удельные расходы энергии, металла, капитальных вложений по сравнению с предприятиями с индивидуальными технологическими установками намного меньше.
Библиографический список
1. Жирнов, Б. С. Первичная переработка нефти: учебное пособие / Б. С. Жирнов, Н. Г. Евдокимова. – Уфа, 2005. – 167 с.
2. Коршак, А. А. Основы нефтегазового дела: учебник / А. А. Коршпак, А. М. Шаммазов. – Уфа, 201. – 544 с.
3. Соколов, В. А. Нефть / В. А. Соколов. – М., 1970. – 384 с.
|