Министерство образования и науки РФ
ФГОУ СПО Рязановский сельскохозяйственный техникум «Механизация сельского хозяйства»
Курсовой проект
Тема: «Планирование производственных процессов и определение состава МТП с разработкой операционной технологий «возделывание и уборка картофеля»
Проект выполнил студент: 41м группы Королев Алексей
Проверил преподаватель: Воронин Е.А
Рязаново 2010
Введение
В сельском хозяйстве в настоящее время идет активный процесс выбытие сельскохозяйственной техники, списание которой не возмещается приобретение новой, более производительных машин и оборудования. До сих пор темпы выбытия сельскохозяйственной техники по сравнению с ее закупками по основным видом в расчете к наличию на начало года опережают темпы приобретения; по кукурузоуборочным комбайнам в 3.1-3.9 раза, свеклоуборочных в 2.1-5.7 , картофелеуборочным в 1.4-2.9, кормоуборочным в 1.6-2.6, тракторным сенокосилок в 1.5-1.9 по грузовым автомобилям в 2.1-3.2 раза. Исключение составляют только три вида техники: трактора, сеялки и зерноуборочные комбайны по котором в 2008 г. списание их возмещалось закупками новой техники.
Материально техническая база АПК значительно сократилось и изменилась структуру. Степень износа основных фондов возросла, а по отдельным видам машин достигла критического уровня. Сокращение машинно-тракторного парка в сельском хозяйстве неизбежно привело к уменьшению численности высоко квалифицированных кадров механизаторов на селе, других работников, все зоны с оптимальным формированием и эксплуатаций машин. Из-за недостаточности машинно-тракторного парка многие технологические операций в сельском хозяйстве сегодня не выполняются с нарушением агротехнических требований и сроков. Возделывание многих сельскохозяйственных культур осуществляется по упрошенным технологиям с высокими затратами ручного труда и большими потерями продукции(30%)
Обеспеченность в сельскохозяйственных организаций тракторами в 2007 г. в расчете на 1000 га. пашни составило 5.1 шт. против 7.1 шт. в 2000 г. зерноуборочных комбайнов 3.4 шт. против 5.2 шт. в 2000 г. Средняя нагрузка на 1 трактор общего назначения составляет в сельхоз организаций 198 га при норме 70 га. на зерноуборочные комбайны 291 га. посевной площади при норме 90 га. Для сравнения: в США нагрузка на 1 трактор составляет 38 га. пашни во Франции-16, в Германии -11.5, в Канаде-63 га. Нагрузка на 1 зерноуборочный комбайн в США равна 50 га. в Великобритании-77 га. во Франции-50 га. в Германии -53 га.
Уровень поддержки сельского хозяйства в расчете на 1 га. Сельхоз угодий в странах ЭС составляет 300 долл. В Японии-473, в США-324, в Канаде-188, а в России только 8-10 долл.
В 2010-2011 гг. развитие агропромышленного производства будет осложнено мировым экономическим кризисом и ожидать сохранение положительных тенденций роста объемов производства не приходится. Основными причинами медленного развития АПК в России. На наш взлет, являются: ценовой монополизм, диспаритет цен на продукцию сельского хозяйства и промышленности, недостаток инвестиций, низкие темпы технического перевооружение и модернизации основных производственных фондов сельского хозяйства, низкий уровень механизаций, автоматизация и электрификация производственных процессов в агропромышленным производстве.
Необходимо своевременное и качественное воспроизводства основного капитала как одного из главных факторов эффективного экономического роста и внедрение научно-технического прогресса в АПК. Однако скачкообразный рост цен усиливает диспропорцию между отраслями экономики страны, особенно между сельскими хозяйством и промышленностью, обостряет проблему реализации отечественной продукций внутренних и внешних рынках России и увеличивает импорт.
Для расширенного воспроизводства материально-технических ресурсов АПК в соответствии со стратегиями его развитие до 2020 г. предлагают следующие антикризисные меры:
-увеличить оббьем государственной поддержки, в том числе по лизингу сельскохозяйственной техники и субсидированным кредитам из федерального и регионального бюджетов до 50 мил. руб. в год.
-субсидировать сельскохозяйственным товаропроизводителем проценты ставки по кредитам на закупку отечественной сельскохозяйственной техники и оборудования.
-усилить таможенно-тарифное регулирование на материально-технические средства производства для АПК.
-увеличить уставной капитал ОАО «Росагролизинг» для приобретения отечественных сельскохозяйственной техники до 30 млрд. руб.
-установить квоты субъектам Федераций на закупки аналогичной зарубежной техники за счет государственных бюджетных средств.
-обеспечить сбалансированность ценовых подсистем и структуры основного и обратного капитала защитить экономический интересы отечественных товаропроизводителей, включая и сферу АПК на внутреннем и внешнем рынках.
-предусмотреть в государственном бюджете финансирование технической и технологической модернизаций отраслей АПК, разработку и внедрение НИОКР по преодолению технического отставания промышленных средств производства от своего уровня в развитых зарубежных странах.
Реализация этих мер позволит согласовать интересы взаимосвязанных отраслей и видов продукций АПК, включает торговую сферу а так же совершенствовать ценовые отношение при разработки организационно-экономического механизма расширенного воспроизводства материально технической базы.
1. Аналитическая часть
1.1 Краткая характеристика картофеля
Картофель возделывают как продовольственную, техническую и кормовую культуры. При технической переработки клубней получают спирт, крахмал, патоку, глюкозу и многие другие ценных продуктов. Каждая тонна картофеля, используемая в свиноводстве, может дать 1 центнер свинины . Ботву складывают животным в виде силоса.
Картофель относится к семейству Пасленовые. Картофель разводят вегетативно. На подземной части стебля образуются горизонтальные побеги-столоны, на концах которых развивают утолщение, превращающиеся в клубни. В клубнях содержится 70-80 % воды, от 12 до 25 % крахмала, около 2% сырого протеина, а также клетчатка, витамины С и В.
Куст картофеля обычно состоит из 4-8 облиственных стеблей, плод двух гнездная многосемянная ягода.
Хорошему урожаю картофеля благоприятствуют годы, относительно прохладные, с достаточным количеством солнечных дней и длинным безморозным периодом. Особенно большое значение имеет температура воздуха и почвы при клубне образовании (оптимальная 17-18о
С).
Прорастание клубней начинается при 7о
С, но более благоприятная температура 18-20о
С. При заморозках 1-2о
С повреждаются всходы и ботва взрослых растений. Поэтому в районах с коротким летом необходимо возделывать только скороспелые сорта и высаживать уже проросшие клубни.
Каждый куст картофеля расходует за лето около 50 кг воды. Поэтому урожай этой культуры в значительной мере зависит от влажности почвы во время бутонизации и цветения, а практически от осадков в июле (для ранних сортов) и в августе (для поздних сортов).
Сорта.
В нашей стране районировано около 80 сортов картофеля. К важнейшим из них относятся ранние (столовые)- Ранняя роза, Приекульский ранний, Белорусский ранний, Приобский; среднеранние- Волжанин, Северная роза, Ульяновский, Любимец; среднеспелые- Гатчинский, Огонёк, Зазерский; среднепоздние- Лорх, Берлихинген, Столовый 19, Кореневский; поздние- Вольтман, Темп.
2. Расчетно-организационная часть
2.1 Выбор и обоснование марочного состава тракторов и сельскохозяйственных машин
Выбор и обоснование марочного состава тракторов и сельскохозяйственных машин для подразделения хозяйства определяется природными условиями зоны нахождения хозяйства (почвы, рельеф местности); хозяйственными условиями (направление хозяйственной деятельности и возделываемые культуры); размерами рабочих участков, характером производственных процессов и соотношением между операциями общего назначения, по уходу за пропашными культурами и специальными работами; требованиями прогрессивных технологий по обеспечению комплексной механизации возделывания сельскохозяйственных культур; приведенными затратами на единицу выполненной работы; формой хозяйствования и т.д.
Сложность расчета состава МТП для подразделения хозяйства и хозяйства в целом связана с сезонностью и кратковременностью большинства работ по возделыванию культур и необходимостью выполнять эти работы одним и тем же составом машин.
Признак качества выбранного состава парка или критерий оптимальности устанавливают в зависимости от всего набора работ, которые должны быть выполнены в подразделении. При этом следует учитывать, что в разные периоды года выполняются различные виды работ, на каждой из которых может быть использовано несколько различных видов машин или агрегатов.
При определении состава МТП подразделения хозяйства необходимо руководствоваться следующими основными требованиями:
1.В состав парка должны войти только те типы машин, которые обеспечивают высокое качество выполнения сельскохозяйственных операций, позволяют проводить их с соблюдением всех требований агротехники, вырастить высокий урожай и убрать его без потерь.
2.Машин каждого типа должно хватать для выполнения всех работ в полном объеме и в установленные агротехнические сроки.
3.Состав МТП должен быть подобран так, чтобы производство всей запланированной сельскохозяйственной продукции требовало наименьших затрат.
4.Дополнение к существующему составу парка тракторов и сельскохозяйственных машин подразделения должно быть с наименьшими дополнительными капитальными затратами и полнее использовать уже имеющуюся технику.
5. Входящие в состав парка машины должны быть такими по производительности и универсальности, чтобы хватало механизаторов для выполнения работ в установленные агротехникой сжатые сроки и механизаторы могли быть равномерно заняты на выполнении различных работ на протяжении всего года.
6. В состав парка должно входить как можно меньше машин разных марок одного назначения.
Надо стремиться все разнообразие работ в подразделении выполнять возможно меньшим количеством марок тракторов; целесообразно в зависимости от условий работы и возделываемых культур иметь тракторы 2...4 марок.
Большое количество марок тракторов усложняет их техническое обслуживание, вызывает необходимость приобретения широкой номенклатуры запчастей и ремонтных материалов, а недостаточное - снижает возможность обеспечения комплексной механизации и не способствует повышению производительности труда. При выборе типов и марок сельскохозяйственных машин необходимо стремиться к сокращению много марочности, особенно при выполнении работ общего назначения, так как одна и та же работа может выполняться различными машинами, а также учитывать их технологическую взаимосвязь. Шире использовать комбинированные машины. Для выполнения специальных работ необходимо принимать комплекс машин в зависимости от возделываемой культуры.
При выборе машин необходимо отдавать предпочтение современным экономичным энергонасыщенным тракторам и новым сельскохозяйственным машинам серийного производства.
Марки машин будут использоваться при разработке технологических карт возделывания сельскохозяйственных культур в подразделе 2.2 расчетно-пояснительной записки курсового проекта.
2.2 Разработка технологических карт возделывания сельскохозяйственных культур
Объем механизированных работ, необходимый для определения количественного состава МТП подразделения хозяйства, устанавливается с помощью технологических карт возделывания сельскохозяйственных культур, которые составляют по всем возделываемым в подразделении культурам.
В растениеводстве сельскохозяйственного производства России возделывается свыше 100 с.-х. культур в разных регионах с различными почвенно-климатическими и природно-экономическими условиями.
Специалистами Минсельхозпрода России проделана большая работа по разработке системы Федерального регистра технологий производства продукции растениеводства, а также технологических адаптеров - набора рекомендуемых и нормируемых способов выполнения отдельных операций, процессов, эффективных в конкретных условиях производства.
Перечень работ в технологических картах принимается по перспективной технологии с учетом особенностей местных условий, достижений науки и передового опыта, обеспечивающих получение максимального урожая при наименьших затратах труда и средств.
Особое внимание должно быть уделено интенсивным технологиям возделывания сельскохозяйственных культур.
Расшифровка граф технологической карты
Каждому виду работ присваивается порядковый номер-шифр (графа 13). Посадка картофеля
В графе 2 дается перечень всех работ, планируемых к выполнению в подразделении для примера предлагается - посадка картофеля.
В графу 3 по каждой работе заносятся основные агротехнические требования, для посадки картофеля - глубина посадки 6-8 см. норма высева семян 3-4 т/га
Объем работ (U) в физических гектарах, тоннах, тонно-километрах по каждой работе заносится в графу 4. Посадка картофеля – 150 га. Он устанавливается в соответствии с площадью, занимаемой данной культурой, или принятыми показателями (урожайность основной и побочной продукции, нормы внесения материалов, расстояние перевозок и т.п.). -
За календарные срок» выполнения работ DK
(графа 5) посадка картофеля производится с апреля по май, принимаются научно обоснованные оптимальные для района расположения подразделения сроки. Количество рабочих дней для выполнения каждой сельскохозяйственной работы Dp (графа 6) устанавливается на основании календарных сроков (графа 5) периода выполнения работы с учетом коэффициентов использования календарного времени и технической готовности по формуле:
Dp
= DK
*a*Kтг(2.1)
где DK
- количество календарных дней выполнения работ;.
a
- коэффициент использования календарного времени;
Кт
г
- коэффициент технической готовности.
Коэффициент технической готовности МТП отражает простои агрегатов, связанные с проведением плановых технических обслуживании, устранением неисправностей и отказов, приходящихся на рабочие дни. Его значение принимается равным 0,95 при a > 0,8 и более 0,95 при a < 0,8, так как в последнем случае возрастает вероятность совпадения простоев, связанных с техническим обслуживанием, ремонтом, с непогожими днями.
Полученное значение Dp
округляется до целого числа. Продолжительность работы агрегата в течение суток Тс
(графа 7) сколько длится рабочий день устанавливается на основании принятого в хозяйстве рабочего дня на данный период с учетом характера выполняемой работы и календарного периода ее выполнения. Она может быть равна продолжительности смены - 7 часам при односменной работе, продолжительности светового дня - 10 часам (посев, междурядная культивация и др.) и 14 часам при двухсменной работе.
Количество смен за сутки - коэффициент сменности λсм
(графа 8) сколько смен в сутки определяется как частное от деления продолжительности рабочего времени суток Тс
на продолжительность семичасовой смены
Тсм
(λ.см
= Тс
/ Тсм
).
Состав машинно-тракторного агрегата (графы 9, 10, 11, и 12) сколько требуется тракторов и агрегатов для выполнения каждой работы подбирается с учетом обеспечения необходимого количества работы, высокой производительности и наименьших затрат труда и средств на единицу выполняемой работы в условиях данного подразделения.
Марки тракторов и сельскохозяйственных машин выбираются с таким расчетом, чтобы принятый состав агрегата наиболее полно удовлетворял предъявляемым выше требованиям.
Кроме того, нужно иметь в виду, что по каждой культуре в зависимости от принятой технологии должен подбираться комплекс машин, согласованных между собой по основным технологическим параметрам.
Количество машин в агрегате nм
(графа 12) принимается на основании рекомендаций с учетом конкретных условий подразделения так, чтобы обеспечить оптимальную загрузку трактора, максимальную производительность и экономичность при высоком качестве выполняемой работы.
Количество персонала, обслуживающего агрегат в течение одной смены m
м
и
m
в
(графы 13 и 14), рабочих на один трактор и агрегат устанавливается в соответствии с выбранными машинами агрегата (прицепные, навесные) и принятой схемой его обслуживания.
Норма выработки агрегата за семичасовую смену WCM
(графа 15) сколько выполнил работы принимается по данным хозяйства или нормативным справочникам («Типовые нормы выработки и расхода топлива на механизированные полевые работы в Сельском хозяйстве», ч. 1...3) с учетом удельного сопротивления при пахоте и длины гона.
Если норма выработки на данную работу не установлена, она подсчитывается по известным из учебников формулам.
Выработка агрегата за сутки Wc
(графа 16) сколько сделал за сутки подсчитывается по выражению:
  или

 
где Тсм
- продолжительность смены (7 часов)
Выработка агрегата за агросрок Wa
(графа 17): за весь срок работы.

(2.3)
Норма расхода топлива gн (графа 18) норма расхода на 1 га. принимается по данным хозяйства в зависимости от марки машины и вида выполняемой работы или по нормативным справочникам.
Количество тракторов (агрегатов) Хэ
(графа 19) сколько тракторов и агрегатов необходимых для выполнения с.-х. операции, определяется по формуле:


Если в агрегате с трактором для присоединения сельскохозяйственных машин используется сцепка, то количество сцепок С (графа 20) прицепные устройства равно количеству тракторов Хэ
.
Количество необходимых с.-х. машин для выполнения сельскохозяйственных операций nсХМ
(графа 21) определяется умножением количества тракторов Хэ
на количество машин в агрегате пм
:

(2.5)
Количество трактористов-машинистов m
м
(графа 22), сколько надо рабочих необходимое для выполнения рассматриваемой с.-х. операции, определяется умножением количества агрегатов, занятых на данной работе, на количество полных рабочих смен за сутки:

(2.6)
Аналогично определяется количество прицепщиков и вспомогательных рабочих mв
(графа 23):
m
в =
X
э *
λ
см *
m
в
(2.7)
где m
'в
- количество прицепщиков и вспомогательных рабочих на одном агрегате.
Потребное количество топлива (графа 24) сколько надо топливо на данную операцию определяется умножением объема работы U
(графа 4) на норму расхода топлива gH
(графа 18) и записывается в графу марки трактора, выполнявшего эту работу.
В графу 25 сколько часов ушло на данную операцию записывается количество выполненных на данной сельскохозяйственной операции норма смен Ксм
, определяемое как частное от деления запланированного объема работы U
(графа 4) на норму выработки агрегата за 7-часовую смену W
cм (графа 15).
В графе 26 проставляется эталонная выработка Wэ
трактора, выполняющего данную работу за 7-часовую смену.
Количество условных эталонных гектаров при выполнении данной с.-х. работы U
э
(графа 27) определяется как произведение граф 25 и 26, то есть:

(2.8)
В графе 28 приведены технологические адаптеры на выполнение конкретных сельскохозяйственных работ, перечисленных в технологической карте (табл. 2.2.).
В данной технологической карте возделывания картофеля используется две марки тракторов – Т150 и МТЗ-82, которые используются и при возделывании озимого ячменя, кукурузы на зерно и на силос, подсолнечника. Если в подразделении хозяйства возделывается сахарная свекла, в состав парка тракторов необходимо ввести третью марку - пропашной трактор Т-70С.
2.3 Расчет потребности в тракторах
С помощью технологических карт возделывания сельскохозяйственных культур невозможно установить минимально необходимое количество тракторов для выполнения запланированных в подразделении работ. Этот вопрос может быть решен путем построения графиков загрузки тракторов, которые не только наглядно отражают загрузку тракторов по периодам года, но и обеспечивают четкое согласование выполняемых работ.
Наиболее рационально выполнять построение графиков загрузки по маркам тракторов, причем эти графики строятся по данным технологических карт в прямоугольных осях координат
По оси абсцисс графика откладывается время года в календарных днях DK
, а по оси ординат - количество тракторов данной марки Хэ
.
Потребное количество тракторов Хэ
(гр.19, тех.карты.) для выполнения каждой сельскохозяйственной операции определяется по формуле:
(2.9)
где U
- объем работ в физических га, т, т-км (гр. 4, тех.карты.);
Dp - число рабочих дней в пределах агросрока (гр. 6, тех. карты.);
Wc
- суточная производительность агрегата, га/сутки (гр. 16, тех. карты.);
Wa
=
Wc
*
Dp
- производительность агрегата за агросрок, га/период (гр. 17, тех. карты.).
Например.
Работа 1.1 по технологической карте № 1 -лущение стерни. Объем работы U = 150 га. Число рабочих дней в пределах агросрока - Dp
= 4, суточная производительность агрегата
Wc
= 4.2га/сут. Потребное количество тракторов для выполнения этой работы (формула 2.9) составит:
(гр.19, тех.карты.)
Аналогично выполняются расчеты по всем остальным сельскохозяйственным работам технологических карт возделывания сельскохозяйственных культур.
Построение графиков загрузки тракторов желательно выполнять на миллиметровой бумаге формата А1(594х841) или А2(420х594).
Строится график загрузки следующим образом по данным граф 6 и 19 технологических карт.
Для каждой работы, выполненной тракторами данной марки, в принятой системе координат строится прямоугольник, сторона которого по оси ординат равна количеству тракторов Хэ
, занятых на выполнении данной работы, а по оси абсцисс - количеству рабочих дней ее выполнения Dp
в пределах обоснованного календарного срока. Площадь прямоугольника, полученного на графике загрузки, выражает количество тракторо-дней, необходимых для выполнения данного объема работы.
Прямоугольники отдельных работ, совпадающие по срокам выполнения, строят один над другим; общая высота прямоугольников определяет количество тракторов, необходимых в каждый период работ.
Для удобства пользования графиком загрузки каждому прямоугольнику, соответствующему определенной работе, присваивается шифр, например, лущение стерни 1.1, подготовка минеральных удобрений 1.2 и т.д., где первая цифра обозначает номер технологической карты, а вторая - порядковый номер работы в данной технологической карте.
Построенные таким образом графики загрузки обычно имеют большую неравномерность в использовании тракторов.
В таких случаях они подвергаются корректировке, цель которой улучшить использование тракторов и уменьшить в них потребность в наиболее напряженные периоды сельскохозяйственных работ, не допуская, наряду с этим, нарушения агротехнических требований по срокам их выполнения.
Корректировка графиков загрузки тракторов может быть выполнена следующими способами:
1)изменением сроков выполнения отдельных работ в пределах оптимальных, установленных агротребованиями;
2)уменьшением количества дней работы агрегата за счет увеличения продолжительности рабочего дня (двух-трех сменная работа), если это не ухудшает качества работы;
3)частичным перераспределением объема работ между тракторами различных марок, передачи части работ на самоходные машины, автотранспорт, специализированным подразделениям (пахотные, транспортные, плодородия и другие отряды);
4)изменением количества тракторов, выделяемых для данной работы в отдельные периоды общего времени ее выполнения.
Все изменения, связанные с корректировкой графиков загрузки тракторов, должны быть внесены в технологические карты.
Количество тракторов, соответствующее наибольшим ординатам на графиках загрузки после корректировки, определяет эксплуатационный парк, т.е. парк, занятый непосредственно на выполнении механизированных работ.
Списочное (инвентарное) или действительно необходимое количество тракторов должно быть несколько больше в связи с неизбежностью их простоя на плановых технических обслуживаниях (ТО) и ремонтах.
Инвентарный парк тракторов Хи
определяется по формуле:
(2.10)
где Хи
— инвентарный парк тракторов; Хэ
- эксплуатационный парк;
Ктг
- коэффициент технической готовности.
Коэффициент технической готовности при определении инвентарного парка принимать не ниже 0,9.
Из графика загрузки тракторов МТЗ-82 (граф.загрус.) эксплуатационный парк Хэ
= 8 тракторов, тогда инвентарный парк составит:
тракторов
Критерием правильности загрузки тракторов каждой марки является годовая наработка в у.э. га, выполняемая каждым трактором. Она должна быть не ниже достигнутой в хозяйстве. Для построения интегральной кривой суммарной наработки в условных эталонных гектарах с правой стороны графика (граф. загрузки) по оси ординат в выбранном масштабе строится шкала суммарной годовой наработки трактора данной марки Wry
эга
.
Если на графике загрузки работы выполняются без разрыва во времени, например, на рис. 2.1. работы 5.1 ... 1.16, то выработка на всех этих работах суммируется и от оси абсцисс в конце работы 1.16 в масштабе откладывается ордината значения суммарной наработки и начало работы 5.1 (нулевая точка) соединяется прямой линией с ординатой суммарной наработки в конце работы 1.16.
Если между сельскохозяйственными работами имеются разрывы (работы не выполняются), то в этих промежутках отрезки интегральной кривой будут идти параллельно оси абсцисс. После последних работ графика загрузки тракторов МТЗ-82 (граф.загруски.) 3.27 и 5.11 интегральная кривая показывает значение суммарной годовой наработки Wr
в у.э.га. Графики загрузки тракторов Т-150 и МТЗ-82 (график загрузки тракторов Т-150 строится аналогично графику загрузки тракторов МТЗ-80, поэтому в данной разработке не приводится) строятся по пяти технологическим картам: карта №1 - озимая пшеница, карта №2 - озимый ячмень, карта №3 - кукуруза на зерно, карта №4 - кукуруза на силос, карта №5 - подсолнечник.
Построение интегральной кривой расхода топлива производится аналогично интегральной кривой наработки. Результаты по определению количества тракторов подразделения приводятся в
Рассчитанный парк тракторов необходимо сопоставить с фактическим парком тракторов подразделения и дать соответствующие рекомендации. Коэффициенты перевода физических тракторов в условные приведены в табл. П. 1.20.
2.4. Расчет потребности в сельскохозяйственных машинах
Количество сельскохозяйственных машин, необходимых для выполнения запланированного объема работ, определяется из граф 20 и 21 технологических карт, а также из графиков загрузки тракторов.
Для этого по технологическим картам и по графикам загрузки устанавливаем периоды наибольшей потребности (пиковой нагрузки) по каждой марке сельскохозяйственной машины и потребное подразделению хозяйства количество машин в этот период.
Например, зерновые сеялки используют на посеве ранних колосовых, трав, зернобобовых и озимых культур в разные периоды года, поэтому потребность в них принимается по тому периоду, в который будет требоваться их максимальное количество.
Потребное количество машин, применяемых только на одном виде работ и в один период, определяется непосредственно из граф 20 и 21 технологических карт и графиков загрузки.
При определении потребности в сельскохозяйственных машинах не следует забывать, что машины одних и тех же марок используются в разные периоды года, и, чтобы не допустить ошибок, необходимо очень внимательно находить период наибольшей потребности в них.
При формировании парка машин необходимо также учитывать природно-климатические и другие условия подразделения.
Поэтому все тракторы класса 20 кН и выше должны быть снабжены плугами, а класса 30 кН и выше, кроме того, - сцепками.
Отдельные машины большой производительности, используемые в подразделении короткий срок (например, погрузчики минеральных, органических удобрений и т.п.), нецелесообразно иметь в составе парка машин подразделения, а лучше временно привлекать для выполнения работы из состава МТП хозяйства.
2.5 Расчет потребности в топливо-смазочных материалах
В данном подразделе расчетно-пояснительной записки курсового проекта определяется количество основного (дизельного) и пускового (бензина) топлива, а также смазочных материалов, потребных для работы тракторов и самоходных комбайнов подразделения на планируемый период. Потребность в основном топливе определяется суммированием показателей графы 24 технологических карт по маркам тракторов, а количество смазочных материалов и пускового бензина определяется в процентном отношении к расходу основного топлива (табл. П. 1.27).
Данные расчета потребности в ТСМ сводим в таблицу 2.5. В итоговой графе таблицы 2.5 представлен суммарный расход топлива и смазочных материалов (ц), необходимых подразделению для бесперебойной работы тракторов и самоходных комбайнов на планируемый период.
Таблица 2.5. Потребность подразделения в ТСМ
| Наименование ТСМ |
Потребность в ТСМ |
Итого требуется, ц |
| тракторов |
Самоходных комбайнов ДОН-1500, СК-5 «Нива» |
| Т-150к |
МТЗ-80 |
| % |
ц |
% |
ц |
% |
ц |
| 1. Дизельное топливо - всего |
- |
6195 |
- |
6777 |
- |
12975 |
| 2. Дизельное масло |
4,5 |
8.25 |
3,5 |
8.25 |
- |
| 3. Автотракторное масло |
0,27 |
3.13 |
1,9 |
3.13 |
- |
| 4. Солидол |
0,1 |
0.41 |
0,06 |
0.41 |
- |
| 5. Трансмиссионное масло |
0,2 |
- |
1,1 |
- |
- |
| 6. Пусковой бензин |
1,0 |
1.65 |
1,0 |
1.65 |
- |
2.6 Расчет показателей использования тракторного парка
Для характеристики состава МТП и уровня его использования необходимо определить следующие основные показатели использования тракторов подразделения по данным проекта и сравнить их с фактически достигнутыми в подразделении (хозяйстве).
1.Общий объем механизированных работ U3
в условных гектарах определяется суммированием объемов механизированных работ, выполненных всеми марками тракторов по графе 27 технологических карт. Объем работ по маркам тракторов U3
; определяется суммированием объемов работ в у.э. га (графа 27), выполненных тракторами данной марки.
2.Общее количество условных эталонных тракторов:
Xy
= Xr
.λ1
+X2
λ2
+ ...Xi
λi
,(2.11)

где X], Х2
, X; - число физических тракторов по маркам, шт.;
λ1 λ2 λ
i
_
коэффициенты перевода физических тракторов в условные (табл. П. 1.20).
3. Использование тракторов во времени.
Для удобства расчета этих показателей на основании граф 6, 7, 8, 27 технологических карт и графиков загрузки тракторов составляется таблица 2.6, в которую заносятся сводные показатели использования тракторов по маркам.
Таблица 2.6. Сводные показатели использования тракторов
| Марка трактора |
Количество физических тракторов - Xj |
Выполнено по маркам тракторов |
Израсходовано топлива, кг Gт |
| Смен λсмсмен, |
часов, Тс
|
дней, Dp
|
наработка у.э.га –Uэ
|
| Т-150 |
12 |
84 |
45 |
419.6 |
6195 |
| 2. МТЗ-80 |
12 |
84 |
42 |
707.1 |
6777 |
Среднее число часов работы трактора за год определяется по формуле
(2.12)


где Dp
-число рабочих дней в году; Тс
– продолжительность смены, ч;
Xi
- количество физических тракторов данной марки, шт.
Среднее число смен работы трактора за год:

2.13
Среднее число дней работы трактора за год:
(2.14)
=10.5
где Dpi
.
- количество дней работы тракторов данной марки.
Коэффициент сменности по маркам тракторов определяется по формуле:


4. Удельная наработка в условных эталонных гектарах: - на физический трактор за год:

у.эт.га.
-на условный эталонный трактор за год:

у.эт.га.
-на физический трактор за смену:

у.эт.га
-на условный трактор за смену:
(2.19)
у.эт.га
-
на физический трактор за смену:

у.эт.га.
- на условный эталонный трактор за день:
(2.21)
у.эт.день.
5. Массовый расход топлива:
-на один у.э.га по маркам тракторов:

gwi= (2-22)
кг.
Где GT
i - суммарный расход топлива тракторами i-й марки, кг;
-на один у.э.га по парку трактор

gwп= (2-23)
кг.
где ΣGT
- суммарный массовый расход топлива всеми тракторами подразделения за год, кг,
6. Коэффициент использования тракторов:
2.24

где ΣDpj - суммарное количество дней работы тракторов данной марки;
ΣDki
- календарное количество дней работы тракторов.
7. Коэффициент технической готовности:
 (2.25)
где DT
0
i
; - количество дней простоя тракторов на ТО, ремонтах и при устранении неисправностей и отказов.
8. Плотность механизированных работ:
 
(2.26)

где ΣF - общая площадь пашни подразделения, га.
9. Энергообеспеченность:
(2.27)

где Nra
- энергообеспеченность, кВт/га;
N
е
j
- номинальная эффективная мощность двигателей тракторов соответствующих марок, кВт.
10. Площадь пашни, приходящаяся на один условный трактор:
(2.28)
га.
где Fy
- площадь пашни, приходящаяся на один условный трактор, га.
11. Энерговооруженность труда механизатора:

кВт/кг. (2.29)
где Э
m
- энерговооруженность труда механизатора, кВт/чел.; Ne
- общая эффективная мощность тракторов, кВт; ΣmM
- среднегодовое число трактористов-машинистов, чел.
Результаты расчетов основных показателей по оценке уровня использования тракторного парка подразделения заносятся в таблицу 2.7.
Проанализируйте таблицу 2.7, сделайте выводы и дайте оценку работы планируемого парка тракторов, то есть экономическую целесообразность предлагаемой в проекте организации использования МТП подразделения хозяйства.
Таблица 2.7. Использование тракторного парка подразделения
| '"Показатель |
Значение показателя |
| по проекту |
в хозяйстве |
1. Количество тракторов:
Физических
условных
|
6 |
2. Наработка условного трактора, у.э.га:
за год
за смену
за день
|
5.3
67.3
67.3
|
| 3. Коэффициент сменности |
12 |
| 4. Коэффициент использования парка тракторов |
0.28 |
| 5. Коэффициент технической готовности парка |
| 6. Массовый расход топлива на у.э.га, кг |
63.2 |
| 7. Плотность механизированных работ, у.э. га/га |
0.32 |
| 8. Площадь пашни, приходящейся на один условный трактор, га |
1.13 |
| 9. Энерговооруженность труда механизатора, кВт/чел. |
8.7 |
2.7 Организация учета выполненных работ и оплаты труда
В этом подразделе курсового проекта следует описать, как производится в подразделении учет выполненных механизированных работ (вспашка, предпосевная обработка почвы, посев и посадка с.-х. культур, уход за посевами, уборка урожая и т.д.), как организуется работа в подразделении, как производится оплата труда механизаторов за выполнение сменных норм выработки, какие меры морального и материального поощрения за выполнение и перевыполнение сменных норм выработки используются в хозяйстве, как производится оценка качества выполненных механизированных работ.
3. Технологическая часть
1.Наименование сельскохозяйственной операции (указывается преподавателем в задании и теме проекта).
2.Размеры поля, на котором выполняется данная операция (длина поля - L, м; ширина поля - С, м; площадь поля - S, м2
, га; ширина поворотных полос - Е, м).
3.Рельеф поля - уклон местности в сотых долях процента (например, i = 3% или i = 0,03).
4.Тип почв (чернозёмные, каштановые и т.д.), их удельное сопротивление Ко, кН/м2
.
5.Расчетные значения удельного тягового сопротивления с.-х. машин Км
, кН/м.
6.Урожайность основной продукции U, т/га (ц/га).
7.Выход побочной продукции в % к основной, т/га.
8.Нормы расхода семян и удобрений Н, т/га.
9.Расстояние перевозки семян и удобрений £т
, км.
10. Допустимые по требованиям агротехники рабочие скорости движения МТА на с.-х. работах Vp
, км/ч.
11. Затраты мощности на привод рабочих органов с.-х. машин N кВт
3.1 Агротехнические требование
Агротехнические требование к картофелесажалкам и рассадопосадочным машинам.
Картофелесажалки. Агротребованиями предусмотрена посадка клубней картофеля средней величиной (50…80 г); допускается высаживать мелкие (30…50 г), крупные (80…120) и разрезанные клубни. Картофелесажалка должна высаживать их рядовым способом с междурядьями 70 см, не обламывая при этом ростки яронизированных клубней.
При посадки средних клубней допускается не более 3% пропусков и гнезд с двумя клубнями. Клубни нужно размещать с заданными интервалами (20..40 см) на заданной глубине; при гребневой посадке на глубин 8…16 см от вершины гребня , при гладкой на глубину 6…12 см от поверхности поля.
Картофелесажалка должна заделывать гранулированные удобрения с почвенной прослойкой между ними и клубнями.
Оптимальная густота посадки в зависимости почвенно-климатических условий на богарных землях 45…55 тыс. кустов на 1 га. на орошаемых полях до 60 тыс. кустов. Чтобы устранить изреженность, необходимо из посадочного материала удалять загнившие клубни, тщательно калибровать посадочный картофель, не допускать залипания вычерпывающих ложечек, не превышать установленной скоростной режим посадочного аппарата сажалки и движения агрегата.
Посадочная норма 2..3 т клубней на 1 га, поэтому бункер картофелесажалки приходится часто загружаться. Необходимо, следовательно, четко организовать доставку посадочного материала и механизировать загрузку сажалки.
3.2 Обоснование и расчет состава агрегата
Состав рабочих машин и режим работы агрегата зависят от характера и условий выполнения технологической операции и показателей тяговых свойств трактора.
Эта задача решается по-разному в зависимости от вида и состава агрегата. Для тяговых агрегатов, состоящих из тракторов и прицепных машин, задача расчета заключается в определении рационального числа машин в агрегате, сцепки и скоростного режима, которые обеспечивают высокие показатели работы. Для агрегатов, состоящих из трактора и одной с.-х. машины, специально сконструированной для работы с ним, расчет сводится к определению основной передачи трактора.
У пахотных агрегатов определяется рациональное число корпусов плуга и основная передача трактора.
У тягово-приводных агрегатов часть мощности двигателя трактора используется для привода механизмов сельскохозяйственной машины, а другая часть - для перемещения машины при работе. Поэтому номинальная сила тяги трактора определяется с учетом передачи части мощности двигателя через ВОМ трактора. В дальнейшем вычисления производятся по методике расчета тяговых одно машинных агрегатов.
Состав агрегата и его скоростной режим считаются оптимальными, если при требуемом качестве выполнения работы агрегат имеет наибольшую производительность и экономичность.
Оценка правильности выбора основной передачи трактора и состава агрегата производится по значению коэффициента использования силы тяги трактора г)и
, который рассчитывается как отношение тягового сопротивления прицепной части агрегата Ra
к силе тяги на крюке трактора Ркр.
У рационально скомплектованного агрегата значение ηи всегда наиболее близко к оптимальному значению ηопт (определенному по справочнику), но не превышает его, то есть ηи < ηопт Превышение ηи над ηопт нежелательно
, так как это в условиях переменных нагрузок приводит к работе двигателя с частыми значительными перегрузками, которые создают нестабильность работы двигателя, ведут к быстрому износу его деталей, приводят к снижению производительности агрегата за счет снижения частоты вращения коленчатого вала двигателя.
Машинно-тракторные агрегаты комплектуют с учетом следующих факторов:
- подбор машин - в соответствии с требованиями агротехники;
- предотвращение возможных потерь при посеве, внесении удобрений, уборке урожая с.-х. культур и т.д.;
-максимальная производительность агрегата при минимально возможном расходе топлива и эксплуатационных затрат;
-оснащение агрегата маркерами, средствами автоматизации, специальным оборудованием, обеспечивающим безопасные условия труда при работе агрегата и решение вопросов экологии.
3.3 Расчет тягово-приводного агрегата
Аналитический расчет по комплектованию любых МТА состоит из пяти общих начальных вопросов в следующей последовательности:
1.Установить тип с.-х. операции (вспашка, боронование, посев, уборка и т.д. - по заданию преподавателя) и агротехнические требования, предъявляемые к ней (глубину обработки, число следов при бороновании и др.).
2.Выбрать марку трактора, сельскохозяйственной машины и сцепки, которые обеспечат наивысшую производительность МТА на данной с.-х. операции.
3.Установить диапазон скоростей движения агрегата, рекомендуемых по требованиям агротехники на данной с.-х. операции (табл. П. 1.5).
4.
Для принятого диапазона скоростей определить передачи, на которых может работать трактор в выбранном диапазоне скоростей (табл. П. 1.2) и соответствующие им значения номинальной силы тяги на крюке фактора Ркр.н.. а
также значения теоретических скоростей движения на этих передачах VT
и вес трактора G(табл. П. 1.1 и П. 1.2).
Расчет обычно выполняют для двух выбранных передач (например, III-ей и IV-ой).
5. Так как по заданию рабочий участок, как правило, имеет неровный рельеф (обычно подъем i = 3%, i = 5%), в значения Ркр
н
. вносят поправки:
Ркр.нi = Ркр.н –Gi/100;
Ркр.нi3 = Ркр.н3 -Gi/100 ; Ркр.нi4 = Ркр.н4 -Gi/100 ;
где i - уклон местности, %;
Ркр.н3 Ркр.н4 ~ номинальные тяговые усилия трактора на III и IV-й передачах, кН.
Далее расчет по комплектованию агрегатов производят с учетом особенностей расчета конкретных агрегатов (тяговых, тягово-приводных, пахотных, уборочных, транспортных), а пункты в каждом расчете будут идти как продолжение - то есть 6, 7, 8 и т.д.
Особенность расчета тягово-приводных агрегатов заключается только в том, что сила тяги на крюке трактора на выбранных в диапазоне скоростей передачах не будет приниматься по справочным данным в связи с передачей двигателем трактора части мощности на привод механизмов с.-х. машины.
В этом случае значение силы Ркр
определяется из сравнения значения силы Ркр
.зг тяги трактора при рациональной загрузке двигателя и значение силы Ркр
.ц, допустимой по сцеплению движителей трактора с почвой:

где Ркр
.зг
- сила тяги трактора на горизонтальном участке поля при условии рациональной загрузки двигателя, кН;
- сила тяги трактора на горизонтальном участке поля, значение которой допустимо по сцеплению движителей с почвой, кН (табл. П. 1.3):
Ркр
- сила тяги на крюке трактора, кН.
Значение силы Ркр
зг
определяется по формуле:
(3.10)
где PK
p.3
r
- сила тяги на крюке трактора на рабочих передачах с учетом мощности, потребляемой приводной машиной, кН;
Nен - номинальная эффективная мощность двигателя трактора, кВт (табл. П. 1.1);
Nвом
- мощность, потребляемая на привод механизмов с.-х. машин, кВт;
ηвом - КПД вала отбора мощности (ηвом
= 0,95);
iT
- общее передаточное число трансмиссии трактора на данной передаче (табл. П. 1.2);
ηмг
- механический КПД трансмиссии трактора:
для колесных тракторов ηм
= 0,91...0,92; для гусеничных — ηм
— 0,86 ...0,88;
nн
- номинальная частота вращения коленчатого вала двигателя, об/сек (табл. П. 1.1);
rk
- радиус качения ведущего колеса трактора, м;
G - эксплуатационный вес трактора, кН (табл. П. 1.1);
f — коэффициент сопротивления качению трактора (табл. П. 1.7);
i - величина подъема в сотых долях.
Значение силы Ркрзг
можно определить по упрощенной формуле, используя данные табл. (П. 1.3.)
Ркр.зг=Рк'-КNP
- Nвом
-Рf
- Ра
,(3.11)
где Рк
' - касательная сила тяги без учета передачи части мощности двигателя трактора через ВОМ, кН (табл. П.1.3);
KNP
- коэффициент пропорциональности между силой тяги Рпр
, утраченной трактором за счет передачи части мощности двигателя через ВОМ (табл. П. 1.3);
Nвом
- потребная мощность для привода механизмов с.-х. машин, кВт;
Pf- сила сопротивления качению трактора, кН (табл. П. 1.3);
Рα
- сила сопротивления движению трактора на подъем, кН.
Сравнить соответствующие значения Ркрзг
и Ркр
.μ
, выбрать из каждой сравниваемой пары меньшее значение, которое и будет Ркр
для соответствующей передачи.
Определить тяговое сопротивление машины:
RM
= KM
*b + GM
i/100,(3.12)
где RM
- тяговое сопротивление машины, кН;
Км
- удельное тяговое сопротивление машины, кН/м (табл. П.1.6); b - конструктивная ширина захвата машины, м (табл. П. 1.5); GM
- вес машины, кН (табл. П. 1.5); i - уклон местности, %.
Определить коэффициент использования тягового усилия трактора:
ηи= Rм (3.13)
Выбрать основную передачу трактора.
Ниже приводится пример тягового расчета и обоснование режима работы одно машинного тягово-приводного агрегата для обработки междурядий посевов сахарной свеклы, состоящего из трактора МТЗ-80 и культиватора КФ-5,4.
1.Тип с.-х. операции - обработка междурядий посевов сахарной свеклы; агротехнические требования к с.-х. операции приведены в подразделе 3.2.
2.Состав МТА - трактор МТЗ-80, культиватор КФ-5,4.
3.Установить диапазон скоростей движения агрегата, при котором качество работы будет наилучшим. Рабочая скорость агрегата при работе трактора МТЗ-80 с культиватором КФ-5,4 не более 8 км/ч (табл. П. 1.5).
4. Определить передачи, на которых может работать трактор в выбранном диапазоне скоростей. Этому условию удовлетворяют передачи: 5р; 4; 6р (табл. П. 1.2).
5. Определить силу тяги Р^ на крюке трактора для выбранных передач. Значение силы Р^, определяется из сравнения силы Ркрлг
тяги трактора при рациональной загрузке двигателя и значения силы Ркр(1
, допустимой по сцеплению движителей трактора с почвой:
Ркр.зг<Ркрμ=>Ркр=Ркр.зг
Ркр.зг > Ркрμ=>Ркр=Ркр.μ
где Ркр.зг - сила тяги трактора на горизонтальном участке поля при условии рациональной загрузки двигателя, кН;
Ркрμ - сила тяги трактора на горизонтальном участке поля, значение которой допустимо по сцеплению движителей с почвой, кН;
Ркр. - сила тяги на крюке трактора, кН.
Значение силы Ркр.μ определяется по табл. П. 1.3 работы агрегата на подготовленный под посев почве Ркр.μ = 11 ,ЗкН.
Значение силы Ркр.зг можно определить по упрощенной формуле, используя данные табл. П. 1.3.
Ркрзг = Рк'-
Knp -Nbom- Pf- Pa
,
где Рк
' - касательная сила тяги без учета передачи части мощности двигателя трактора через ВОМ, кН;
КNP - коэффициент пропорциональности;
NB
0
M
- потребная мощность для привода культиватора, кВт;
Pf
- сила сопротивления качению трактора, кН;
Ра
- сила сопротивления движению трактора на подъем, кН.
Из табл. П. 1.3
имеем:
Р'К5
р = 24,9 кН; РК4
= 22,ЗкН; Р'К6Р
= 21,3 кН; KNP
5
P
= 0,444; KNP
4
= 0,399; KNP
6
P
= 0,380; NB
0
M
= 25 кВт (по заданию); Pf
= 6,0 кН; Ра
= 0,95 кН.
Тогда:
Ркр
.зг5Р = 24,9-0,444*25-6,0-0,95 = 6,85 кН;
РК
р.ЗГ
4 = 22,3-0,399-25-6,0-0,95 = 5,38 кН;
Ркр.згбР = 21,3-0,380-25-6,0-0,95 = 4,85 кН.
Сравнивая соответствующие значения Ркр.зг с Ркр.μ (табл. П. 1.3)
и выбрав меньшее каждой из этих пар, имеем:
Ркр
.5Р
= 6,85кН; Ркр4
= 5,38 кН; Ркр6р = 4,85 кН.
6. Определить тяговое сопротивление культиватора:
RM
= KM
-b + GM
-i/100,
где RM
- тяговое сопротивление машины, кН;
b - конструктивная ширина захвата машины, м;
Км
- удельное сопротивление машины, кН/м;
GM
- вес машины, кН;
i - уклон местности, %.
Из табл. П. 1.5
имеем: b = 5,4 м; GM
= 11 кН.
В соответствии с исходными данными: Км
= 1,0 кН/м, но так как культиватор навесной
(К„ = 0,8), то Км
= 0,8 кН/м; i = 3%.
Тогда:
RM
= 0,8*5,4 + 11*0,03 = 4,65 кН.
7. Определить коэффициент использования силы тяги трактора и основную рабочую передачу:
ηи5р = 4,65 = 0,68 ηи4р = 4,65 = 0,86 ηи6р = 4,65 = 0,9
6,85 5,38 4,85
Оптимальное значение [ ηи
] = 0,93 (табл. П.1.2).
Из рассчитанных значений ηи наиболее близко к [ηи], но не превышает его ηи4 = 0,86, следовательно для заданных условий работы трактор МТЗ-80 с культиватором КФ-5,4 должен работать на 4-ой передаче. Дальнейшие расчеты будут выполняться для этой передачи.
3.4 Выбор и обоснование способа движения агрегата на загоне, подготовка поля и агрегата к работе
В этом подразделе расчетно-пояснительной записки курсового проекта необходимо:
- выбрать и обосновать способ движения агрегата на загоне;
- начертить схему поля с указанием способа движения МТА и схему подготовки рабочего участка к работе;
- рассчитать ширину поворотной полосы и размеры загонов;
- рассчитать и указать на схеме поля места технологических остановок агрегата для заправки сеялок семенами, удобрениями, разгрузки комбайнов;
- описать порядок подготовки поля и основного агрегата к работе;
- начертить схему скомплектованного МТА с указанием на ней и обозначением значений рабочей ширины захвата Ь, кинематической длины 1к
, кинематической длины трактора 1т
, колеи трактора В.
При выборе способа движения МТА необходимо учитывать тип с.-х. операции, форму поля, длину гона. Выбранный способ движения должен обеспечивать получение наивысшей производительности и эффективности работы агрегата, а также обязательное соблюдение требований агротехники и передовой технологии механизированных работ. Способы движения МТА подразделяются на гоновые, круговые и диагональные (схемы этих способов движения представлены в учебных пособиях).
Расчет ширины поворотной полосы (Е)
Размер поворотной полосы зависит от состава агрегата и вида поворота. Прежде всего, необходимо выяснить, какой совершается поворот: петлевой или беспетлевой.
Минимальная ширина Emin
поворотной полосы определяется следующим образом:
-при петлевых поворотах (грушевидном или восьмеркообразном):
Emin
= 3R + e,(3.31)
Emin
= 3-6.24+0.51=19.23,
где Emin
- минимальная ширина поворотной полосы, м;
R - радиус поворота агрегата, м;
е - длина выезда агрегата, м. Радиус поворота агрегата определяется по формуле:
R=KR
B
R1.3-4.8=6.24(3.32)
где R - радиус поворота агрегата, м;
KR
- коэффициент для оценки радиуса поворота (табл. П.1.12);
В - конструктивная ширина захвата агрегата, м.
Ширина захвата разбрасывателей удобрений и опыливателей ядохимикатами значительно превышает их кинематическую ширину, поэтому для таких агрегатов радиус поворота определяется по соотношению:
R = 3dK
.
R=3-4.8=14.4(3.33)
где bM
= dK
- кинематическая ширина агрегата, т.е. расстояние от продольной оси агрегата, проходящей через кинематический центр, до наиболее удаленных от нее точек агрегата, м (табл. П. 1.5).
Рассчитанный радиус R поворота агрегата сравнить с минимальным радиусом Rmin поворота колесного трактора (табл. П. 1.11)
и выбрать из них большее значение.
Определить длину выезда агрегата е.
Для случаев, когда во время разворота агрегата рабочие органы машины не переводятся в нерабочее положение (например, при бороновании, прикатывании, дисковом лущении и т.д.), значение длины выезда агрегата определится из выражения:
е=0,5lк
,(3.34)
где 1к
- кинематическая длина агрегата, м (табл. П. 1.5).
В остальных случаях начало поворота агрегата возможно только при отключенных рабочих органов и после того, как задний рабочий орган последней машины агрегата пересечет контрольную линию, разделяющую рабочий участок и поворотную полосу.
Тогда е = 1к
.
Определить кинематическую длину 1к
агрегата:
1К
= 1Т
+ 1М
+ 1СЦ
,(3.35)
где 1Т
, 1м
, 1сц
- кинематическая длина, соответственно:
трактора, сельхозмашины, сцепки, м (табл. П. 1.1, П. 1.5, П. 1.4).
Определить рабочую ширину захвата агрегата:
Вр
= В-ß,
Вр
= 4-1=3, (3.36)
где ß - коэффициент использования конструктивной ширины захвата (табл. П. 1.9).
Ширина Е поворотной полосы выбирается такой, чтобы ее значение было бы не менее Emin
и кратным рабочей ширине Вр
захвата того агрегата. Поэтому полученное значение Emin
необходимо разделить на значение рабочей ширины Вр
захвата агрегата и полученный результат округлить до целого числа в сторону увеличения. Тогда:
Е = nп
Вр
,
E=2-3=6(3.37)
где Е - уточненная ширина поворотной полосы, м;
nп
- минимальное число проходов агрегата, необходимое для обработки поворотной полосы.
Определить среднюю рабочую длину гона.
Для гоновых способов движения:
LP
=L - 2E,
LP
=1400—2-6=1388(3.38)
где Lp
- рабочая длина гона, м;
L - длина участка (гона), м.
Расчет оптимальной ширины загонов
Определить ширину загона (для диагонального и челночного способов движения этот пункт не рассчитывать).
Сначала рассчитывается значение оптимальной ширины загона Сопт
. Расчет производится по формулам, помещенным в табл. П. 1.21
.
Действительное (уточненное) значение ширины С загона должно быть не меньше Сопт
и кратно двойной ширине прохода агрегата, поэтому полученное при расчете значение Сопт
необходимо разделить на значение удвоенной рабочей ширины захвата 2ВР
агрегата и результат округлить до целого числа в сторону увеличения. Тогда:
С = nкр * 2Вр
,(3.41)
где С - уточненная ширина загона, м;
nкр
- число двойных проходов агрегата (кругов), необходимое для обработки загона шириной С.
Определить среднюю длину холостого хода £х
, пользуясь формулами, помещенными в табл. П. 1.22.
Определить коэффициент рабочих ходов(3.42)

Где φ – коэффициент рабочих ходов.
Расчет расстояний между технологическими остановками
В зависимости от вида с.-х. операции необходимо выполнить расчеты, связанные со специфическими особенностями технологии выполнения операции (посевные и посадочные МТА, агрегаты для внесения удобрений, ядохимикатов и гербицидов, уборочные, транспортные и т.д.)
Длина пути Sc
, на протяжении которого опорожняется ящик сеялки, и число проходов Пс от одной засыпки семян до другой находятся по формулам:
Sс= 8500Vя
Qн* Вр
Sс= 8500-3200 =2158730
3*4.2 (3.43,
nc= Sc
Lр
nc= 2158730 =1541
1400 (3.44)
где Vя- вместимость семенного ящика, кг; (табл. П. 1.19);
Qн - Н — норма высева семян, кг/га;
Вр
- рабочая ширина захвата посевного агрегата, м;
Lp
- рабочая длина гона, м.
Минимальный радиус поворота колесного трактора Rmin
= 3,5м (табл. П. 1.11
). Радиус поворота не ограничивается Rmin
, так как R > Rmin
. Отсюда R = 4,9m.
На конце гона агрегат совершает петлевой поворот, так как выполняется условие Вр
< 2R или 5,4< 2*4,9.
Тогда минимальная ширина Е minповоротной полосы определится по формуле:
Emin
= 3R + е,
Emin
= 3*6.24+ 0.51= 19.23 м.
Число проходов агрегата при обработке им поворотной полосы:
 
Принимаю 7 прохода.
Уточненная ширина поворотной полосы Е равна:
Е = 4-5,4 = 21,6 м.
Итак, культиваторный агрегат способен развернуться на поворотной полосе равной 21,6м, то есть такой же, какой она была при посеве. Определяем среднюю рабочую длину гона по формуле:
Lp
= L-2E;
Lp
= 1000 - 2-21,6 = 956,8 м » 957 м.
Определяем среднюю длину холостого хода 1х
по формуле (табл. П. 1.22)
Lх
= 6R + 2E;
1Х
= 6 * 6.24 + 2 * 6 = 49 м
Подготовка поля к работе агрегата
Подготовка поля к работе МТА включает проведение следующих операций:
- осмотреть поле и устранить препятствия, которые могут помешать движению агрегата и работе механизмов;
- неустранимые препятствия оградить или возле них установить предупредительные знаки;
- направление движения - вдоль рядков. Способ движения - челночный;
- обозначить вешками междурядья для первого заезда агрегата с учетом того, что агрегат должен обрабатывать почву в междурядьях по следу посевного агрегата и в том же направлении;
- стыковые междурядья при посеве должны быть стыковыми и при обработке междурядий;
- поворотные полосы при обработке междурядий с.-х. культур не выделяются, так как они уже были образованы при выполнении посева.
Подготовка агрегата к работе
Подготовка агрегата к работе включает следующие операции:
- подготовку к работе трактора (проведение ежесменного или планового ТО, подготовку механизма навески, установку колес на заданную ширину колеи трактора 1800 мм и др.);
- подготовку к работе картофелекопалку (проверить комплектность, исправность и техническое состояние, регулировку и настройку рабочих органов, смазку трущихся сопряжений, устранить выявленные неисправности);
- проверить давление воздуха в шинах трактора (оно должно быть в шинах передних колес 0,17 МПа, а в задних - 0,23 МПа);
- составить МТА в натуре (навесить культиватор на трактор и соединить его с ВОМ трактора);
- выполнить на регулировочной площадке регулировки культиватора (установить рабочие органы на заданную ширину междурядий и глубину обработки);
- опробовать агрегат на холостом ходу и при работе непосредственно в поле с выполнением технологических регулировок.
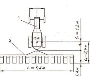
Схема картофелекопалки агрегата представлена на рис. 3.4. ат
= 1,2... 1,8 м

Рис. Схема агрегата: 1- трактор МТЗ-82.2; 2- картофелесажалка КСМ-6
Организация работы агрегата на
загоне
Ориентируясь по вешке, установить агрегат в рабочее положение на линии первого прохода таким образом, чтобы рабочие органы находились на границе между поворотной полосой и рабочей частью участка. Включить ВОМ трактора и сделать пробный проезд вдоль междурядий на расстояние 20 ... 30 м. Окончательно отрегулировать рабочие органы культиватора на заданную глубину обработки и размер защитных зон. После устранения выявленных недостатков продолжать движение на четвертой передаче трактора при полной подаче топлива.
Развороты на концах гона следует выполнять на пониженном скоростном режиме. При работе нужно следить, чтобы стыковое междурядье не попало между рабочими секциями культиватора.
Рабочие органы культиватора поднимать в транспортное положение в момент прохождения границы поворотной полосы.
Возможен как индивидуальный, так и групповой способ работы агрегатов.
Своевременно очищать рабочие органы культиватора специальным чистиком.
Поворотные полосы обрабатывать в последнюю очередь.
В течение смены работы агрегата на загоне периодически осуществлять контроль качества выполняемой с.-х. операции.
3.5 Расчет эксплуатационных затрат при работе МТА
Работа сельскохозяйственных машинных агрегатов сопровождается эксплуатационными затратами труда (трактористов-машинистов и вспомогательного персонала), механической энергии (двигателей тракторов, самоходных и стационарных машин), эксплуатационных материалов, а также денежных средств.
Расчет удельных эксплуатационных (денежных) затрат на использование машинных агрегатов, отнесенных к единице выполненной работы, произведен в экономической части курсового проекта, а методика расчета остальных показателей приведена ниже.
1
. Затраты труда на единицу выполненной работы Нга
(чел.-ч/га,чел.-ч/т, чел.-ч/т-км) представляют собой отношение числа тр
рабочих(механизаторов и вспомогательного персонала), обслуживающих агрегат, к часовой производительности агрегата W, то есть:
Hга= mр (3.47)
W
где mр
- число механизаторов и вспомогательных рабочих, обслуживающих агрегат, чел.;
W - часовая техническая производительность агрегата, га/ч. Затраты труда на 1т произведенной с.-х. продукции:

(3.48)
где Нт
- затраты труда на 1т произведенной с.-х. продукции, чел.-ч/т;
U - урожайность с.-х. культур, т/га.
2.
Затраты механической энергии на единицу выполненной работы А0
(кВт-ч/га) представляют собой отношение крюковой мощности трактора на рабочей передаче NKp
(кВт) к часовой производительности агрегата W(га/ч), то есть:

(3.49)
3
. Норма расхода топлива на единицу выполненной агрегатом работы gга (кг/га, кг/т, кг/т-км) представляет собой отношение количества израсходованного за смену работы агрегата топлива GTCM
(кг/см) к сменной производительности агрегата WCM
, то есть производительности агрегата (3.50)

gга = Gтсм
Wcм
где Gp
, Gx
, G0
- значения часового расхода топлива, соответственно при рабочем ходе, на холостых поворотах и во время остановок агрегата с работающим двигателем, кг/ч
Тр
, Тх
, Т0
- соответственно за смену рабочее время, общее время на холостые повороты агрегата и время на остановки агрегата, ч.
Зная погектарный расход топлива gra
(кг/га), можно определить расход топлива на весь объем работ Gs
= gra
*S (кг), а также общий расход топлива, потребного для обработки всего участка с учетом холостых переездов, G0
= Gs
+ 0,05Gs
(кг).
Расход смазочных масел и пускового бензина принимается в процентном отношении к расходу основного топлива G0
(табл. П. 1,27).
Так как все эксплуатационные затраты относятся на единицу выполненной МТА работы, то, прежде чем определить величину этих затрат, необходимо определить показатели использования основного МТА - часовую и сменную техническую производительность агрегата.
Ниже приводится методика расчета эксплуатационных затрат по агрегату для обработки междурядий посевов сахарной свеклы.
Техническая часовая производительность агрегата рассчитывается по формуле:
(3.51)
где т - коэффициент использования времени смены, который можно рассчитывать или принять для определенных условий работы (табл. П. 1.24).
Техническая сменная производительность агрегата определяется по формуле:
WCM
= W*TCM
,(3.52)
где Тсм
- нормативное время смены, ч; Тсм
= 7ч.
Коэффициент использования времени смены определяется по формуле:
(3.53)
где Тр
- чистое рабочее время смены, ч.
Определяем время цикла, т.е. продолжительности времени на совершение агрегатом двух рабочих ходов и двух поворотов:
 (3 54)
где tu
- время цикла, ч;
Vp
- рабочая скорость движения агрегата, км/ч;
Vx
- скорость движения агрегата при поворотах, км/ч.
Трактор МТЗ-82.2 на третей передаче движется со скоростью Vp
= 6.54 км/ч (табл. П. 1.2).
Значение Vx
= 2км/ч, так как трактор работает с навесной машиной. Тогда:

Определяем число циклов за смену по формуле:
nц= (Тсм -Тпз – Тотл –Тпер –Тто)* tц (3.55)
где nц
- число циклов работы агрегата за смену;
Тсм
- нормативная продолжительность смены, ч;
Тпз
- затраты времени на выполнение подготовительно-заключительных работ, ч;
Тотл
- затраты времени на перерывы на отдых и личные надобности, ч;
Тпер
- затраты времени на внутрисменные переезды, ч;
Тто
- продолжительность простоя агрегата в течение смены при технологическом обслуживании, ч.
Принимаем Тсм
= 7ч; Тпер
= 0; Тотл
=0,5 ч.
Тт
= 0,55 + Тето
,(3.56)
где 0,55 - нормативные суммарные затраты времени на переезды в начале и в конце смены, получение наряда и сдачу работы, ч;
Тето
- затраты времени на проведение ежесменного технического обслуживания трактора и культиватора, ч.
Значение Тето
для трактора составляет 0,30 ч, культиватора 0,23 ч, (табл. П. 1.23).
Тогда:
Тет0
= 0,55 + 0,30 + 0,23 = 1,08 ч.
Значение Тт0
определяется из выражения:
Тто=Тсм*tо (3.57)
где t0
- продолжительность остановок, приходящаяся на один час смены, ч. Принимаем значение t0
= 0,1 ч. Тогда:
Тт0
= 7*0,1= 0,7 ч.

Определяем действительную продолжительность смены:
Тсм.д=tц*nц+ТпзТотл+Тпер+Тто (3.58)
где Тсм
.д. - действительная продолжительность смены, ч.
Тсм
.д
. = 0,46*1 + 1,08 + 0,5 + 0,7 = 1.7 ч.
Определяем затраты времени на совершение агрегатом холостых поворотов в течение смены:
(3.59)
где Тх
- затраты времени на совершение агрегатом холостых поворотов в течение смены, ч.

Определяем продолжительность рабочего времени агрегата за смену:
(3.60)
где Тр
- продолжительность рабочего времени агрегата за смену, ч.

Определяем коэффициент использования времени смены:

Определяем часовую техническую производительность агрегата:

W = 0,1*4.2*6.54*2.7=7.4 га/ч.
Определяем сменную техническую производительность агрегата:
Wcм=W*Тсм
WCM
= 7.4*7=51.8 га/см.
Определяем затраты труда:
Определяем затраты труда:


Определяем затраты механической энергии:

Определяем массовый расход топлива на единицу выполненной агрегатом работы (погектарный расход):

Значения Gp
= 11,0 кг/ч; Gx
= 8,0 кг/ч; G0
= 1,4 кг/ч.(табл. П. 1.26).
Значение Т0
определится по формуле:
Т0
= 0,5Тето
+ Тотл
+ Тто
,(3.61)
Т0
= 0,5*1.08 + 0,50 + 0,70 = 1,74 ч.

Определяем расход топлива на весь объем работ:
Gs
= gr
a*S;
Gs
= 1.10*150 =165 кг.
Расход топлива с учетом холостых переездов:
G0
= Gs
+ 0,05GS
;
G0
= 165+ 0,05*165*150 кг.
Определяем расход смазочных масел и пускового бензина для обработки всего поля:
а)дизельное масло:
G;
дM
.= 165-0,05 = 8.25 кг.
б)автотракторное масло:
Gавт= 165-0,019 = 3,13 кг.
в)солидол:
G с= 165-0,0025 = 0,41 кг.
г)пусковой бензин:
Gпб= 165-0,01 = 1,65 кг.
3.6 Контроль качества выполнения технологической операции
Контроль качества предусматривает проверку показателей, перечисленных ранее в подразделе 3.2. Контроль качества работы производит обычно сам механизатор и агроном производственного подразделения.
Замеры глубины обработки следует выполнять на предварительно выровненной поверхности почвы с помощью линейки на трех-четырех площадках по диагонали поля. Длина площадки составляет 10...20 м вдоль рядков картофеля, а ширина 5,4 м. Замеры необходимо выполнить за каждой секцией картофелесажалки в трехкратной повторности.
Фактическую ширину защитной зоны следует замерять линейкой в 5 местах на 12 рядках картофеля по диагонали поля.
Качество крошения почвы и подрезания сорняков в междурядьях определять визуально, осмотром поля по диагонали.
Наличие поврежденных растений свеклы устанавливают путем осмотра поля по диагонали в трех местах на двухметровых отрезках в 12 рядках.
Различают текущий и приемочный контроль.
Текущий контроль производится в начале и во время смены трактористом-машинистом, агрономом и он является основным и обязательным видом контроля, так как легче предупредить, чем устранить брак в работе. Приемочный контроль выполняет агроном или бригадир после окончания смены и при этом учитываются результаты текущего контроля.
Сейчас принята разработанная Всесоюзным институтом механизации (ВИМ) девятибалльная система оценки качества работ:
8... 9- отлично,
6... 7- хорошо,
4.. .5 - удовлетворительно,
менее 4 - неудовлетворительно.
Результаты балльной оценки вносят в учетный лист тракториста-машиниста, что в дальнейшем влияет на его оплату за выполненную работу.
При коллективном, арендном, семейном подрядах, в фермерских хозяйствах качество работы оценивает сам исполнитель, осуществляя текущий контроль.
В настоящее время в хозяйствах применяются в основном визуальные методы оценки работы или с помощью простейших приборов (линейка, бороздомер, весы и т.д.).
Сейчас разрабатываются и уже внедряются в производство приборы, осуществляющие в производственных условиях контроль, а при необходимости и автоматическое регулирование глубины хода рабочих органов, ширины захвата и прямолинейности движения, заполнения и опорожнения емкостей.
Они фиксируют забивание, засорение и залипание рабочих органов и предназначены для постоянной установки на агрегатах. В операционно-технологической карте в краткой форме необходимо указать перечень показателей, их номинальное значение и допустимые отклонения, метод и повторность замеров, исполнителей.
3.7 Охрана труда и противопожарные мероприятия при выполнении технологической операции
Основные мероприятия по охране труда и противопожарной защите указываются применительно к выполняемой операции и в краткой форме. Вопросы обеспечения безопасности дорожного движения отражаются при разработке транспортных операций, операций, связанных с перегоном с.-х. техники по дорогам в случае доставки ее с одного места (поля) на другое. При этом необходимо использовать соответствующие стандарты, инструкции (руководства) предприятий-изготовителей, правила эксплуатации и другие нормативно-технические документы, содержащие требования безопасности к выполненным работам, применяемой технике.
За основу следует взять стандарты безопасности труда (ССБТ).
При работе агрегата на обработке междурядий посевов сахарной свеклы на загоне необходимо соблюдать следующие правила по охране труда:
1.Не работать на неисправном тракторе или культиваторе.
2.Не выполнять очистку рабочих органов или их регулировку при работающем двигателе трактора или во время движения агрегата.
3.Все вращающиеся органы культиватора должны быть закрыты предохранительными кожухами или щитками.
4.Одежда механизатора должна быть подогнана, заправлена.
5.При появлении неисправности агрегат должен быть остановлен дх устранения неисправности.
3.8 Вопросы экологии
Основные мероприятия по охране окружающей среды при выполнении: с.-х. операции также следует указать в краткой форме, конкретно, используя рекомендуемую литературу и другие источники.
В целях охраны природы при выполнении культивации междурядий; посевов сахарной свеклы необходимо:
1.Не допускать загрязнения природной среды нефтепродуктами при заправке машин и проведении ТО, отработавшими газами с повышенным содержанием вредных веществ (соблюдать ОСТ-23.1.440; ОСТ-23.1.441-76).
2.Не допускать мойку, очистку рабочих органов культиватора от почвы и сорняков в реках, водоемах и других источниках.
3.Не допускать повреждения и порчи лесонасаждений при работе МТА на полях, полезащитных лесных полос, декоративных кустарников и др.
4.Выполнять необходимые мероприятия по обеспечению хорошего технического состояния тракторов и с.-х. машин.
5.Применять средства снижения загазованности воздуха. Результаты расчетов, выполненных в технологической части проекта, сводятся в операционно-технологическую карту.
На карте, выполняемой на чертежной бумаге формата А1, в сжатой форме отражают все этапы и основные правила проведения с.-х. операции: условия выполнения и агротехнические требования, состав агрегата, подготовку агрегата и поля к работе, способ движения агрегата и его работу в загоне, эксплуатационные показатели агрегата, контроль качества с.-х. операции, мероприятия по охране труда и окружающей среды при выполнении с.-х. операции.
Кроме того, на карте вычерчивают схемы поля, агрегата в плане, схему подготовки поля к работе агрегата и способа движения агрегата на загоне, схема контроля качества операции.
4. Экономическая часть
4.1 Определение себестоимости 1 га выполненной работы
Удельные эксплуатационные (денежные) затраты S0
на использование машинных агрегатов, отнесенные к единице выполненной работы, включают сумму амортизационных отчислений по всем элементам агрегата SSa
, сумму затрат на текущий ремонт и техническое обслуживание (включая хранение) по всем элементам агрегата £SpTX
, затраты на основное и пусковое топливо и смазочные материалы SICM
, затраты на заработную плату механизаторам и вспомогательным рабочим, обслуживающим агрегат S3
n
, затраты на вспомогательные работы (подвоз топлива, воды, семян, отвоз урожая и массы от комбайнов и др.) SB
. Таким образом:
S
о=
S
а +
S
ртх +
S
гсм +
S
зп +
S
в
,(4.1)
Ниже дана методика расчета эксплуатационных затрат на примере сельскохозяйственной операции - обработки междурядий посевов сахарной свеклы.
Исходные данные
. Обработка междурядий посевов сахарной свеклы на площади S = 50 га, состав агрегата - трактор МТЗ-80, культиватор фрезерный КФ-5,4. Норма выработки WCM
= 18,8 га/см, норма расхода топлива g = 2,84 кг/га. Работу выполняет тракторист-машинист второго класса. Место работы: хозяйство в Краснодарском крае.
4.1.1 Расчет амортизационных отчислений по агрегату
Амортизационные отчисления по агрегату ZSa
на реновацию и капитальный ремонт (стоимость агрегата, переносимая на готовый продукт) определяется как сумма:
S = Sат +Sасц +Sам*nм(4.2)
картофель сельскохозяйственный трактор топливный
где SaT
, Sacu
, SaM
- амортизационные отчисления (руб./га) трактора, сцепки, сельскохозяйственной машины;
пм
- количество машин в агрегате, шт.
Агрегат состоит из трактора и одной с.-х. машины, сцепка отсутствует и тогда формула (4.2) приобретает вид:
Sа = Sат +Sам
Амортизационные отчисления на реновацию и капитальный ремонт трактора определяются по формуле:
Sат= (а1 + а2 ) Цет
100Тг * Wч(4.3)
где а,1 а2 - нормы годовых амортизационных отчислении, соответственно, на реновацию и капитальный ремонт трактора
Цет
- условная цена трактора с НДС с учетом предпродажной наценки (5%), руб.;
Тг
- количество часов работы трактора в течение года
W4
- часовая техническая производительность агрегата, га/ч.
Выбираем данные из таблиц приложений.
а1 = 10;
а2 = 5,0;
Цет
= 310000-1,05 = 465000руб.;
Тг
= 1200ч; W4
= 2,52ra/4.
Тогда:
Sат = (10 + 5).465000
100-1200-2,52
Амортизационные отчисления на реновацию культиватора КФ-5,4 определяется по формуле:
Sам = а1 * Цем (4,4)
100 *Тг *Wч
где а1- норма годовых амортизационных отчислений на реновацию с.-х. машин
Цем ~ условная цена культиватора КФ-5,4 с НДС с учетом предпродажной наценки (5%), руб.
Тг
- нормативная годовая загрузка культиватора, ч.
Выбираем данные из таблиц приложений:
а' = 14,2;
Цем
= 160200-1,05 = 168210 руб.;
Тг
= 210ч; W4
= 2,52га/ч .
Тогда:
Sам = 14,2 *168210 =67.7 руб/га
100 *140 *2,52
Амортизационные затраты по агрегату составят:
Sа =23.06+ 67.7 =90.76 ру/га
4.1.2 Расчет затрат на текущий ремонт и ТО по агрегату
Удельные затраты на текущий ремонт и техническое обслуживание, включая хранение, по всем элементам агрегата ESpTX
определяются как сумма:
Sртх = Sртх.т + Sртх.сц + Sртх.м *nм (4,5)
Sртх; Sртх.т Sртх.сц Sртх.м - расходы (руб./га) соответственно на текущий ремонт и ТО трактора, сцепки, одной с.-х. машины агрегата;
пм
- количество машин в агрегате, шт.
Для данного агрегата формула (4.5) примет вид:
Sртх = Sртх.т + Sртх.м
Расходы на текущий ремонт и ТО трактора определяются по формуле:
Sртх.м= ( ар + ато ) Цем (4,6)
100 Тг * Wч
где ар, ато - нормы годовых отчислений на текущий ремонт и ТО трактора.
Тогда для трактора МТЗ-80:
Sртх.т = 22 *465000 = 33.8 руб/га
100 *1200 *2,52
Расходы на текущий ремонт и ТО культиватора КФ-5,4 определяются по формуле:
Sртх.м= ( ар + ато ) Цем (4,7)
100 Тг * Wч
Где ар , ато -- нормы годовых отчислений на текущий ремонт и ТО с/х машины (табл.П. 1 30).
Тогда
Sртх.м = 16 *168200 = 109.6 руб/га
100 *140 *2,52
Sртх = 33.8 + 109.6 = 143.4 руб/га.
4.1.3 Расчет затрат на топливо и смазочные материалы
Удельные затраты STCM
на топливо и смазочные материалы определяют по формуле:
STCM
=gra
- Цкт,(4.8)
где gra
= 2,84 кг/га - погектарный расход топлива на данной работе (табл. 2.8).
Ц* =12 руб/кг - комплексная цена 1кг топлива для хозяйства, расположенного в Краснодарском крае (1пояс), эта цена включает расходы на основное и пусковое топливо, а также на смазочные материалы и дифференцируется по зонам (поясам) и маркам тракторов.
Тогда:
SICM
= 6.2-14.2 = 88.04руб/га.
4.1.4 Расчет затрат на заработную плату персоналу, обслуживающему МТА
Удельные затраты S3
n
на заработную плату персонала, обслуживающего агрегат, определяются по формуле:
 S
зп = (
S
оз +
S
доп )
wcм
где S03
- основная заработная плата трактористу-машинисту за сменную норму.
S03
=
nifiгде п, - число рабочих, обслуживающих МТА, чел.
Обслуживает агрегат один механизатор, т.е. ni = 1 чел.
fi - дневная тарифная ставка за сменную норму, руб.
Данная работа относится к 5-му тарифному разряду ставок II группы, оплата для сдельщиков по которой составляет 256 руб. 85 коп. за норму (табл. П. 1.32 и П. 1.34);
Sдоп
- надбавки (доплаты) за классность тракториста-машиниста, своевременность и высокое качество выполнения работ, стаж работы и другое в среднем составляют до 40% от Sra
. Стимулирование качества выполнения полевых механизированных работ имеет большое значение, поэтому рекомендуется применять в хозяйствах РФ дополнительную оплату в размерах 15...30% к основной при хорошей оценке качества полевых работ и 30.. .50% - при отличной оценке;
Тогда:
Sзп =(256.85+ 0,5 * 256.85) *1,385 = 1767.3 руб/га
51.8
На данной с.-х. операции затрат на вспомогательные работы SB
нет, тогда удельные эксплуатационные затраты денежных средств на единицу выполненной работы составят:
S0
= 109.6+143.4+88.04+1767.3 = 2108.3 руб/га .
Если в хозяйстве один и тот же вид работы можно выполнять различными по составу МТА, то, выполнив аналогичные расчеты путем сравнения полученных результатов, можно установить наиболее экономичный агрегат.
4.2 Мероприятия по снижению себестоимости механизированных полевых работ
В
данном подразделе расчетно-пояснительной записки необходимо изложить основные мероприятия, направленные на снижение себестоимости механизированных полевых работ: использование новых энергонасыщенных высокопроизводительных тракторов и с.-х. машин на полевых работах, перевыполнение сменных норм выработки, правильное агрегатирование с.-х. машин с тракторами с целью экономного расходования топлива и т.п.
Объем раздела 4 - 4.. .5 с. рукописного текста.
Список используемых источников
1. Астанин Л. П., Благосклонов К.Н. Охрана природы. - М.: Колос, 1984.
2. Барсуков А.Ф., Еленев А.В. Справочник по сельскохозяйственной технике.- М.: Колос, 1981.
3. Водолазов Н.К. Курсовое и дипломное проектирование по механизации сельского хозяйства. - М.: ВО «Агропромиздат», 1991.
4. Зангиев А.А. и др. Эксплуатация машинно-тракторного парка. - М.: Колос, 2003.
5. Донцов В.Б., Карабаницкий А.П., Якимов Ю.И. Методические указания к практическим занятиям по курсу «Эксплуатация машинно-тракторного парка». - Краснодар, 1992.
6. Иофинов С.А., Лышко Г.П., Хабатов Р.Ш. Курсовое и дипломное проектирование по эксплуатации МТП. - М.: ВО «Агропромиздат», 1989.
7. Иофинов С.А., Бабенко Э.П., Зуев Ю.А. Справочник по эксплуатации МТП. -М.: Агропромиздат, 1985.
8. Коренев Г.В. и др. Интенсивные технологии возделывания с.-х. культур. -М.: ВО «Агропромиздат», 1988.
9. Маслов Г.Г., Трубилин Е.И. Технология и правила производства механизированных полевых работ. - Краснодар, 1993.
10.Маслов Г.Г., Богус Ш.Н. Механизированные технологии возделывания и уборки с.-х. культур. - Майкоп, 1997.
11.Методическое руководство по организации оплаты труда работников предприятий сельского хозяйства. - М., 1994.
12.Орманджи К.С. и др. Оценка качества механизированных работ в полеводстве. - М.: Россельхозиздат, 1976.
13.Сисюкин Ю.М., Комарова М.К. Техническое обеспечение интенсивных технологий. - М.; Росагропромиздат, 1988.
14.Сборник нормативных материалов на работы, выполняемые машинно-технологическими станциями (МТС). - М.: ФГНУ, Росинформагротех, 2001.
15.Фортуна В.И., Миронюк С.К. Технология механизированных сельскохозяйственных работ. - М.: Агропромиздат, 1986.
16.Фере Н.Э. и др. Пособие по эксплуатации МТП. - М.: Колос, 1978.
17.Федеральный регистр технологий производства продукции растениеводства. Система технологий. - М.: Информагротех, 1999.
18.Ярмолкевич Г.Н. Технология механизированных работ. Методическое пособие по курсовому проектированию. - Сергиев Посад: ВАКЗО, 2002.
19.Приложение по технологической части для курсового проекта.
20.Пособие норм выработки тракторов и агрегатов.
|