"Система живлення ВАЗ -2121"
Савосін Олександр Юрійович
Зміст
АНОТАЦІЯ
ПЕРЕДМОВА
1. ТЕХНІКО-ЕКОНОМІЧНЕ ОБҐРУНТУВАННЯ
2. БУДОВА ТА ПРИНЦИП ДІЇ
3. ТЕХНІЧНЕ ОБСЛУГОВУВАННЯ
4. РЕМОНТ ТА МЕТОДИ ВІДНОВЛЕННЯ
5. ПИТАННЯ МЕНЕДЖМЕНТУ ТА МАРКЕТИНГУ
6. ОХОРОНА ПРАЦІ
ДОДАТКИ
АНОТАЦІЯ
В даній курсовій роботі розглянуто будову та принцип дії, технічне обслуговування та ремонт система живлення автомобіля ВАЗ-2121. А також представлена технологічна карта ТО та таблиця неполадок, охорона праці та навколишнього середовища, міри безпеки які потрібно дотримуватися при ТО та ремонті, розрахунок силового балансу та повна технічна характеристика даного автомобіля.
Робота може використовуватися в навчальному закладі при вивчені предметів "Будова й експлуатація автомобілів", "Основи керування автомобілів", "Двигуни автомобілів і тракторів".
In course robot is considered the construction and principle of robot, as well as technical and repair of роwег System of a VAS - 2121. Also in this term paper is presented technical card maintenance and table of troubles, guard of labour and external ambience, safety which necessary to use at technical maintenance and repair, calculation of power balance and full technical feature of divined car.
Work can be used in educational institution at study a subject "Construction and usage of cars", "Bases of management cars", "Engines of cars and tractors".
ПЕРЕДМОВА
В нашій країні налічується декілька мільйонів власників автомобілів. Автомобіль Волзького автомобільного заводу користуються в населення досить великою популярністю. Перший автомобіль ВАЗ вийшов з конвеєра в 70-х роках. Це економічний, п'ятимісний, швидкохідний, комфортабельний та надійний автомобіль.
ВАЗ-2121 (рисунок 1.) — комфортабельний, бистрохідний, повнопривідний легковий автомобіль підвищеної прохідності, призначений для перевезення пасажирів й вантажу по дорогах із усіма видами покриття й ґрунтовим дорогам.
Конструкція автомобіля допускає можливість використовувати його при температурі повітря від мінус 40 °С до плюс 45 °С.
Прогресивна конструкція й застосування високоякісних мастил забезпечують надійний пуск двигуна при температурі до мінус 25 °С без пускового підігрівника. Якщо передбачається експлуатувати автомобіль при температурі нижче мінус 25 °С, то для надійного пуску двигуна автомобіль рекомендується зберігати в утепленому гаражі.

Рисунок 1- автомобіль ВАЗ-2121
Двоконтурна гальмова система із сигналізацією рівня гальмівної рідини в бачку й регулятор тиску в системі задніх гальмі відповідають сучасних вимогам безпеки, до конструкції легкового автомобіля. Вищі якості, надійність, довговічність й мінімальна трудомісткість обслуговування, закладені в автомобіль, багато в чому залежать від дотримання правил використання й обслуговування.
1. ТЕХНІКО – ЕКОНОМІЧНЕ ОБҐРУНТУВАННЯ
У цьому розділі я буду порівнювати систему живлення дизельних двигунів, систему впорскування палива "L-Jetronic” із карбюраторною системою живлення.
Система живлення дизелів має відповідати таким вимогам:
- Створювати високий тиск упорскування палива в циліндр;
- Дозувати порції палива відповідно до навантаження дизеля;
- Впорскувати паливо в камеру згорання в певний момент, протягом заданого проміжку часу і з певною інтенсивністю;
- Добре розпилювати й рівномірно розподіляти паливо по об'єму камери згорання;
- Забезпечувати початок упорскування й порції палива,
що подаються насосом, однаковими в усіх циліндрах;
- Надійно фільтрувати паливо перед його надходженням у насоси й форсунки.
Ці вимоги, зумовлені тим, що на процес сумішоутворення в дизелі підводиться масло часом (близько 0,001 с), тому дуже важливо розпилити паливо на найдрібніші краплинки й рівномірно розподілити їх по всьому об'єму повітря в камері згорання.
- Добре прокачуватися, забезпечуючи безперебійну роботу паливо подавальної апаратури (тобто мати оптимальну в'язкість, певні низькотемпературні властивості, не містити води й механічних домішок);
- Забезпечувати добре розпилювання, сумішоутворення й випаровування, а також швидке самозаймання, повне згорання та м'яку роботу без димлення, що залежить від його хімічного складу, який оцінюється метановим числом (показники займистості дизельного палива);
- Не спричинювати підвищеного нагаро- й лакоутворення на клапанах, поршневих кільцях, поршнях, закоксовування розпилювача й зависання його головки(схильність до нагаро- й лакоутворення дизельного палива залежить від його хімічного складу, в'язкості, а також умісту механічних домішок);
- Не спричинювати корозії резервуарів, баків та інших деталей двигуна ( корозійність палива залежить від умісту в ньому кислот, сірчистих сполук і води);
- Бути стабільним під час транспортування й зберігання.
В'язкість
- один із найважливіших показників якості дизельного палива. Від в'язкості залежать однорідність складу робочої суміші, розпилюванність і випарність палива в циліндрі, надійність та довговічність паливної апаратури.
До системи живлення дизеля входять:
- Паливний бак;
- Фільтр грубої та тонкої очистки палива;
- Паливо проводи;
- Паливний насос високого тиску;
- Усе режимний регулятор частоти обертання;
- Автоматична муфта випередження впорскування палива;
- Форсунка;
- Підкачувальні насоси.
До важливих експлуатаційних характеристик дизельного палива належать його низькотемпературні властивості, які характеризують рухливість палива за мінусових температур.
У дизельному паливі містяться парафінові вуглеводні, які за високої температури перебувають у розчиненому стані, а в разі зниження її викристалізовуються. Низькотемпературні властивості оцінюються температурами помутніння й застигання.
Висновок до системи живлення дизельним паливом:
Переваги дизеля:
* Вищий КПД;
* Екологічніший;
* Пожаробеспечніший;
* Розвиває більшу потужність на малих обертах.
Недоліки дизеля:
* Шумний;
* Велика вартість паливної апаратури;
* складніший у ремонті та обслуговуванні;
* гірші пускові властивості.
Система впорскування палива "L-Jetronic”

1-паливний бак; 2-паливний насос; 3-фільтр тонкої очищення палива; 4-розподільна лінія; 5-регулятор тиску палива в системі; 6-пускова унка; 7-підведення розрідження до регулятора тиску палива в системі; 8-форсунка упорскування; 9-блок циліндрів двигуна; 10-датчик температури охолоджувальної рідини; 11-термореле; 12-датчик-розподільник запалювання; 13-електричний блок керування; 14-блок реле; 15-вимикач запалювання; 16-витратомір повітря; 17-підведення повітря; 18-гвинт регулювання якості суміші на неодруженому ходу; 19-клапан додаткового повітря; 20-гвинт регулювання якості на холостому ходу; 21-вимикач положення дросельної заслінки; 22-висотний коректор.
Рисунок 2- Система впорскування палива "L-Jetronic”.
У нашій країні експлуатація багато автомобілів іноземного виробництва із системою впорскування палива (інжектором).
Застосування карбюраторів з електронним сумішоутворенням дає змогу:
* підвищувати оптимальний склад паливо повітряної суміші й оптимальне наповнення циліндрів на різних режимах роботи двигуна;
* збільшити паливну економічність і зменшити вміст шкідливих сполук у відпрацьованих газах;
* підвищити надійність системи живлення, а також полегшити обслуговування й діагностику.
Упорскування дає змогу використовувати більше перекриття клапанів для кращого продування камери згоряння чистим повітрям, а не сумішшю.
"
L-Jetronic”. - це керована електронікою система багато точкового (розподіленого) переривчастого впорскування палива. Головні відмінності цієї системи:
- немає дозатора-розподільника й регулятора керуючого тиску - усі форсунки (пускова й робочі) з електромагнітним керуванням;
- істотно змінено витратомір повітря;
- тиск палива в системі приблизно вдвоє менший;
- може не бути нагромаджувача (гідроакумулятора).
"
L-Jetronic” - найдосконаліша система, оскільки підвищує економічність і поліпшує динаміку автомобіля, знижує токсичність відпрацьованих газів.
Принцип дії:
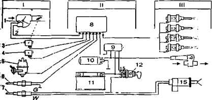
електричний паливний насос (дивись рисунок 3) забирає паливо з бака і подає його під тиском 0.25 Мпа крізь фільтр тонкої очистки до розподільної лінії, яка шлангами сполучається з робочими форсунками циліндрів. Установлений з торця розподільної лінії регулятор тиску палива в системі підтримує постійний тиск упорскування, а також здійснює зливання зайвого палива в бак, що забезпечує циркуляцію палива в системі й запобігає утворенню парових пробок.

1- пристрій вхідних параметрів ( датчик температури всмоктуваного повітря); 2-витратомір повітря; 3 — вимикач положення дросельної заслінки; 4 — висотним коректор; 5— датчик-розподільник запалювання; 6 — датчик температури охолодної рідини; 7— термореле; // — пристрій керування й забезпечення (електронний блок керування); 9 — блок реле; 10 — паливний насос; 11 — акумуляторна батарея; 12-вимикач запалювання); /// — пристрій вихідних параметрів; ІЗ — робочі форсунки; 14 — клапан додаткового повітря; 15 — пускова форсунка.
Рисунок 3 - Функціональна схема керування системою впорскування палива "L-Jetronic”
Висновок по системі карбюраторів:
Переваги карбюратора
- прийомистість;'
- тихій у роботі;
- має більшу літрову потужність;
- простіший в обслуговуванні;
- дешевший у виготовлені.
Недоліки карбюратора
- більша ефективна витрата палива;
- менший КПД;
- більш економічно небезпечний.
2. БУДОВА ТА ПРИНЦИП ДІЇ
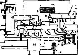
Система живлення ( рисунок 4) ВАЗ-2121 призначена для зберігання палива, очищення палива та повітря, приготування горючої суміші, підводу її у циліндри, і виводу відпрацьованих газів.

1-паливо підкачуючий насос; 2-карбюратор; 3-паливний бак; 4-глушник; 5-фільтра; 6-паливопровід.
Рисунок 4- Система живлення ВАЗ-2121
Система живлення ВАЗ-2121 складається:
• паливо-підкачуючий насос
• паливний бак
• карбюратор
• паливо провід (трубки та шланги)
• повітряний фільтр
• фільтри для очищування палива
Паливо-підкачувальний насос
( рисунок 5) -
діафрагментного типу, з механічним приводом; установлений на лівій стороні блоку циліндрів, закріплений на двох шпильках через теплоізоляційну проставку і регулювальні прокладки; постачена важелем ручного підкачування палива. Привід паливного насоса здійснюється від ексцентрика валика приводу масляного насоса й розподільника запалювання через штовхач.

1-сідло випускного клапану; 2-випускний клапан з пружиною;-3-верхня частина паливного насосу; 4-фільтр; 5-нагнітальний патрубок; 6-гвинт; 7-кришка насосу; 8 всасувальний патрубок; 9-сідло впускного клапана; 10-впускний клапан з пружиною; 11-верхня тарілка діафрагми; 12-внутрішня прокладка; 13-працюючі діафрагми; 14-дистанційна прокладка; 15-нижня діафрагма; 16-шток з пружиною; 17-нижній корпус паливного насосу; 18 важіль ручної підкачки зі зворотною пружиною;-19-балансир.
Рисунок 5- Паливо - підкачувальний насос
.
Насос складається з:
нижнього корпуса (рисунок 6) з важелями приводу, верхнього корпуса із клапанами і патрубками, діафрагментного вузла й кришки. Діафрагменний вузол має три діафрагми: два верхні робітники для подачі палива, одну нижню запобіжну, працюючою в контакті з картерною олією і влучення палива в картер двигуна при ушкодженні робочих діафрагм. Між робітниками і запобіжної діафрагмами встановлені дистанційні зовнішня й внутрішня прокладки. Зовнішня прокладка має отвір для виходу палива назовні при ушкодженнях робочих діафрагм. Діафрагми з тарілками і з внутрішньою дистанційною прокладкою встановленої на шток і закріплені зверху гайкою. Діафрагменний вузол установлений між верхнім і нижнім корпусами насоса і закріплений гвинтами. Діафрагменний вузол на шток установлена сжатувальна пружина. Шток Т-образним хвостовиком уставлений у проріз балансира. Така конструкція дозволяє, не розбираючи діафрагмений вузол, знімати його з насоса. У нижньому корпусі на осі встановлений важіль механічної під хитавиці палива й балансир. У нижньому корпусі також на осі з кулачком установлений важіль ручного підкачування палива, що під дією пружини 23 повертається у вихідне положення. У верхньому корпусі насоса встановлений текстолітової шестигранні усмоктувальний і нагнітальний клапани.

1-вісь важеля механічного підкачувана; 2- важіль механічного підкачування палива; 3-штовхальник; 4-нижній корпус; 5-нагнітальний клапан; 6-нагнітальний клапан.
Рисунок 6- Паливо-підкачуючий насос
Клапани пружинами підгортаються до латунних сідел. Зверху до корпуса центральним болтом кріпиться кришка. Між кришкою й корпусом установлений пластмасовий сітчастий фільтр. У верхній корпус запресовані усмоктувальний і нагнітальний патрубки. При роботі двигуна ексцентрик валика приводу через користітель діє н а важіль і повертає балансир, що за шток відтягає діафрагми насоса вниз. При цьому пружина діафрагм ще більш стискується, створюється розрідження, у результаті якого паливо через усмоктувальний клапан заповнює робочу порожнину (порожнина під діафрагмами ). При стоці ексцентрика зі штовхальника звільняється важіль, балансир і шток із діафрагмами. Діафрагми під дією стиснутої пружини створюють тиск палива в робочій полості, закривається всмоктувальний клапан, і паливо через нагнітальний клапан подається в поплавкову камеру карбюратора при невеликій витраті палива хід діафрагм буде неповним; при цьому хід важеля частково буде неодруженим. При ручному підкачуванні палива натискають на важіль, повертається кулачок, що діє на балансир і відтягає шток із діафрагмами. Відбувається усмоктування палива в працюючу порожнину. При відпусканні важеля кулачок під дією пружини повертаються в потрібне положення, а діафрагми нагнітають паливо в карбюратор. Прокладки виготовляються трьох типів і мають товщину 0,30; 0,75 і 1,25 мм. Між теплоізоляційної про ставки і блоком циліндрів завжди повинна ставитися регулювальна прокладка товщиною 0.30 мм.
Встановлення насоса на двигун

1-Ексцентрик валика привода масляного насоса й розподільника запалювання; 2-теплоізоляційна проставка; 3-прокладка теплоізоляційної проставки; 4-прокладка паливного насосу; 5-важіль ручного підкачування палива.
Рисунок 7- Встановлення насосу
.
Для правильного встановлення ( рисунок 7) використовуються дві з трьох регулювальних прокладок: А - товщиною 0,27-0,33 мм; У - товщиною 0,70-0- 80 мм; ІЗ - товщиною 1,10-1,30 мм. Під теплоізоляційну проставку до блоку циліндрів завжди ставиться прокладка А. На площину, що стикається з насосом, поміщають прокладку В. Потім перевіряють величину. (мінімальна величина, на яку виступає штовхальник при повільному повороті колінчатого вала). Якщо розмір з находиться в межах 0,8-1,3 мм, насос остаточно закріплюють на двигуні. Якщо менше 0,8 мм, прокладку В заміняють іншою прокладкою А; якщо більше 1,3 мм, прокладку В заміняють прокладкою С. Ще раз замірять розмір <1 і насос закріплюють на двигуні. При установці насоса прокладки заміняються новими.
Паливний бак

1-корпус; 2-кришка; 3-шланги; 4-поплавок; 5-паливопровід.
Рисунок 8 - Паливний бак.
Паливний бак (рисунок 8) сталевий, штампований, зварений. Місткість паливного бака 45 л, включаючи резерв 4-6,5 л. Бак установлюється усередині кузова під заднім сидінням, відділений від салону спеціальною перегородкою і кріпиться до підлоги кузова чотирма болтами. Наливна труба бака виведена в нішу, розташовану з правої сторони автомобіля і закрита люком.
Наливна труба з'єднується з прийомною трубою паливного бака гумовим сполучної шлангом, закріпленим за допомогою двох хомутів, і закривається глухою різьбовою пробкою.
Пари бензину, конденсуючи в сепараторі, надходять назад у паливний бак. На фланці верхньої половини бака через гумову прокладку кріпиться датчик покажчика рівня палива в зборі з топливоприемною трубкою, постаченої сітчастим фільтром. Датчик з'єднаний із приладом, установленим на щітку приладів і постаченим червоною лампою резерву, що загорається, коли в баці залишається 4-6,5 л.
Використовуємо бензин АИ-76. Топливопроводи. Паливо від паливного бака до паливного насоса подається по сталевому освинцьованому чи оцинкованому двошаровому трубопроводі.

1- корпус; 2-трубки; 3-фільтр; 4-шланги;
Рисунок 9- Паливний бак.
Між собою трубопровід і патрубки приладів системи з’єднанні гумовими шлангами ( рисунок 9) в тихорєцької оплете і закріплені стяжними хомутами. На кузові паливні трубопроводи закріплені пластмасовими тримачами, отвору для їхнього проходу загерметизовані гумовими заглушками.
Глушник.
.
Рисунок 10- Випускний такт двигуна
Випуск відпрацьованих газів (рисунок 10) . Випуск виробляється через випускний колектор, через приймальну трубу, через додатковий і основний глушник. Між фланцями випускного колектора і прийомної труби встановлюється ущільнювальна прокладка з азбесту, армованого сталевою стрічкою.
Глушники нерозбірні, виготовляються з двох на пів корпусів, що зварюються між собою і з їхніми трубами. Основний глушник кріплять до підлоги кузова двома ременями, а його випускну трубу гумовою подушкою. Труби глушників з'єднуються хомутами. До прийомної трубки кріплять випускний колектор чотирма латунними гайками разового користування зі стопорними пластинами за допомогою хомута до кронштейна 4, установлюваному на задній кришці коробки швидкостей коробки передач.
Карбюратор
На автомобілях ВАЗ-2121 до 1980 р. установлювалися карбюратори моделі 2106-1107010. Номер моделі зазначених карбюраторів відлитий на нижньому фланці карбюратора.
З 1980 р. на автомобілі ВАЗ-2121 установлюють карбюратори моделі 2107-1107010-20 разом із розподільником запалювання типу 30.3706-02 (2121-3706010-10), що має вакуумний регулятор запалювання, установлюються карбюратори моделі 2107-1107010-10, що надходять у запчастині. Номера в карбюраторів 2107-1107010-20 і 2107-1107010-10 зазначені на табличці, закріпленої на кришці карбюраторів.
Карбюратори 2107-1107010-20 і 2107-1107010-10. Карбюратор 2107-1107010-20 відрізняється від 2107-1107010-10 діаметрами головних паливних жиклерів першої камери й уведенням патрубка для подачі розрідження до вакуумного регулятора розподільника з опалювання. Карбюратор 2107-1107010-10 взаємозамінний з карбюратором 2106-1107010.
Карбюратори 2107-1107010-20 і 2107-1107010-10 ( рисунок 11) емульсійного типу, ; двокамерні, із падаючим потоком. Мають балансовану ( поплавкову камеру, головні дозуючі системи, збагачувальний пристрій (еконостат), систему неодруженого ходу, перехідну систему, діафрагментний прискорювальний насос, діафрагментне пускове пристрій, золотниковий пристрій підсосу картерних газів, пневматичних привід дросельної заслінки вторинної камери й електромагнітний запірний клапан.

І 1-пневмопривід дросельної заслінки вторинної камери; 2-повітрянка заслінка; 3-діафрагментний пусковий пристрій; 4- важіль; 5 - телескопічної тяги; 6-важіль привід дросельної заслінки первинної камери; 7-важіль, що обмежує відкриття дросельної заслінки вторинної камери; 8-поворотна пружина; 9- тяга, що зв'язує дросельну заслінку, первинної камери з важелем; 10 -шток пневмопривода.
Рисунок 11- Схема карбюратора 2107-1107010-20.
З поплавкової камери ( рисунок 12) паливо через головні паливні жиклери надходить в емульсійні колодязі, змішується з повітрям, що виходить з отворів емульсійних трубок і надходять у них через головні повітряні жиклери. Потім через розпилювачі емульсія надходить у малі й великі дифузори карбюратора.
Головні паливні жиклери мають маркірування, вибиту на бічній поверхні голівок (наприклад, 112 чи 150), що позначає діаметр отвору жиклера (1,12 чи 1,50 мм). Головні повітряні жиклери мають маркірування на верхній площині (наприклад, 150), що позначає діаметр жиклера (1,50 мм).

1 - важіль насоса; 1 - регулювальний гвинт; 3 -пробка; 4 - поплавкова камера; 5 - паливний жиклер перехідної системи; ( - повітряний еконостата; 7 - повітряний жиклер перехідної системи; ( - паливний жиклер еконостата; 9 - головний повітряний жиклер" вторинної камери; 41 - емульсійний жиклер еконостата; II - розпилювач еконост"та; 12 - розпилювач головної дозуючої системи вторинної камери; 13 - малий дифузор вторинної камери; 14 - гвинт-клапан о насоса;15 - розпилювач насоса;( - малий дифузор первинної камери; П-повітряна заслінка; 18 - перехідні втулки; 19 - головний ПОВІТРЯНИЙ жиклер первинної камери; 20 - жиклер пускового пристрою; 21 - тяга приводу пускового пристрою; 22 - корпус пускового пристрою; 23 - іл'°до; 24 - діафрагма пускового пристрою; 25 - регулювальний гвинт пускового пристрою; 26 - повітряний жиклер неодруженого ходу; 27 - сіяло клапана; 29 -голчастий клапан; 29 - фільтр; ЗО - кронштейн поплавця з упором; 31 кулька демпфера; 32 - поплавець; 33 - паливний жиклер неодруженого ходу з електромагнітним запірним клапаном; 34 -головний паливний жиклер первинної камери; 35 - емульсійна трубка первинної камери; 36 ~ регулювальний гвинт якості (складу) суміші неодруженого ходу; 37 - регулювальний гвинт кількості суміші неодруженого ходу; 31 - змішувальна втулка; А
~ дросельна заслінка первинної камери.
Рисунок 12- Карбюратор.
3. ТЕХНІЧНЕ ОБСЛУГОВУВАННЯ
Щоб оглянути систему живлення, пересвідчившись, що не підтікає бензин. У разі експлуатації автомобіля на дорогах із великою запиленістю повітря очистити повітряний фільтр. Перевірити рівень бензину в баку й, якщо треба , заправити його.
ТО-1
- перевірити стан усіх приладів системи живлення, герметичність їхніх з’єднань, усунути виявлені несправності.
ТО-2 -
перевірити: кріплення приладів і агрегатів системи до автомобіля (двигуна), а також їхніх деталей між собою; правильність роботи привода дроселя (повноту відкривання й закривання) та привода повітряної заслінки. Виконати потрібні профілактичні роботи з паливним і повітряним фільтрами. Перевірити за допомогою манометра або приладу НИИАТ (модель 527Б) роботу бензонасоса, не знімаючи його з двигуна, рівень палива в поплавцевій камері, легкість пуску та роботи двигуна. В разі потреби відрегулювати карбюратор на режимі холостого ходу, контролюючи вміст оксиду вуглецю у відпрацьованих газах.
4. РЕМОНТ ТА МЕТОДИ ВІДНОВЛЕННЯ
Основні несправності проявляються, як правило, в порушенні роботи дозувальних систем карбюратора, внаслідок чого він приготовляє занадто багату або бідну суміш, під згоряння якої двигун не розвиває повної потужності, перевитрачає бензин і викидає з відпрацьованими газами багато токсичних (шкідливих) речовин.
Ознака сильного порушення дозування суміші карбюратором – робота двигуна з різкими ударами ("стрільба"): в карбюратор – у разі пере збіднення суміші, у глушник - у разі пере збагачення. Ознакою роботи двигуна на пере збідненій суміші є також його перегрівання. В разі сильного пере збагачення суміші відпрацьовані гази набувають темного кольору.
Поширена причина несправності карбюратора-встановлення жиклерів невідповідної пропускної спроможності.
Причини збагачення суміші:
- високий рівень палива в поплавцевій камері;
- викручування й випадання жиклерів;
- засмолення повітряних жиклерів;
- негерметичність клапана економайзера й порушення регулювання його привода;
- неповне відкривання повітряної заслінки.
Причини збіднення суміші:
- зменшення подачі бензину;
- підсмоктування повітря в місцях кріплення карбюратора та впускного трубопроводу до головок циліндрів;
- мала подача бензину в карбюратор; пошкодження діафрагми підкачувального насоса або нещільне прилягання його клапанів;
- нещільне кріплення паливопроводів до штуцерів;
- низький рівень бензину в поплавцевій камері;
- заїдання повітряного клапана в пробці бензобака;
- засмічення паливопроводів і фільтрів.
Надмірне збагачення суміші спричиняє прискорене спрацьовування циліндро - поршневої групи. Особливо шкодить двигуну погане очищення повітря повітряним фільтром.
Поглиблене діагностування карбюратора здійснюють на безмоторній установці НИИАТ-489М, яка дає змогу перевірити, чи забезпечує він потрібний склад суміші.
5. ПИТАННЯ МЕНЕДЖМЕНТУ І МАРКЕТИНГУ
Таблиця 5-Ціни на деталі
| Код деталі |
Назва деталі |
Ціна в грн. |
| BOSCH-2110-3827010 |
Датчик рівня палива |
51 |
| BOSCH0280218037 |
Датчик масового розходу палива |
497 |
| C-2179 |
Датчик положення дросельної заслонки |
100 |
| GM-DR6130 |
Датчик положення колінчатого вала |
48 |
| ТХ193 |
Тахометр |
55 |
| C4BERU |
Високовольтний провід |
78 |
| W9DC0 |
Свічка запалення |
12 |
Адреси підприємств, на яких можливо придбати деталі.
1. “ Укравтозапчастини ” м. Вінниця вул. Мичурина 56.
2. Магазин “ Кар Мен ” м. Вінниця вул. 1 Травня 59.
3. Фірма “ВІНІНТЕР” м. Вінниця вул. 1 Травня, 60.
4. ВІННИЦЯАВТОТРАНС м. Вінниця вул. Хмельницьке шосе, 23.
5. ВІСТАС, ВКФ м. Вінниця вул. 50-річчя Перемоги 35, 3-й поверх.
6. ВТН, ПП м. Вінниця вул. 600-річчя 25.
7. ФІРМА ДРІАДА, м. Вінниця вул. Максимовича, 35.
8. ФІРМА КАПІТАН м. Вінниця вул. І. Богуна 92.
6. ОХОРОНА ПАЦІ
Постійний ріст кількості автомобілів чинить негативний вплив на навколишнє середовище та здоров'я людини. Мільйони автомобільних двигунів забруднюють та отруюють атмосферу відпрацьованими газами, особливо у великих містах, де рух транспорту дуже інтенсивний. Шум від роботи двигунів та руху автомобілів негативно впливає на нервову систему людей, заважає їм працювати та відпочивати. Рухаючись з високою швидкістю, автомобіль становить за певних умов загрозу для життя людей, розташованих як на дорозі, і поблизу неї, так і в самих автомобілях. Усі ці негативні впливи автомобілів на людей та навколишнє середовище не можна повністю виключити, але можна в значній мірі зменшити.
При роботі автомобільного двигуна в атмосферу викидаються гази, що містять біля 60 різних речовин, у тому числі токсичні речовини та оксид вуглецю, окиси азоту, вуглеводні альдегіди, сажу і т.д., а при застосуванні етилових бензинів - з'єднання свинцю. Зменшення токсичності відпрацьованих газів досягається у результаті проведення ряду конструктивних мір: вибору режимів роботи та регулювання паливної апаратури, підтримки справного стану, роботи на збіднених сумішах та ін., а також спеціальних заходів (фільтрування та нейтралізації відпрацьованих газів). З меншим забрудненням атмосфери удосконалюються нові типи таких двигунів, досліджується можливість заміни на автомобілях двигунів внутрішнього згорання іншими видами енергетичних установок. В Україні та інших державах встановлені допустимі норми вмісту шкідливих компонентів в відпрацьованих газах для двигунів автомобілів, що випускаються промисловістю та знаходяться у експлуатації.
Основним джерелом шуму у містах є автомобільний транспорт. Шум створюється головним чином від викиду в атмосферу відпрацьованих газів та від взаємодії шин з дорогою. Найбільший шум створюють вантажні автомобілі з дизелями. Головним напрямком роботи по зниженню шуму автомобілів із двигунами внутрішнього запалення є вдосконалення глушників шуму випуску та конструкції.
Автомобільний транспорт є також одним з основних споживачів нафтопродуктів. Нафтопродукти, різні кислоти ,що застосовуються при експлуатації та ремонті автомобільного транспорту, потрапляючи в стічні води, прісноводні водойми та світовий океан. Забруднення води робить її не тільки не придатною для користування, але й наносить непоправну шкоду всьому природному середовищу, з котрою вона стикається. В нашій країні питання охорони природи, і зокрема охорони водних ресурсів відводиться державне значення: здійснюються необхідні заходи по запобіганню шкідливих викидів, забруднених стічних вод, застосовується різна очистка водойм, удосконалюються технологічні процеси для економічних витрат води та інше.
Ріст автомобільного парку обумовлює підвищення кількості дорожньо-транспортних пригод. Найбільш поширеними дорожньо-транспортними пригодами є зіткнення та перевертання транспортних засобів на людину чи нерухомі предмети. При покращенні якості доріг та строгому дотриманні правил дорожнього руху, вдосконаленні активної та пасивної безпеки автомобілів знижується число дорожньо-транспортних пригод.
Активна безпека автомобіля - здатність знижувати ймовірність виникнення дорожньо-транспортних пригод. Визначається його стійкістю та управлінням, надійністю та ефективністю кермових керувань та гальмових систем, оглядовістю та ін. Об'ємна частка СО та СпНт у відпрацьованих газах ТЗ із бензиновими двигунами (Під час контрольних перевірок ТЗ на лінії на частоті обертання колінчатого валу N мін. Допускається вміст окису вуглецю до3%).
Значення частоти обертання колінчатого валу двигуна №гід. встановлюють у технічних умовах та інструкції з експлуатації ТЗ. Відомості про частоту обертання цього валу у режимах Ммін та №гід.
Для визначення вмісту СО та СпНт у відпрацьованих газах двигунів застосовують газоаналізатори безперервної дії, що працюють за принципом інфрачервоної спектроскопії або за іншими принципами дії.
Пасивна безпека автомобіля - власне зменшувати важкість наслідків дорожньо-транспортних пригод залежить від пружності кузова, конструкція сидінь та елементів інтер'єра, ефективності утримуючих засобів та ін.
На створення безпечних умов праці витрачаються великі кошти, які з року в рік збільшуються. На підприємствах, не враховуючи директора та головного інженера, відповідальних за виконання задач по створенні безпечних умов^праці, є інженери по техніці безпеки, які проводять систематичну роботу по техніці безпеки та виробничої санітарії.
За забезпеченням безпечних умов праці веде погляд прокуратура. органи державного нагляду. Крім державного контролю за дотриманням трудового законодавства, велика роль відводиться суспільним організаціям.
Техніка безпеки при ТО та ремонті автомобілів
При ТО і ремонті автомобілів необхідно застосовувати міри проти їх самостійного переміщення. Забороняється ТО і ремонт автомобілів з робочим двигуном, за виключенням випадків його регулювання.
Підйомно-транспортне устаткування повинно бути в справному стані і використовуватися тільки за прямим призначенням До роботи з цим устаткуванням допускаються обличчя, що пройшли відповідну підготовку й інструктаж.
Під час роботи не слід залишати інструменти на краю оглядової канави, на підніжках, чи капоті крилах автомобіля. При складальних роботах забороняється перевіряти збіг отворів у деталях, що з'єднуються, пальцями: для цього необхідно користатися спеціальними ломиками, чи борідками монтажними гачками.
Під час розбирання і зборки вузлів і агрегатів варто застосовувати спеціальні знімачі і ключі. Гайки, що важко знімаються, спочатку потрібно змочити гасом, а потім відвернути ключем. Відвертати гайки зубилом і молотком не дозволяється.
Забороняється захаращувати проходи між робітниками місцями деталями і вузлами, а також збирати велику кількість деталей на місцях розбирання.
Підвищену небезпеку представляють операції зняття й установки пружин, оскільки в них накопичена значна енергія. Ці операції необхідно виконувати на чи стендах за допомогою пристосувань, що забезпечують безпечну роботу.
Гідравлічні і пневматичні пристрої повинні бути. постачені запобіжними і пропускними клапанами. Робочий інструмент варто тримати в справному стані.
Вимоги виробничої санітарії і промислової гігієни.
Приміщення, у яких робітники, виконуючи технічне чи обслуговування ремонт автомобіля, повинні знаходитися під ним, необхідно обладнати оглядовими канавами, естакадами з направляючими запобіжними чи ребордами підйомника.
Приточно-витяжна вентиляція повинна забезпечувати видалення виділюваних пар і газів і приплив свіжого повітря. Природне і штучне висвітлення робочих місць повинне бути достатнім для безпечного виконання робіт.
На території підприємства необхідна наявність санітарно-побутових приміщень — гардеробних, душових, умивальних (працюючі з етилованим бензином обов'язково повинні бути забезпечені гарячою водою).
Висновок
При виконанні даної курсової роботи я детально ознайомився з будовою та принципом дії зчеплення автомобіля “Волга” ГАЗ - 3110.
Навчився визначати неполадки та методи їх усунення, виконувати технічне обслуговування зчеплення та дізнався про технології та матеріали, які використовують при виготовлені деталей зчеплення та методи відновлення деталей.
Вивчив правила яких необхідно обов’язково дотримуватись при виконанні технічного обслуговування, ремонту чи інших робіт біля автомобіля. А також навчився розраховувати силовий баланс автомобіля при різних умовах руху в залежності від погодних умов (покриття дороги, швидкості руху, передачі на якій здійснюється рух та місцевості).
Література
1. К.А. Амаев, Е.З Маковская. Автомобили и мотоциклы. «Экономика» 1970
2. А.М.Баклушкин, В.Б.Реутов. Руководство по ремонту, эксплуатации и ТО автомобиля “Волга” ГАЗ – 3110. Каталог деталей. “Колеско” Москва 2002.
3. В.Ф.Кісліков, В.В. Лущик. Будова й експлуатація автомобілів. Підручник для учнів професійно-технічних закладів освіти. 2-ге видання, Київ “Либідь” 2000.
4. В.М. Кленіков, М.М.Ільїн. Підручник шофера І класу. 2-ге видання, Техніка, Київ, 1975.
5. Інформація з мережі «Інтернет».
WWW: www.avtoal.ru/lord.htm (оригинальный прайс- лист)
WWW: GAS; Волга ГАЗ-3110#expl.htm
автомобіль силовий неполадка техогляд
ДОДАТКИ
ДОДАТОК 1

Рисунок Схема сил які діють на автомобіль.
Розрахунок силового балансу автомобіля :
Дано :
Н=690 м ;
L=93 м ;
Рух на ІІІ передачі ;
Дорожнє покриття – сухий асфальт ;
Сила ваги визначається за формулою :
G=m*g,
де m=
1550 кг маса спорядженого автомобіля ;
g=
9.8 Н/мприскорення вільного падіння ;
G=1550*9.8=15190 ( H ).
Крутизна підйому визначається за формулою :
I=H / L * 100 %,
де Н=690 м – висота підйому ;
L=93 м – довжина підйому ;
I=93 / 690*100 %=13.5 %.
Сила опору підйому.
Отже,Pn
=G*I
де G=15190 Н – сила ваги ;
I=0.135- крутизна підйому ;
Pn
=15190*0.135= 2050.7 H .
Потужність яку необхідно затратити на подолання підйому :
N n
=G*I*V,
де V=13.9 м/с – середня швидкість ;
G=15190 Н – сила ваги ;
I=0.135 - крутизна підйому ;
N n
=15190*0.135*13.9 = 28504 Вт
Сила опору кочення :
Pk
=f*G,
де f =0.025 – коефіцієнт опору кочення ;
G=15190 Н – сила ваги ;
P k
=0.025*15190=380 Н.
Потужність яку необхідно витратити для подолання опору сили кочення :
Nk
=f*G*V,
де f =0.025 – коефіцієнт опору кочення ;
G=15190 Н – сила ваги
V=13.9 м/с – середня швидкість ;
Nk
=0.025*15190*13.9 =5282 Вт.
Сила опору повітря визначається за такою формулою :
Рпов
=Кпов
*Fпов
* V2
,
де Кпов
=0.02 – коефіцієнт опору повітря ;
Fпов
=2.15 м2
– площа лобового опору автомобіля ;
Рпов
=
0.02*2.15*13.9 2
=8.5 Н.
Потужність необхідна для подолання опору повітря :
Nпов
=Рпов
*V,
де Рпов
=8.5 Н– сила опору повітря ;
V=13.9м/с – середня швидкість ;
N пов
=8.5*13.9 =118.15 Вт.
Силовий баланс визначається за формулою :
Рт
=Рп
+Рпов
+Ркоч
,
де Рп
=2050.7 Н – сила опору підйому ;
Рпов
=8.5 Н – сила опору повітря ;
Ркоч
=380Н – сила опору коченню ;
Рт
=2050.7 +8.5+380=2439.2Н.
Nт
=Nп
+Nпов
+Nкоч
,
де Nп
= 28504Вт – потужність, необхідна для подолання підйому ;
Nпов
=416 Вт – потужність, необхідна для подолання опору повітря ;
Nкоч
= 5282Вт – потужність, необхідна для подолання опору кочення ;
Nт
=28504+118.15 +5282=33904.15 Вт.
Сила тяги визначається за формулою:
Рт
=( Мкр
*Ікп
*Ігп
)/R*ђ ,
де Мкр
=107 – крутний момент двигуна ;
Ікп
= 1.36 - передаточне число коробки передач ;
Ігп
= 4.1 - перередаточне число головної передачі ;
R = 0.288 - радіус колеса в (м) ;
Ђ =0.9- коефіцієнт корисної дії трансмісії ;
Рт
= ( 107*1.36*4.1)/0.288*0.9= 2511 Н
Висновок : умова силового балансу ( сила тяги автомобіля рівна або більша суми сил опорів, що діють на автомобіль) виконується. Отже автомобіль за даних умов на ІІІ передачі може подолати перешкоду.
ДОДАТОК 2
Повна технічна характеристика автомобіля

Таблиця 2- Технічні дані автомобіля
| Показники |
ВАЗ-2121 |
| Загальні дані |
| Колісна формула |
4х4 |
| Число місць з водієм |
5 |
| Маса спорядженого автомобіля, кг |
1150 |
| Вантажопід’ємність, кг |
400 |
| Маса вантажу в багажнику, кг |
120 |
| Повна маса автомобіля, кг |
1550 |
| Довжина автомобіля, мм |
3720 |
| Ширина автомобіля, мм |
1680 |
| Висота автомобіля, мм |
1640 |
| База автомобіля, мм |
2200 |
| Колія задніх коліс автомобіля, мм |
1400 |
| Колія передніх коліс автомобіля, мм |
1430 |
| Максимальна потужність двигуна, кВт |
58.8 |
| Максимальна швидкість автомобіля, км/год |
132 |
| Час розгону з місця до 100 км/год, с |
23 |
| Гальмівний шлях зі швидкістю 80 км/год, м |
40 |
| Витрата палива на 100 км, л |
9.9 |
| Двигун |
| Модель |
21213 |
| Тип |
4-ох тактний,бензиновий |
| Кількість і розміщення циліндрів |
4 в ряд |
| Діаметр циліндра і хід поршня,мм |
82х80 |
| Робочий об’єм,л |
1.69 |
| Степінь стиснення |
83 |
| Потужність,кВт |
58 |
| Частота обертання колінчатого валу,мин-1
|
5200 |
| Порядок роботи целіндрів |
1-3-4-2 |
| Показники |
ВАЗ-2121 |
| Трансмісія |
| Зчеплення |
Однодискове,сухе |
| Привід зчеплення |
Гідравлічний з сервопружиною |
| Коробка передач |
5 ступінчата з синхронізаторами |
| Передиточні числа коробки передач: |
| Перша передача |
3.67 |
| Друга передача |
2.10 |
| Третя передача |
1.36 |
| Четверта передача |
1.00 |
| П’ята передача |
0.82 |
| Передача заднього ходу |
3.53 |
| Роздавальна коробка |
2 ступінчата з диференціалом |
| Пердаточні числа: |
| Вища передача |
1.2 |
| Нища передача |
2.135 |
| Диференціал роздавальної коробки |
Конічний, двохсатилітний |
| Головна передача |
Конічна, гіпоїдна |
| Передаточне число |
3,9 або 4,1 |
| Диференціал |
Конічний, двохсатилітний |
| Ходова частина |
| Передня підвіска |
Незалежна,на поперечних важелях,з циліндричними пружинами |
| Задня підвіска |
жорстка балка, зв’язана з кузовом одною поперечною і чотирма штангами |
| Колеса |
Дискові штамповані |
| Шини |
Камерні,або без камерні, радіальні 175/80 R16 |
| Рульове керування |
| Рульове керування |
Травмобезпечне, з проміжковим карданним валом |
| Редуктор рульового керування |
3 черв’яком і двох гребневим роликом на шарових підшипниках |
| Рулевий привід |
Складається з одної середньої і двох бокових симетричних тяг, сошки, поворотних важелів |
| Робочі гальма: |
| передні |
Дискові |
| задні |
барабанні |
| Привід робочих гальм |
Ніжний,гідравлічний, двохконтурний, з вакуумним підсилювачем |
| Показники |
ВАЗ-2121 |
| Стоянкові гальма |
Ручні,з тросовим приводом на колодки задніх гальм |
| Електрообладнання |
| Система електропроводки |
Однопроводна, від'ємний полюс струму з'єднаний з масою. Номінальна напруга 12В |
| Акумуляторна батерея |
Г222 або 37.3701 перемінного струму з встроєним випрямником і регулятором напруги. Струм віддачі 55А при частоті крутіння 5000 мин |
| Стартер |
СТ 221 з електротяговим реле і муфтою вільного ходу, силою 1,3 кВт |
| Свічки запалення |
А 17ДВР, А17ЛВРМ, FЕ 65СRР, А 17ДВ-10 з різьбою М 14 * 1,25 |
| Кузов |
| Модель |
2121 |
| Тип цільнометалевий, несущий, трьохдверний |
|