Зміст
Вступ. 2
Розділ 1. Аналіз програми в випускному класі при вивченні ядерної фізики. 4
Розділ 2. Основні поняття дозиметрії 9
2.1. Доза випромінювання, види поглинутої дози випромінювання. 9
2.2. Біологічна дія іонізуючого випромінювання. 10
2.3. Методи виявлення та вимірювання радіоактивного випромінювання. 13
Розділ 3. Методика вивчення основних понять дозиметрії 15
3.1. Методика вивчення поняття «доза випромінювання». 15
3.2. Методика вивчення біологічної дії іонізуючого випромінювання. 16
3.3. Методика вивчення методів практичного виявлення та вимірювання радіоактивного випромінювання. 16
Розділ 4. Формування міжпредметних зв’язків під час поглибленого вивчення основних понять дозиметрії в 11 класі 17
4.1. Формування міжпредметних зв’язків із біологією.. 18
4.2. Формування міжпредметних зв’язків із основами безпеки життєдіяльності. 18
Висновки. 20
Додаток 1. План-конспект уроку. Вимірювання радіоактивних випромінювань. Дозиметри. 21
Додаток 2. Лабораторна робота. Вимірювання природного радіаційного фону. Складання радіаційної карти місцевості. 32
Список використаної літератури. 38
Вступ
Швидкий розвиток ядерної енергетики та широке застосування джерел іонізуючого випромінювання в різних областях науки, техніки та народного господарства створили потенційну небезпеку радіаційного впливу на людину та забруднення навколишнього середовища радіоактивними речовинами. Тому питання захисту від радіоактивного випромінювання (або так звана радіаційна безпека) перетворилися у наш час на одну із важливих проблем.
Для України важливість питання радіоактивного забруднення зросла після 1986 року, після аварії на Чорнобильській АЕС. І частина Рівненської області перебуває у зоні радіоактивного забруднення. Тому вивчення питання дозиметрії в умовах школи має досить велику практичну цінність та може продемонструвати можливість практичного застосування досягнень фізики. Питання дозиметрії являються доволі цікавими із точки зору формування пізнавального інтересу до фізики, вони дозволяють практично показати застосування фізики у нашому житті.
Завданням роботи буде проаналізувати шкільну програму із фізики із метою встановлення рівня розгляду питань дозиметрії та дотичних до неї питань: радіоактивних випромінювань, їх видів та доз, методів вимірювання радіоактивного випромінювання у стандартній шкільній програмі із фізики. Також завданням роботи буде розробити методику викладання питань дозиметрії у шкільному курсі фізики, встановити необхідну для цього кількість навчальних годин, теми занять, можливість проведення лабораторних робіт, проведення демонстраційних дослідів із теми, тощо.
Вивчення питань дозиметрії вимагає широкого використання інформації із інших шкільних предметів, потребує формування між предметних зв’язків фізики із біологією, початковою військовою підготовкою, основами безпеки життєдіяльності, тощо. Слід відмітити також, що мало виявити радіоактивне забруднення, потрібно також знати і як від нього позбавитися, а також вірно вибирати та проводити профілактичні дії, на що також потрібно звернути увагу.
Вивчення фізики в старшій школі на профільному рівні спрямовано на досягнення наступних цілей:
· освоєння знань про методи наукового пізнання природи; сучасної фізичної картини світу, властивостей речовини й поля, просторово-часових залежностей, динамічних і статистичних законів природи, елементарних частинок і фундаментальних взаємодій, будови й еволюції Всесвіту; знайомство з основами фундаментальних фізичних теорій: класичної механіки, молекулярно-кінетичної теорії, термодинаміки, класичної електродинаміки, спеціальної теорії відносності, квантової теорії;
· оволодіння вміннями проводити спостереження, планувати й виконувати експерименти, обробляти результати вимірювань, висувати гіпотези й будувати моделі, установлювати границі їхньої застосовності;
· застосування знань по фізиці для пояснення явищ природи, властивостей речовини, принципів роботи технічних пристроїв, рішення фізичних завдань, самостійного отримання й оцінки вірогідності нової інформації фізичного змісту, використання сучасних інформаційних технологій для пошуку, переробки й використання навчальної й науково-популярної інформації з фізики;
· розвиток пізнавальних інтересів, інтелектуальних і творчих здатностей у процесі рішення фізичних завдань і самостійного придбання нових знань, виконання експериментальних досліджень, підготовки доповідей, рефератів й інших творчих робіт;
· виховання духу співробітництва в процесі спільного виконання завдань, поважного відношення до думки опонента, обґрунтованості висловлюваної позиції, готовності до морально-етичної оцінки використання наукових досягнень, поваги до творців науки й техніки, що забезпечує провідну роль фізики в створенні сучасного миру техніки;
· використання придбаних знань й умінь для рішення практичних, життєвих завдань, раціонального природокористування й захисту навколишнього середовища, забезпечення безпеки життєдіяльності людини й суспільства.
Саме останнє завдання фізики і цікавить нас. Адже завданням роботи буде розгляд питань дозиметрії, які тісно пов’язані із радіоактивним забрудненням території, радіонуклідами та шкідливою дією радіоактивного випромінювання.
Вказані питання розглядаються в випускному, 11 класі у другому семестрі. На вивчення питань по темі «Атом та атомне ядро» виділяється, згідно типової програми, 20 годин та 2 години резерву. Згідно типової програми на вивчення теми «Поглинута доза випромінювання та її біологічна дія. Захист від опромінення» виділяється одна навчальна година. На цьому занятті проводиться вивчення понять доза випромінювання, біологічна доза опромінення та даються рекомендації щодо захисту від опромінення. Питання вимірювання радіоактивних випромінювань не розглядається у шкільній програмі взагалі. Тому для поглибленого вивчення теми дозиметрія потрібно виділити щонайменше дві навчальні години. І після теми «Поглинута доза випромінювання та її біологічна дія. Захист від опромінення. Техніка безпеки при роботі із радіоактивними речовинами» потрібно повести розгляд теми «Вимірювання радіоактивних випромінювань. Дозиметри», на занятті буде розглянуто будову та використання різних систем дозиметрів, проведено практичне вимірювання радіоактивного фону приміщення. В типовій програмі є тема «Експериментальні методи реєстрації іонізуючих випромінювань», яка дотична до теми «Вимірювання радіоактивних випромінювань. Дозиметри», але у методах реєстрації іонізуючих випромінювань головний акцент зроблено на будові та принципі дії лічильника Гейгера, а не на використанні дозиметрів. Тому доцільним вважається, на мою думку, залишити заняття «Експериментальні методи реєстрації іонізуючих випромінювань» без змін та провести із метою поглибленого вивчення дозиметрії два заняття із темами, які вказані у таблиці 1.
Таблиця 1. Теми занять при поглибленому вивченні дозиметрії.
| № |
Тема заняття. |
| Заняття №1 |
Поглинута доза випромінювання та її біологічна дія. Захист від опромінення. Техніка безпеки при роботі із радіоактивними речовинами. |
| Заняття №2 |
Вимірювання радіоактивних випромінювань. Дозиметри. |
Час на проведення другого заняття можна отримати за рахунок резерву часу, який як було сказано вище, складає 2 години. А якщо резерв часу вибраний на проведення контролюючих занять та тематичних атестацій, то потрібно провести об’єднання занять. Наприклад можна об’єднати такі заняття, як «Термоядерні реакції. Боротьба за ліквідацію загрози ядерної війни» та заняття «Проблема розвитку ядерної енергетики в Україні. Чорнобильська катастрофа та ліквідація її наслідків». Два вказані заняття можна об'єднати в одне та провести у вигляді нетрадиційного уроку. Таким чином ми отримаємо час на проведення заняття по темі «Вимірювання радіоактивних випромінювань. Дозиметри».
Для забезпечення практичної складової занять по фізиці доцільно при поглибленому вивченні теми дозиметрії проводити різноманітні демонстраційні та лабораторні досліди. Але при їх проведенні все впирається у наявність необхідних приладів (дозиметрів) та роботу із радіоактивними матеріалами, що є небезпечним для життя. Тому доцільним є запропонувати при вивченні теми «Вимірювання радіоактивних випромінювань. Дозиметри» провести демонстраційний дослід по вимірюванню радіаційного фону приміщення (фізичного кабінету) та по вимірювання радіаційного фону кількох природних зразків мінералів, які володіють невеликим радіаційним фоном, який є все ж більшим за природній фон, це можуть бути зразки базальту, граніту, тощо. Також можна виміряти радіаційний фон еталонного разка радіоактивного препарату, який міститься у верхній кришці кожного рентгенометра ДП – 3 у верхній частині футляра за свинцевою перегородкою. Його також можна використовувати для градуювання дозиметрів, якщо виникне така потреба.
Взагалі роботу із радіоактивними препаратами у будь-якому вигляді потрібно проводити обережно і перед самим заняття провести інструктаж по техніці безпеки, що відобразити у шкільному журналі.
У курсі фізики для 11 класу передбачений також і лабораторний практикум у складі 8 годин. Тому можна запропонувати провести у складі лабораторного практикуму лабораторну роботу на тему «Вимірювання радіаційного фону. Складання радіаційної карти місцевості».
Проведення такої роботи вимагає спеціальної підготовки до проведення роботи, а також вимагає наявності необхідної техніки та приладів. У нашому випадку будемо виходити із того, що в наявності є лише один дозиметр. Тому можна запропонувати на початку лабораторної роботи ознайомитися із роботою приладу під безпосереднім контролем вчителя та визначити радіаційний фон приміщення, на що відвести близько 20 хвилин часу заняття. Після засвоєння методики роботи із дозиметром пропонується скласти радіаційну карту місцевості. Учні класу на прилеглій до школи території проводять заміри радіаційного фону та оцінюють відстань до приміщення школи. Згодом по отриманих даних радіаційного фону та відстанях складають радіаційну карту місцевості, на якій схематично позначають прилеглі будинки, тощо та проставляють величини фону. Складання карти можна запропонувати провести у якості домашнього завдання до роботи. При наявності у школі кількох дозиметрів, наприклад побутових дозиметрів «Бриз» чи інших можна створити декілька груп учнів та охопити вимірюваннями більшу територію.
Проведення вказаних вище занять дозволить більш поглиблено вивчити питання дозиметрії у курсі фізики для типових класів. Дозволить отримати практичні навики роботи із дозиметром, визначати радіаційний фон приміщень на відкритих територій, сформує вміння та навики роботи із радіоактивними речовинами та правила техніки безпеки при поводженні із ними.
У класах із поглибленим вивченням фізики дані теми можна розширити, наприклад на тему «Вимірювання радіоактивних випромінювань. Дозиметри» виділити більшу кількість годин.
Розглянемо основні питання теми, які необхідно висвітлити при проведенні занять.
Дозою опромінення називають енергію випромінювання, яка поглинута в одиниці об’єму або маси речовини за весь час впливу випромінювання. Енергія поглинутого опромінення витрачається на іонізацію речовини. Отже доза опромінення характеризує ступінь іонізації речовини, чим більша доза тим більший ступінь іонізації. Саме тому доза опромінення являється мірою поражаючого впливу радіоактивного опромінення. Одна і та ж доза може накопичуватися за різний час, причому біологічний ефект опромінення залежить не тільки від величини дози, але і від часу її накопичення. Чим швидше отримана дана доза опромінення, тим більша її поражаюча здатність.
Існує три види доз: експозиційна, поглинута та еквівалентна. Доза опромінення, що характеризує іонізаційний ефект рентгенівського та гамма – опромінення в повітрі носить назву експозиційної дози. Саме її і вимірюють за допомогою дозиметричних приладів. Вона характеризує джерело та радіоактивне поле, яке він створює. Це потенційна небезпека опромінення. Людина може ввійти в це поле й опромінитися, але може й не ввійти й, отже, не піддатися опроміненню. Але полезпевною дозою випромінювання залишається. Її вимірюють у рентгенах (Р), а в системі СІ - кулонах на кілограм (Кл/кг).
Поглинена доза опромінення - це кількість енергії різних видів іонізуючих випромінювань, поглинена одиницею маси даного середовища. За одиницю поглинутої дози опромінення приймають джоуль на кілограм (Дж/кг) – грей (Гр), а широко розповсюдженою є також позасистемна одиниця - рад.
Еквівалентна доза опромінення враховує ту обставину, що різні види випромінювань створюють різний біологічний вражаючий ефект при одній і тій же дозі випромінювання. Наприклад, випромінювання наносить людині вражаючий ефект у двадцятьразів більший, ніж така ж доза гамма-випромінювання. Щоб урахувати нерівномірність ураження від різних видів випромінювань уведений «коефіцієнт якості», на який необхідно помножити величину поглиненої дози від певноговиду випромінювання, щоб одержати еквівалентну дозу. Всі національні й міжнародні норми встановлені саме в еквівалентній дозі опромінення. Позасистемною одиницею цієї дози є бер, а в системі СІ - зіверт (Зв).
Відомо, що 2/3 загальної маси тканин людинистановлять вода й вуглець, вода під впливом випромінювання розщеплюється на водень Н и гідроксильну групу ОН. Які або безпосередньо, або через ланцюг вторинних перетворень утворюють продукти з високою хімічною активністю: гідратнийоксид і перекис водню . Ці сполуки взаємодіють із молекулами органічної речовини тканини, окисляючи й руйнуючи її.
У результаті впливу іонізуючого випромінювання порушуються нормальний плин біохімічних процесів й обмін речовин в організмі. Залежно від величини поглинутої дози випромінювання й індивідуальних особливостей організму зміни можуть бути оборотними або необоротними. При невеликих дозах уражена тканина відновить свою функціональну діяльність.
Будь-який вид іонізуючих випромінювань викликає біологічні зміни в організмі як при зовнішньому (джерело перебуває поза організмом), так і при внутрішнім опроміненні (радіоактивні речовини попадають усередину організму).
Біологічний ефект іонізуючого випромінювання залежить від сумарної дози й часу впливу випромінювання, виду випромінювання, розмірів опроміненої поверхні, індивідуальних особливостей організму.
При однократному опроміненні всього тіла людини можливі біологічні порушення залежно від сумарної поглиненої дози випромінювання.
При опроміненні дозами, в 100 - 1000 разів перевищуючу смертельну дозу, людина може загинути під час опромінення.
Міра чутливості різних тканин до опромінення неоднакова. Якщо розглядати тканини органів у порядку зменшення їхньої чутливості до дії випромінювання, то одержимо наступну послідовність: лімфатична тканина, лімфатичні вузли, селезінка,
щитовидна залоза, кістковий мозок, зародкові клітки. Більша чутливість кровотворних органів до радіації лежить в основі визначення характеру променевої хвороби. При однократному опроміненні всього тіла людини поглиненою дозою 0,5 Гр через добу після опромінення може різко скоротитися число лімфоцитів.
Зменшиться також і кількість еритроцитів (червоних кров'яних тілець) після закінчення двох тижнів після опромінення (тривалість життя еритроцитів приблизно 100 діб). У здорової людининалічується порядку 1014
червоних кров'яних тілець при щоденному відтворенні 1012
їх, у хворого променевою хворобою таке співвідношення порушується.
Важливим фактором при впливі іонізуючого випромінювання на організм є час опромінення. Зі збільшенням потужності дози вражаючадія випромінювання зростає. Чим більше дробне випромінювання за часом, тим менша його вражаючадія.
Зовнішнє опромінення а-,
а також -частками менш небезпечне. Вони мають невеликий пробіг у тканині й не досягають кровотворних й інших внутрішніх органів. При зовнішньому опроміненні необхідно враховувати -
і нейтронне опромінення, які проникають у тканину на більшу глибину й руйнують її.
Подивимося, які ж процеси відбуваються в результаті іонізації.
При іонізації складних молекул відбувається їхня дисоціація в результаті розриву хімічних зв'язків. Це так називанапрямадія іонізуючого випромінювання. Більше істотну роль у формуванні біологічних наслідків грає механізм непрямої дії іонізуючого випромінювання. Під непрямою дією випромінювання розуміють радіаційно-хімічні зміни в даній речовині, обумовлені продуктами радіолізу води.
Відомо, що в біологічній тканині 70 % по масі становить вода. У результаті іонізації молекули води утворяться вільні радикали й за наступною схемою:


У присутності кисню утворяться також вільний радикал гідро перекису і перекис водню, щоє сильними окислювачами.
Вільні радикали й окислювачі, маючи високу хімічну активність, вступають в хімічні реакції з молекулами білка, ферментів й інших структурних елементів біологічної тканини, що приводить до зміни біохімічних процесів в організмі. У результаті порушуються обмінні процеси, придушується активність ферментних систем, сповільнюється й припиняється ріст тканин, виникають нові хімічні сполуки, не властивіорганізму, токсини. Це приводить до порушення життєдіяльності окремих функцій або систем й організму в цілому.
Індуковані вільними радикалами хімічні реакції розвиваються збільшим виходом і втягують у цей процес багато сотень і тисячі молекул, не порушених випромінюванням. У цьомускладається специфіка дії іонізуючого випромінювання на біологічні об'єкти, щополягає в тім, що створений ними ефект обумовлений не стільки кількістю поглиненої енергії, скількитією формою, у якій ця енергія передається. Ніякий інший вид енергії (теплова, електрична й ін.), поглинені біологічним об'єктом у тій же кількості, не приводять до таких змін, які викликає іонізуюче випромінювання.
Наприклад, смертельна доза іонізуючого випромінювання для ссавців дорівнює 5 Гр (500 рад), відповідає поглиненій енергії випромінювання 5 Дж/кг. Якщо цю енергію підвести у вигляді тепла, то вона нагріла б тіло лише на 0,001°С. Саме іонізація атомів і молекул середовищаобумовлюють специфіку дії іонізуючого випромінювання.
Для вимірювання рівня радіоактивного випромінювання використовують прилади, які отримали загальну назву дозиметри. Дозиметричні прилади можна класифікувати за призначенням, типу датчика, вимірюванню типу випромінювання, характеру електричних сигналів, тощо.
Дозиметри розділяють на декілька груп:
1. Дозиметричні прилади, призначені для вимірювання потужності дози (рівнів радіації), що іноді називають фоном.
2. Радіометричні прилади, за допомогою яких визначають радіоактивне забруднення поверхні різних предметів, а також їхню питому активність (радіоактивність).
3. Портативні пристрої, мініатюрні переносні прилади, призначені для індивідуального дозиметричного контролю.
Для визначення рівнів радіації, ступеня радіоактивності або дози випромінювання використаютьодин з методів: фізичний, хімічний, фотографічний, біологічний або математичний (розрахунковий).
В основі роботи дозиметричних приладіввикористаються наступні методи індикації:
· іонізаційний;
· сцинтиляційний;
· люмінесцентний;
· фотографічний;
· хімічний;
· калориметричний;
· нейтронно-активаційний.
Як же влаштований дозиметричний прилад?
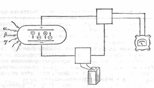
Принципова схема будь-якого дозиметричного й радіометричного приладу однакова. Вона включає три обов'язкових блоки: детекторний пристрій (детектор), реєструючий прилад (індикатор) і блок живлення (акумулятори, батарейки, елементи, електромережа й ін.). Без кожного з них дозиметра або радіометра просто не може бути. Хоча сучасний прилад має безліч додаткових, допоміжних блоків, пристроїв, систем (підсилювачі, перетворювачі, формувачі імпульсів, стабілізатори, і ін.).
Типова блок-схема дозиметричного пристрою зображена на рисунку 1.1.

Рис 1.1. Типова блок-схема дозиметра.
Розділ 3. Методика вивчення основних понять дозиметрії
Розглянемо методику вивчення основних понять дозиметрії, які вводять при розгляді теми.
При введенні понять доза випромінювання потрібно зупинитися на встановленні особливостей кожного із типів доз опромінення. Дати характеристику експозиційної, поглинутої, біологічної дози. Дані дози відрізняються одна від одної по характеристиках тому, для кращого засвоєння матеріалу можна запропонувати, наприклад, викладений матеріал систематизувати за допомогою таблиці, де відобразити назву дози випромінювання, системні на позасистемні одиниці її вимірювання, прехід між одиницями вимірювання, тощо. Створена таблиця міститиме всі основні характеристики випромінювання і сприятиме закріпленню матеріалу.
Вивчення біологічного впливу радіоактивного випромінювання повинно враховувати те, що схожі питання учні вже розглядали під час вивчення курсів біології, органічної хімії. Основ безпеки життєдіяльності. Тому потрібно лише нагадати їм про біологічну дію радіоактивного випромінювання. Також при розгляді даного питання потрібно зробити наголос на практичній цінності цього питання та на формування вмінь та навичок безпечного поводження із радіоактивними речовинами.
Вивчення методів практичного виявлення та вимірювання радіоактивного випромінювання передбачає користування дозиметричними приладами. Але головним у цій темі буде забезпеченість школи та кабінету фізики дозиметричними приладами. Потрібно перевірити на наявність дозиметрів шкільний кабінет військової підготовки, заводські лабораторії, формування цивільної оборони, де повинен бути радіометр-рентгенметр ДП-5А. якщо його не буде виявлено то можна скористатися будь-яким побутовим дозиметром. При викладанні даної теми доцільно розглянути класифікацію дозиметричних приладів за характером вимірювання радіоактивних випромінювань, узагальнену схему дозиметра на основі лічильника Гейгера, а далі розглянути практичну роботу із одним із виявлених дозиметричних пристроїв. При проведенні даного уроку потрібно роботи наголос на практичній складовій отриманих учнями знань. Показати їх практичну цінність для вимірювання рівня радіоактивного забруднення, визначення радіоактивного фону територій. Для цього слугує і запропонована лабораторна робота в складі лабораторного практикуму із фізики.
Вивчення основних питань дозиметрії являється метою ще кількох інших шкільних предметів, які їх вивчають із ціллю не визначення рівня радіоактивного випромінювання, а для встановлення способів та методів захисту від нього, що є метою основ безпеки життєдіяльності, а також біології, де вивчають вплив іонізуючого випромінювання на живу клітину та її генетичні структури.
При вивченні питань дозиметрії вчитель фізики повинен використовувати інформацію про радіоактивні випромінювання, яку учні отримали із інших навчальних предметів, що дозволить поглибити їх знання із предмету, сформувати між предметні зв’язки, тощо.
Радіоактивні випромінювання вивчаються також і біологією, особливо їх шкідлива дія на живі організми. В біології не виділено окремого заняття по вивченню радіоактивних випромінювань, це є завданням більше основ безпеки життєдіяльності, але в курсі біології вивчається вплив різних факторів на спадковий апарат ДНК та денатурація білків. Під час вивчення вказаних вище тем дається оцінка впливу радіації, радіоактивного забруднення на спадковий апарат ДНК. Вказується, що радіоактивні випромінювання шкідливо впливають на редуплікацію ДНК, особливо при формування та рості живого організму. При редуплікації ДНК можуть відбуватися збої, що приведе до розвитку мутацій та пошкодження генетичного коду. Особливо це небезпечно при формування зародка людини та для новонароджених. Для сформованого організму шкідливий вплив радіації має вже інші механізми (променева хвороба). Вимірювання рівня радіоактивного випромінювання в біології не вивчається.
При вивченні фізики потрібно звертатися до цього матеріалу, формувати між предметні зв’язки із біологією.
Питання радіаційної безпеки розглядаються також і таким предметом як основи безпеки життєдіяльності. В його курсі виділено 2 години на вивчення видів радіоактивного опромінення, їх небезпеки для життєдіяльності, також розглядається ядерні зброя в контексті вивчення зброї масового знищення.
В курсі основ безпеки життєдіяльності велику увагу приділяють, в основному, не питанням дозиметрії як таким, а питанням дій населення при небезпеці радіоактивного опромінення, профілактики та лікування радіоактивних уражень, променевої хвороби, тощо. Питання дозиметрії там розглянуті побічно, коли вказуються зони радіоактивного забруднення вводиться поняття дози радіоактивного забруднення – рентгена
, тощо.
В курсі основ безпеки життєдіяльності значну увагу приділено такому питанню як радіаційна безпека, розглядаються питання безпечного поводження із радіоактивними матеріалами, охорони довкілля від радіоактивних опромінень та забруднення.
Значно більшу увагу питанням дозиметрії приділено в курсі початкової військової підготовки, але зважаючи на малу кількість годин по даному предмету та досить часто на відсутність підготованих викладачів викладання початкової військової підготовки у школах ведеться досить погано і розгляд таких питань як ядерна зброя, ядерних вибух у курсі початкової військової підготовки ведеться досить поверхнево. Але при вивченні питань дозиметрії вчителю фізики важливо отримати від вчителя початкової військової підготовки деякі прилади та матеріали, які перебувають у його віданні. Ще із часів СРСР у шкільному кабінеті військової підготовки були такі прилади як набори індивідуальних дозиметрів ИД – 1, хімічний дозиметр ДП – 70 та ДП – 70М (модернізований), індикатор – сигналізатор ДП – 64, рентгенометр ДП – 03, тощо. Не всі із вказаних у даному переліку приладів ще залишилися у шкільних кабінетах, але враховуючи те що за часів СРСР забезпечення кабінетів початкової військової підготовки було на досить високому рівні, то можливість знайти дані прилади є досить високою. На їх основі можна побудувати проведення як лабораторної роботи так і провести деякі демонстраційні досліди та експерименти. Якщо ж ці прилади і несправні і можливості їх відремонтувати немає (потрібно враховувати, що ми маємо справу із військовою технікою та технікою, яка розроблялася для формувань цивільної оборони, тому якщо ці прилади зберігалися в більш – менш нормальних умовах, то вони будуть у робочому стані) то можна використати для демонстраційного досліду джерело радіоактивного випромінювання, яке міститься у футлярі кожного рентгенометра ДП – 3 у верхній частині футляра за свинцевою перегородкою.
Метою роботи було розглянути методику вивчення основних понять дозиметрії у випускному класі.
В роботі було проведено аналіз шкільної програми із фізики як у типовому класі, так і у класі із поглибленим вивченням фізики та дано рекомендації щодо формування програми, яка передбачає поглиблене вивчення питань дозиметрії.
У роботі розглянуто основні питання дозиметрії, дано визначення біологічної дози випромінювання, поглинутої дози випромінювання, вказана різниця між ними, одиниці їх вимірювання. Розглянуто основні типи дозиметричних приладів, які можна використати для проведення як демонстраційного експерименту так і для проведення лабораторної роботи. Дано методику викладання матеріалу по основних питаннях дозиметрії в випускному класі.
В зв’язку із широким використанням джерел радіоактивного випромінювання у техніці та народному господарстві, та враховуючи наслідки радіоактивного забруднення територій після аварії на Чорнобильській АЕС поглиблене вивчення питань дозиметрії має велике практичне значення для підвищення рівня «радіаційної освіти» учнів та формування навиків поводження в різних ситуаціях.
| Тема заняття: |
Вимірювання радіоактивних випромінювань. Дозиметри. |
| Тип заняття: |
Урок вивчення нового матеріалу. |
| Мета заняття: |
· Розглянути способи та методи практичного вимірювання рівня радіоактивного випромінювання,
· Розглянути класифікацію, будову та принцип дії приладів для вимірювання рівня радіоактивного випромінювання,
· Сформувати вміння та навики вимірювання рівня радіоактивного випромінювання у приміщенні класу,
· Сформувати вміння та навики безпечного поводження із радіоактивними речовинами.
|
| Прилади та матеріали: |
Радіометр – рентгенометр ДП5А, рентгенометр ДП-3 (ДП 3Б), дозиметр побутовий «Бриз», дозиметр «Белла», зразки металів та природних матеріалів: дерево, граніт, базальт, еталонне джерело радіоактивного випромінювання від радіометра – рентгенометра ДП5А. |
Основні етапи уроку.
1. Актуалізація опорних знань.
2. Розгляд нового матеріалу.
3. Демонстраційний дослід.
4. Закріплення нового матеріалу.
5. Висновки та результати уроку.
Основні етапи уроку.
2.
Актуалізація опорних знань.
При проведенні актуалізації опорних знань із фізики потрібно нагадати основні поняття фізики радіоактивних випромінювань. Для цього можна використати наступні питання:
1. Які види радіоактивного випромінювання ви знаєте. Дати характеристику , , та випромінюванню.
2. Яка проникна здатність , , та випромінювання?
3. Яким методом визначали наявність радіоактивного випромінювання на початку ХХ століття Резерфорд та інші дослідники?
4. Поглинута доза випромінювання та її біологічна дія.
5. Який захист від опромінення ви знаєте?
3.
Розгляд нового матеріалу.
Для вимірювання рівня радіоактивного випромінювання використовують прилади, які отримали загальну назву дозиметри. Дозиметричні прилади можна класифікувати за призначенням, типу датчика, вимірюванню типу випромінювання, характеру електричних сигналів, тощо.
Згідно «Основних санітарних правил роботи з радіоактивними речовинами й іншими джерелами іонізуючих випромінювань ОСП-72/78» у загальне поняття «радіаційний контроль» входить чотири види контролю при проведеннібудь-якихрадіаційно небезпечних робіт: дозиметричний, радіометричний, індивідуальний контроль і спектрометричні виміри.
Відповідно до цього і всю апаратуру радіаційного контролю по своєму призначенню умовно підрозділяють на відповідні групи.
I – дозиметричні прилади, призначені для вимірювання потужності дози (рівнів радіації), що іноді називають фоном. Крім того, до цієї групи відносять також індикатори-сигналізатори – найпростіші прилади для виявлення іонізуючих випромінювань або сигналізації про перевищення встановленого, заданого порога радіації.
II - радіометричні прилади, за допомогою яких визначають радіоактивне забруднення поверхні різних предметів, а також їхню питому активність (радіоактивність). Наприклад, радіометром можна заміряти радіоактивне забруднення устаткування, транспортних засобів, одягу, шкірних покривів людини, тари під харчові продукти, а також радіоактивність самих продуктів, сировини, кормів для тваринних і різних об'єктів навколишнього середовища (води, ґрунту, рослинності, добрив й ін.).
III – портативні пристрої, мініатюрні переносні прилади, призначені для індивідуального дозиметричного контролю. Тобто це прилади або пристрої, за допомогою яких можна виміряти отриману людиною дозу в якійсь конкретній ситуації або за певний період роботи й часу.
IV – спектрометричні установки, що дозволяють встановити спектр (склад) радіонуклідів, ізотопів у будь-якому радіоактивно забрудненому об'єкті. Це складні та дорогі апаратури, що потребують спеціальних знань й умов їх експлуатації. За допомогою цих апаратів регулярно визначалася радіоізотопний (радіонуклідний) склад забруднення території.
Слід зазначити, що в останні роки з'явилося ще одне поняття: професійні й побутові прилади. Цей умовний підрозділ почався з моменту виготовлення за кордоном дозиметричних і радіометричних приладів для населення (Японія, Фінляндія, Франція).
Іонізуюче випромінювання невидиме, не має ні кольору, ні запаху чи інших ознак, які вказали б людині на їхню наявність або відсутність. Тому їхнє виявлення й вимірювання проводять непрямим методом на підставі якої-небудь властивості. Як правило, для визначення рівнів радіації, ступеня радіоактивності або дози випромінювання використаютьодин з методів: фізичний, хімічний, фотографічний, біологічний або математичний (розрахунковий).
В основі роботи дозиметричних і радіометричних приладіввикористаються наступні методи індикації:
· іонізаційний, заснований на властивості, здатності цих випромінювань іонізувати будь-яке середовище, через яке вони проходять, у тому числі й через детекторнийпристрійприладу. Вимірюючи іонізаційний струм, одержують відомості про інтенсивність радіоактивних випромінювань;
· сцинтиляційний, що реєструє спалахисвітла, що виникають у сцинтиляторі (детекторі) під дією іонізуючих випромінювань, які фотоелектронним помножувачем (ФЕП) перетворяться в електричний струм. Виміряний анодний струмФЕП (струмовий режим) і швидкість рахунку (лічильний режим) пропорційні рівням радіації;
· люмінесцентний, що базується на ефектах радіофотолюмінесценції (ФЛД) і радіотермолюмінесценції (ТЛД). У першому випадку під дією іонізуючих випромінювань у люмінофорі створюються центри фотолюмінісценції, що містять атоми й іони срібла, які при освітленні ультрафіолетовим світлом викликають видиму люмінесценцію, пропорційну рівням радіації. Дозиметри ТЛД під дією теплового впливу (нагрівання) перетворять поглинуту енергію іонізуючих випромінювань у люмінесцентну, інтенсивність якої пропорційна дозі іонізуючих випромінювань;
· фотографічний – один з перших методів реєстрації іонізуючих випромінювань, що дозволив французькому вченому Е. Бекерелювідкрити в 1896 р. явище радіоактивності. Цей метод дозиметрії заснований на властивості іонізуючих випромінювань впливати на чутливийшар фотоматеріалів аналогічно видимомусвітлу. По ступеню почорніння (щільності почорніння) можна судити про інтенсивність іонізуючого випромінювання з урахуванням часу цього впливу;
· хімічний, заснований на вимірюванні виходу радіаційно-хімічних реакцій, що протікають під дією іонізуючих випромінювань у рідкій або твердій хімічній системах. Відома значна кількість різних речовин, що змінюють свій колір (ступінь забарвлення) або кольори в результаті окисних або відновних реакцій, що можна співставити зі ступенем або мірою іонізації. Даний метод використають при реєстрації значних рівнів радіації;
· калориметричний, оснований на вимірюванні кількості теплоти, виділеної в детекторі при поглинанні енергії іонізуючих випромінювань. Вся енергія випромінювань, що поглинається речовиною, в загальному підсумку перетвориться в теплоту за умови, що поглинаюча речовина є хімічно інертною до випромінювання й це пропорційно інтенсивності випромінювань;
· нейтронно-активаційний, пов'язаний з виміром наведеної активності й у деяких випадках єдино можливий методом реєстрації, особливо слабких нейтронних потоків, тому що наведена ними активність виявляється занадто малою для вимірів звичайними методами. Крім того, цей метод зручний при оцінці доз в аварійних ситуаціях, коли спостерігається короткочасне опромінення потоками нейтронів.
У біологічних методах дозиметрії використана здатність випромінювань змінювати біологічні об'єкти. Величину дози оцінюють за рівнем летальності тварин, ступеня лейкопенії, кількості хромосомнихаберацій й ін. Біологічні методи не дуже точні й меншчутливі в порівнянні з фізичними.
Таким чином, принцип роботи детектора в значній мірі визначається характером ефекту, викликаного взаємодією випромінювання з речовиною детектора, а детектування іонізуючих випромінювань пов'язане з виявленням і виміром цього ефекту.
Як же влаштований дозиметричний прилад?
Принципова схема будь-якого дозиметричного й радіометричного приладу однакова. Вона включає три обов'язкових блоки: детекторний пристрій (детектор), реєструючий прилад (індикатор) і блок живлення (акумулятори, батарейки, елементи, електромережа й ін.). Без кожного з них дозиметра або радіометра просто не може бути. Хоча сучасний прилад має безліч додаткових, допоміжних блоків, пристроїв, систем (підсилювачі, перетворювачі, формувачі імпульсів, стабілізатори, і ін.).
Типова блок-схема дозиметричного пристрою зображена на рисунку 1.1.

Рис 1.1. Типова блок-схема дозиметра.
При проведенні нашого уроку ми повинні вивчити роботу одного із дозиметричних пристроїв. Для вивчення роботи дозиметричних пристроїв було вибрано дозиметр-радіометр «Белла», який являється універсальним пристроєм, що дозволяє вимірювати - фон (рівні радіації), забрудненість поверхонь та продуктів. Зовнішній вигляд приладу «Белла» наведено на рисунку 1.2 дозиметр-радіометр «Белла» відносять до побутових дозиметрів, які отримали поширення та стали випускатися
Рис. 1.2. Дозиметр-радіометр після 1986 року. «Белла».
Всього три органи керування роблять прилад зручним та доступним у керування для людей із різним рівнем підготовки. Покази приладу не тільки висвічуються на табло, але і супроводжуються звуковою сигналізацією, що є зручним для людей із вадами зору та досить зручно в умовах пересування. В умовах лісу прилад попередить про небезпеку. Живлення приладу здійснюється від батареї «Крона». Її вистачає на 200 годин роботи приладу. Прилад реєструє в діапазонах 0,2 мкЗв/год (20 мкР/год) – 100 мкЗв/год (10 тисяч мкР/год).
Також ми розглянемо такий прилад як радіометр-рентгенометр ДП-5А. зовнішній вигляд пристрою наведено на рисунку 1.3.
Польовий радіометр-рентгенметр ДП-5А призначений для вимірювання рівнів -випромінювання й наявності радіоактивного забруднення місцевості й різних предметів по -випромінюванню.
Потужність дози -випромінювання визначається в мілірентгенах у годину (мР/год) або рентгенах у годину (Р/год) у тій точці простору, у якій поміщений при вимірах відповідний лічильник приладу.
Рис. 1.3. Радіометр-рентгенометр ДП-5АРадіометрДП-5А має можливість вимірювати рівні випромінювання по -випромінюванню від 0,05 мР/год до 200 Р/год.
Конструкція й призначення приладу.
Технічний опис й інструкції для експлуатації, а також принципова схема додаються до самого приладу. Там же викладені основні характеристики приладу й правила експлуатації. Тому ми приведемо лише загальний опис приладу йдетально розглянемо тільки ті основні вузли, з якими доводиться зустрічатися безпосередньо при проведенні радіометричних вимірів.
Прилад складається з наступних основних частин: зонд із гнучким кабелем, вимірювальний пульт, телефон, футляр з контрольним джерелом. Крім того, у комплект приладу входить укладальний ящик, у якому розміщаються подовжувальна штанга, блок живлення, комплект запасних деталей та комплект технічної документації.

Зонд приладу являє собою сталевий циліндр, у якому розміщаються детектори випромінювання,
підсилювач – нормалізатор й інші елементи схеми. Як детектори випромінювання використаються галогенні лічильники типів СТС-5 і СІ-3БГ.
У сталевому корпусі циліндра є вікно-виріз для індикації -випромінювання. Вікно заклеєне етил целюлозною водостійкою плівкою. На корпусі зонда змонтований обертовий циліндричний латуннийекран, що також має виріз, по розмірах співпадаючий з вікном у корпусі зонда. Екран моженебагато переміщатися уздовж корпуса зонда. Для закріплення екрана в певномуположенні на ньому є два фіксатори (зуба), на яких зазначенібукви Б та Г.На корпусі циліндра є стопорнийбуртик у вигляді кільця із двома пазами для фіксаторів.
При положенні Бу пазівв опорної вилки вікно-виріз екрана сполучається з вікном корпуса. При такомуположенні екрана - і -випромінювання проходять через сполучені вікна-вирізи й пластмасову плівку й попадає у лічильники.
При положенні фіксатора Г
проти стопорної вилки вікно корпуса зонда перекривається циліндричним екраном і доступ -випромінювання до лічильників припиняється. Лічильники будуть видавати імпульси тільки під впливом -випромінювання.
Для зміни положення екрана необхідно злегка підсунути його убік опорного штифта (фіксатор виходить із паза стопорногобуртика) і повернути до бажаного положення.
Електрична частина зонда кріпиться на платі. Корпус зонда з'єднується із платою за допомогою накидної гайки. Для зручності вимірів зонд має ручку. Гнучкий кабель довжиною 1,2 м з'єднує зонд із пультом приладу.
Вимірювальний пульт складається з наступних основних вузлів: панель, кожух, шасі й кришки відсіку живлення.
Електровимірювальний прилад – мікро амперметр має дві шкали - верхню й нижню. Верхня шкала має 16 розділів: вона призначена для визначення рівнів -випромінювання до 5 Р/год. Відлік показів по верхній шкалі виконується при роботі на II – VI під діапазонах. Нижня шкала має 18 розділів.

Рис. 1.4. Передня панель радіометра-рентгенометраДП-5А:
1 – електровимірювальний прилад, 2 –
перемикач під діапазонів; 3 – потенціометр регулювання режиму, 4 –кнопка скидання показань; 5 - запобіжник.
4.
Демонстраційний дослід.
Проведемо визначення рівня радіоактивного забруднення в класному приміщенні та визначимо рівень радіоактивності зразків мінералів. Отримані дані внесемо у таблицю:
| № |
Зразок матеріалу |
Активність |
| 1. |
Крейда |
| 2. |
Граніт |
| 3. |
Базальт |
| 4. |
Поліметалева руда |
Зразки мінералів можна отримати у шкільному кабінеті географії чи хімії, або знайти самотужки. Наведені зразки (мармур, граніт, поліметалеві руди) містять деякий, хоч і незначний відсоток, радіоактивних речовин, що і буде зареєстровано дозиметром.
5.
Закріплення нового матеріалу.
Для закріплення нового матеріалу можна запропонувати наступні питання:
1. Які пристрої називають дозиметрами?
2. Який поділ реєструючи пристроїв ви знаєте?
3. Які методи реєстрації радіоактивних випромінювань ви можете привести?
4. Охарактеризуйте сцинтиляційний спосіб реєстрації радіоактивних випромінювань.
5. Охарактеризуйте іонізаційний спосіб реєстрації радіоактивних випромінювань.
6. Охарактеризуйте фотографічний спосіб реєстрації радіоактивних випромінювань.
7. Охарактеризуйте біологічний спосіб реєстрації радіоактивних випромінювань.
8. Охарактеризуйте калориметричний спосіб реєстрації радіоактивних випромінювань.
9. Охарактеризуйте хімічний спосіб реєстрації радіоактивних випромінювань.
10. Охарактеризуйте будову та призначення дозиметра-радіометра «Белла».
11. Охарактеризуйте будову та призначення радіометра ДП-5А.
6.
Висновки та результати уроку.
Запропонувати висновки та результати уроку сформулювати учням.
| Тема заняття: |
Вимірювання природного радіаційного фону. Складання радіаційної карти місцевості. |
| Тип заняття: |
Лабораторна робота |
| Мета заняття: |
Сформувати вміння та навики вимірювання рівня радіоактивного випромінювання у приміщенні класу, та на відкритій території, скласти радіаційну карту прилеглої місцевості,
Сформувати вміння та навики безпечного поводження із радіоактивними речовинами.
|
| Прилади та матеріали: |
Радіометр – рентгенометр ДП5А, рентгенометр ДП-3 (ДП 3Б), дозиметр побутовий «Бриз», дозиметр «Белла», зразки металів та природних матеріалів: дерево, граніт, базальт, еталонне джерело радіоактивного випромінювання від радіометра – рентгенометра ДП5А. |
Основні етапи уроку.
1. Інструктаж по техніці безпеки.
2. Вивчення методики роботи із дозиметром. Вивчення інструкції дозиметра.
3. Проведення вимірів радіаційного фону класного приміщення під контролем вчителя.
4. Проведення вимірів радіаційного фону прилеглої до школи території із метою встановлення рівня радіаційного фону.
5. Виготовлення радіаційної карти місцевості.
Основні етапи уроку.
1. Інструктаж по техніці безпеки.
При виконанні лабораторної роботи не передбачається користування високоактивними препаратами (якщо не використовувати еталонний препарат ДП-5А), тому можна обмежитися звичайним інструктажем по техніці безпеки.
2. Вивчення методики роботи із дозиметром. Вивчення інструкції дозиметра.

Рис. 23. Передня панель радиометра-реитгенометраДП-5А:
1) електровимірювальний прилад; 2) перемикач під діапазонів;
3) потенціометр регулювання режиму; 4)кнопка скидання показів;
5) тумблер підсвітки шкали. 6) гніздо для ввімкненнятелефонів;
7) гвинт для встановлення нуля.
Включення телефона у гніздо 6дозволяє грубо, на слухвизначати інтенсивність випромінювання при роботі на всіхпіддіапазонах, крім першого.
Гвинт установки нуля застосовується в тих випадках, коли при скиданні стрілка приладу неточно встановлюється на нулі. Для приведення стрілки в нульове положення необхідно вивернутизапобіжний гвинт на передній панелі. Під цим гвинтом у поглибленні розміщається другий гвинт, обертання якого змінює положення стрілки приладу. У колодку кріплення уставляється вилка кабелю, що з'єднує зонд із вимірювальним пультом.
Прилад має колодку живлення, що дозволяє живити радіометр від джерел постійного струмуз напругою 3, 6 або 12 В в залежності від положення перемичок. Колодка живлення зберігається в укладочному ящику.
Кнопка скидання показань застосовується для швидкого приведення стрілки приладу в нульове положення (положення «0»).
Тумблер підсвітки шкали використається при роботі в нічний час.
Телефон складається із двох малогабаритних телефонів типу ТГ-7М та підключається до розетки, розташованої на бічній панелі приладу. Телефон застосовується для звукової індикації. При включенні телефону можна по звуку (частота щелчків) орієнтовно оцінити про інтенсивність випромінювання.
Робота з радіометром-рентгенметром ДП-5А.
Для визначення потужності дози -випромінювання необхідно виконати наступне: підготувати прилад до роботи, перевірити працездатність приладу, зробити вимір рівнів випромінювання.
Підготовка приладу до роботи
1. Витягти прилад з укладального ящика й зробити зовнішній огляд на відсутність механічні ушкодження.
2. Якщо прилад готується до роботи вперше або після довгої перерви, необхідно встановити або замінити джерела живлення. Для установки джерел живлення відгвинчуються гвинти й знімається кришка відсіку живлення. Три елементи 1,6ПМЦ-Х-10,5 (КБ-1) установлюються у відсіку відповідно до схеми, нанесеної на внутрішній стінці відсіку. Контакти встановлюваних елементів ретельно зачищаються.
3. При необхідності за допомогою гвинта установки нуля привести стрілку вимірювального приладу в нульове положення.
4. Включитиприлад, поставивши перемикач в положення «Реж.» (Режим).
5. Обертанням ручки «Режим» установити стрілку приладу на мітку «чорний трикутник» При перевірці в положенні «Режим» стрілка коливається, але при коливаннях вона не повинна виходити за межі зачерненої дуги. Якщо стрілка приладу не доходить до точки «чорний трикутник» (▼), необхідно перевірити придатність джерел живлення.
Перевірка працездатності приладу.
Перевірка працездатності приладупроводиться за допомогою контрольного джерела, укріпленого на кришці футляра. За допомогою цього джерела можна перевірити роботу приладу на всіхпід діапазонах, крім першого.
Перевірка працездатності проводиться в такий спосіб:
1. Відкривають контрольне джерело, обертаючи захисну пластинку (екран) навколо осі.
2. Екран зонда встановлюють у положенняБ.
3. Установлюють зонд опорними точками над джерелом.
4. Підключають телефон.
Працездатність приладу перевіряється по наявності щелчків у телефоні. У справному приладі частота щелчків збільшується зі збільшенням інтенсивності випромінювання або при наближенні датчика до контрольного препарата. При цьому стрілка приладу на під діапазонах × 0,1, ×1 повинна зашкалювати, на під діапазонах × 10, × 100 - відхилятися, на під діапазоні × 1000 - відхилятися незначно.
Вимірювання рівнів гамма-випромінювання
Перед вимірюванням рівнів -випромінювання необхідно перевірити режим і працездатність приладу. Перевірка режиму роботи виконується перед кожним виміром рівня випромінювання. Вимір рівнів у-випромінювання виробляється на висоті 1 м, тобто на рівні основних життєвих центрів людини («критичних» органів.)
Для визначення рівня -випромінювання необхідно виконати наступне:
а) поставити екран зонда в положенняГ;
б) перемикач під діапазонів поставити в положення «200» (на цьомупід діапазоні датчик автоматично вимикається й виміри проводяться безпосередньо лічильником, розташованим у кожусі приладу). Через 15 с зробити відлік по стрілці приладу на нижній шкалі. Отриманий відлік указує на величину -випромінювання в рентгеногодинах. Якщо стрілка приладу на якому-небудь під діапазоні відхиляється незначно, варто проводити вимір на більшечутливому.
в) перевести перемикач у положення × 1000 або × 100 (залежно від відхилення стрілки). На цихпіддіапазонах виміряється потужність дози -випромінювання в тому місці, де розміщається зонд приладу. Відлік виконують по верхній шкалі через 15 секунд при вимірах на піддіапазоні × 1000 й через 40 секунд при вимірах на під діапазоні × 100. Результат відліку відповідає вимірюваній потужності дози -випромінювання (мР/год).
Привимірах на більшечутливихпіддіапазонах - ×0,1, ×1 – відлік проводять по верхній шкалі. Тривалість вимірів 60 с. Відлік по шкалі, помножений на коефіцієнт піддіапазона, відповідає вимірюваній потужності дози випромінювання (мР/год).
10.Якщо при вимірах на якому-небудь поддиапазонеприладзашкалює, то переходять на більше грубий діапазонвимірів. Визначення дози -випромінювання виконується на висоті 1 м.
3. Проведення вимірів радіаційного фону класного приміщення під контролем вчителя.
Для демонстрації практичного вимірювання рівня радіоактивного фону потрібно провести вимірювання фону у приміщенні.
4. Проведення вимірів радіаційного фону прилеглої до школи території із метою встановлення рівня радіаційного фону.
В залежності від кількості наявних робочих дозиметрів формуються одна або більше груп, які отримують завдання провести вимірювання радіаційного фону прилеглої до школи території та визначення рівня радіаційного фону. Отримані рівні та місця вимірювань повинні фіксуватися у відомості.
5. Виготовлення радіаційної карти місцевості.
Виготовлення радіаційної карти місцевості можна запропонувати виконати вдома як домашнє завдання.
1. Авсеенко В. Ф. Дозиметрические и радиометрические приборы и измерения. – К.: Урожай, 1990, 144 с.
2. Дуриков А. П. Оценка радиационной обстановки на объектах народного хозяйства. – М.: Воениздат, 1984, 270 с.
3. Дущенко В. П., Кучерук И. М. Общая физика. – К.: Высшая школа, 1995. – 430 с.
4. Защита объектов народного хозяйства от оружия массового поражения: Справочник / Г. П. Демиденко, Е. П. Кузьменко, П. П. Орлов и др.; Под ред.. Г. П. Демиденко. – 2-е изд. – К.: В. ш. 1989, 287 с.
5. Зисман Г. А., Тодес О. М. Курс общей физики. В 3 т. – М.: Наука, 1995. – 343 с.
6. Кречетников Н. П., Оловянишников Н. П. Гражданская оборона на машиностроительных предприятиях. – М.: Машиностроение, 1982, - 136 с.
7. Кухлинг Х. Справочник по физике: Пер. с нем. – М.: Мир, 1983. – 520 с.
8. Максимов М. Т., Оджагов О. Г. Радиоактивные загрязнения и их измерение. – М.: Энергоатомиздат, 1989, 304 с.
9. Окунь Л. Б. Библиотечка «Квант». – М.: Наука, 1985, 112 с.
10. Практикум із фізики в середній школі. Посібник для вчителя. Під ред. Бурова О В. – К.: радянська школа. 1990, 175 с.
11. Савельев И.В. Курс общей физики. В 3 Т., Электричество и магнетизм. – М.: Наука, 2003. - Т.3. – 387 с.
12. Турдыкулов А.Э. Экологическое образование и воспитание учащихся в процессе обучения физике. Книга для учителя. – М.: Просвещение, 1988, 124 с.
13. Физика и научно - технический прогресс. Книга для учителя. Под ред. Глазунова А. Т. – М.: Просвещение, 1988, 124 с.
14. Филиппов Е. М. Ядра, излучение, геология. – К.: Наукова думка, 1984, 158 с.
15. Шарко в. Д. Екологічне виховання учнів під час вивчення фізики: посібник для вчителя. – К.: Радянська школа, 1990, 205 с.
16. Яворский Б. М., Детлаф А. А. Справочник по физике. – М.: Наука, 1982. – 846 с.
|