Банк рефератов содержит более 364 тысяч рефератов, курсовых и дипломных работ, шпаргалок и докладов по различным дисциплинам: истории, психологии, экономике, менеджменту, философии, праву, экологии. А также изложения, сочинения по литературе, отчеты по практике, топики по английскому.
Полнотекстовый поиск
Всего работ:
364139
Теги названий
Разделы
Авиация и космонавтика (304)
Административное право (123)
Арбитражный процесс (23)
Архитектура (113)
Астрология (4)
Астрономия (4814)
Банковское дело (5227)
Безопасность жизнедеятельности (2616)
Биографии (3423)
Биология (4214)
Биология и химия (1518)
Биржевое дело (68)
Ботаника и сельское хоз-во (2836)
Бухгалтерский учет и аудит (8269)
Валютные отношения (50)
Ветеринария (50)
Военная кафедра (762)
ГДЗ (2)
География (5275)
Геодезия (30)
Геология (1222)
Геополитика (43)
Государство и право (20403)
Гражданское право и процесс (465)
Делопроизводство (19)
Деньги и кредит (108)
ЕГЭ (173)
Естествознание (96)
Журналистика (899)
ЗНО (54)
Зоология (34)
Издательское дело и полиграфия (476)
Инвестиции (106)
Иностранный язык (62791)
Информатика (3562)
Информатика, программирование (6444)
Исторические личности (2165)
История (21319)
История техники (766)
Кибернетика (64)
Коммуникации и связь (3145)
Компьютерные науки (60)
Косметология (17)
Краеведение и этнография (588)
Краткое содержание произведений (1000)
Криминалистика (106)
Криминология (48)
Криптология (3)
Кулинария (1167)
Культура и искусство (8485)
Культурология (537)
Литература : зарубежная (2044)
Литература и русский язык (11657)
Логика (532)
Логистика (21)
Маркетинг (7985)
Математика (3721)
Медицина, здоровье (10549)
Медицинские науки (88)
Международное публичное право (58)
Международное частное право (36)
Международные отношения (2257)
Менеджмент (12491)
Металлургия (91)
Москвоведение (797)
Музыка (1338)
Муниципальное право (24)
Налоги, налогообложение (214)
Наука и техника (1141)
Начертательная геометрия (3)
Оккультизм и уфология (8)
Остальные рефераты (21692)
Педагогика (7850)
Политология (3801)
Право (682)
Право, юриспруденция (2881)
Предпринимательство (475)
Прикладные науки (1)
Промышленность, производство (7100)
Психология (8692)
психология, педагогика (4121)
Радиоэлектроника (443)
Реклама (952)
Религия и мифология (2967)
Риторика (23)
Сексология (748)
Социология (4876)
Статистика (95)
Страхование (107)
Строительные науки (7)
Строительство (2004)
Схемотехника (15)
Таможенная система (663)
Теория государства и права (240)
Теория организации (39)
Теплотехника (25)
Технология (624)
Товароведение (16)
Транспорт (2652)
Трудовое право (136)
Туризм (90)
Уголовное право и процесс (406)
Управление (95)
Управленческие науки (24)
Физика (3462)
Физкультура и спорт (4482)
Философия (7216)
Финансовые науки (4592)
Финансы (5386)
Фотография (3)
Химия (2244)
Хозяйственное право (23)
Цифровые устройства (29)
Экологическое право (35)
Экология (4517)
Экономика (20644)
Экономико-математическое моделирование (666)
Экономическая география (119)
Экономическая теория (2573)
Этика (889)
Юриспруденция (288)
Языковедение (148)
Языкознание, филология (1140)

Учебное пособие: Грузовая и зачистная системы танкеров

Название: Грузовая и зачистная системы танкеров
Раздел: Рефераты по транспорту
Тип: учебное пособие Добавлен 22:52:48 28 февраля 2009 Похожие работы
Просмотров: 2010 Комментариев: 17 Оценило: 4 человек Средний балл: 4.3 Оценка: неизвестно     Скачать

Рассмотрим примеры грузовой и зачистной систем современных речных танкеров. Наиболее типичными являются системы танкеров грузоподъемностью 600 т (с вставными баками) и крупнотоннажных танкеров грузоподъемностью 5000 т. На всех танкерах с вставными баками зачистная система отсутствует.

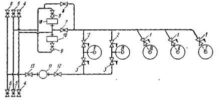
Грузовая система танкера грузоподъемностью 600 т (проект Р42)

Танкеры данного типа предназначены для одновременной перевозки светлых и вязких нефтепродуктов. Они имеют пять баков (рис. 1). Носовые баки I, II и /// используются для перевозки светлых нефтепродуктов, кормовые баки IV и V — для перевозки вязких нефтепродуктов и имеют подогрев.

Рис. 1. Схема грузовой системы танкера грузоподъемностью 600 т

Трубопроводная грузовая система состоит из магистрали правого борта, объединяющей два кормовых бака, и магистрали левого борта, объединяющей пять баков.

На танкере установлены три грузовых насоса: винтовой 11марки НВВ-55 для перекачки вязких нефтепродуктов и два центробежных насоса 10 с самовсасывающим устройством марки ЦСП-57 для перекачки светлых нефтепродуктов. Насос НВВ-55 имеет подачу 45 м3 /ч и напор 80 м, а насос ЦСП-57 — подачу 65 м3 /ч и напор 110 м

Грузовые баки имеют конические днища с патрубками в центральной части для присоединения отростков труб, идущих от магистралей. При таком конструктивном оформлении узла грузовой бак — приемная труба грузовые насосы выкачивают груз полностью и надобность в зачистной системе отпадает.

От магистрали левого борта к бакам IV и V (для вязких нефтепродуктов) также подведены трубы, что позволяет в случае необходимости погрузить в них светлые нефтепродукты.

При выгрузке светлых нефтепродуктов должны быть открыты клинкеты 1, 7, 9 и один из клинкетов 5, а при выгрузке вязких нефтепродуктов — клинкеты 3, 12, 13 и один из клинкетов 6.

Так как насосы ЦСП-57 самовсасывающие, то танкер можно загружать, если это требуется, с помощью собственных средств, например из баржи у причала, во избежание простоя.

Для погрузки светлых нефтепродуктов собственными средствами к одному из клинкетов 4 присоединяется гибкий шланг, другой конец которого опускают в танк разгружаемого судна. Погрузка осуществляется насосами ЦСП-57 при открытых клинкетах 9, 8. 1. При загрузке кормовых баков IV и V должны быть открыты также клинкеты 2.

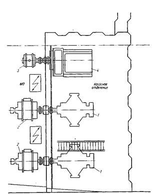
Грузовые насосы находятся в насосном отделении, которое размещено в выгородке машинного отделения.

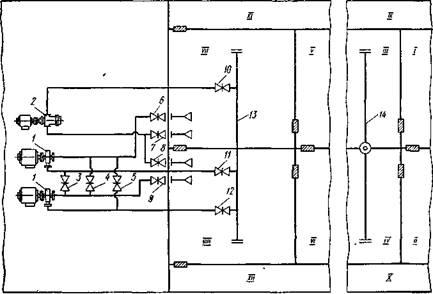
Грузовая и зачистная системы танкера грузоподъемностью 5000 т (проект 558). Судно имеет двойной корпус. Для размещения груза предназначены двенадцать танков: восемь средних и четыре бортовых При перевозке светлых легких нефтепродуктов загружаются все танки, а при перевозке темных нефтепродуктов с повышенным удельным весом — 'только средние.

На танкере (рис. 2) применена клинкетная грузовая система. Перепускные клинкеты, установленные в нижней части продольных и поперечных переборок, изображены на рисунке в виде заштрихованных прямоугольников. Римскими цифрами обозначены основные и бортовые танки.

Рис. 2. Принципиальная схема грузовой и зачистной систем танкера грузоподъемностью 5000 т

В насосном отделении установлены два центробежных грузовых насоса 1 марки 10НД-6Х1 с подачей каждый по 500 м8 /ч при напоре 55 м и один зачистной поршневой 2 марки ЭНП-7/3, обеспечивающий подачу 68 м3 /ч и напор 100 м.

Налив груза производится по приемному трубопроводу (мани-фольду) 14 в танки /// и IV. Выкачка груза осуществляется грузовыми насосами, которые забирают его из кормовых танков VII и VIII по коротким всасывающим трубам и подают по напорным трубам в раздаточный трубопровод 13, расположенный на палубе. При такой грузовой системе можно перевозить только один сорт груза за рейс.

Выкачка груза может производиться как при параллельном, так и при последовательном включении грузовых насосов. При параллельной работе грузовых насосов должны быть открыты клинкеты 6, 11 и 9, 12, а при последовательной — клинкеты 6, 3 и 12 или 9, 5 к 11. Между всасывающими (приемными) трубами грузовых насосов имеется перемычка с разобщительным клинкетом 4.

Для выкачки остатков груза используется зачистной поршневой насос 2. При его работе должны быть открыты клинкеты 7, 8 и 10.

В кормовой части танков VII и VIII в пределах высоты междудонного пространства сделаны специальные колодцы для заглубления приемников зачистной системы. Зачистка танков от остатков груза при дифференте на корму осуществляется практически насухо.

Приемные концы всасывающих труб грузового и зачистного трубопроводов оканчиваются раструбами (приемниками), вследствие чего уменьшаются скорость входа жидкости в приемник и глубина образующейся при этом воронки. При большой воронке возможно попадание воздуха во всасывающую трубу, что нарушает нормальную работу насоса. Расстояние от кромки приемника до днища корпуса составляет 30—50 мм у грузовых приемников и 15—20 мм у зачистных.

Чтобы исключить попадание внутрь насосов посторонних предметов, перед каждым из них на всасывающей трубе монтируется фильтр-ловушка.

Для подогрева вязкого груза в средних танках установлены змеевиковые паровые подогреватели.

Рис. 101. Насосное отделение танкера грузоподъемностью 5000 т.

1 — грузовой насос; 2 — электродвигатель грузового насоса; 3 — электродвигатель зачистного насоса; 4 — зачистной насос

Насосное отделение расположено за поперечной переборкой кормовых танков по правому борту (рис.3). Электродвигатели грузовых и зачистных насосов в целях пожарной безопасности вынесены в машинное отделение за газонепроницаемую переборку. Каждый электродвигатель соединен со своим насосом промежуточным валом. В месте прохода вала через переборку установлено газонепроницаемое уплотнение (сальник) с водяным охлаждением.

Гидравлические расчеты грузовой и зачистной систем выполняют исходя из условий налива и слива нефтепродуктов. Эти расчеты для трубопроводной и клинкетной систем имеют свои особенности. При трубопроводной системе гидравлические потери определяются трением по длине труб и местными сопротивлениями, а при клинкетной — трением при движении жидкости по днищу и местными сопротивлениями, причем для одного и того же танкера и нефтепродукта гидравлические потери в трубопроводной системе, как правило, больше, чем в клинкетной.

Оценить/Добавить комментарий
Имя
Оценка
Комментарии:
Делаю рефераты, курсовые, контрольные, дипломные на заказ. Звоните или пишите вотсап, телеграмм, вайбер 89675558705 Виктория.
17:51:56 15 октября 2021
Срочная помощь учащимся в написании различных работ. Бесплатные корректировки! Круглосуточная поддержка! Узнай стоимость твоей работы на сайте 64362.ru
03:24:27 11 сентября 2021
Привет студентам) если возникают трудности с любой работой (от реферата и контрольных до диплома), можете обратиться на FAST-REFERAT.RU , я там обычно заказываю, все качественно и в срок) в любом случае попробуйте, за спрос денег не берут)
Olya07:31:02 25 августа 2019
.
.07:31:02 25 августа 2019
.
.07:31:01 25 августа 2019

Смотреть все комментарии (17)
Работы, похожие на Учебное пособие: Грузовая и зачистная системы танкеров

Назад
Меню
Главная
Рефераты
Благодарности
Опрос
Станете ли вы заказывать работу за деньги, если не найдете ее в Интернете?

Да, в любом случае.
Да, но только в случае крайней необходимости.
Возможно, в зависимости от цены.
Нет, напишу его сам.
Нет, забью.



Результаты(286475)
Комментарии (4153)
Copyright © 2005-2021 HEKIMA.RU [email protected] реклама на сайте